Материал: borisenko

Внимание! Если размещение файла нарушает Ваши авторские права, то обязательно сообщите нам

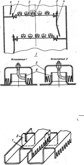
отверстиями для паровых патрубков, которые привариваются к диску. Над патрубками установлены колпачки диаметром 60 или 80 мм. Колпачки имеют прорези высотой 15, 20 или 30 мм.

Необходимый уровень жидкости на тарелке поддерживается сливной перегородкой. Переливная перегородка образует карман, в который погружается сливная планка тарелки, расположенной выше. Применяют два варианта крепления колпачка к тарелке. В исполнении 2 положение колпачка можно регулировать по высоте, а в исполнении 1 регулировка невозможна и нижние кромки прорезей упираются в

 

полотно тарелки.

 

Тарелка работает следующим

 

образом: поступающая жидкость

 

заполняет тарелку на высоту, оп-

 

ределяемую сливной перегород-

 

кой, при этом прорези колпачков

 

должны быть погружены в жид-

 

кость; пар проходит через паровые

 

патрубки, щели колпачков и бар-

 

ботирует сквозь слой жидкости.

 

Пар и жидкость взаимодействуют в

 

перекрестном токе: жидкость дви-

 

жется по тарелке от переливного

 

кармана к сливной перегородке и

 

далее на расположенную ниже та-

 

релку, а газ - вверх по оси колон-

 

ны.

 

Колпачковые тарелки изго-

 

тавливают из чугуна, меди, кера-

Рисунок 4.6 Колпачковая тарелка

мики, углеграфита, пластмасс и др.

Тарелки с капсульными колпачка-

1 – переливная перегородка, 2 полотно тарелки,

ми имеют относительно высокий

3 – сливная перегородка, 4 – сливная планка,

КПД (0.75-0.8) и работают в широ-

5 – колпачки, 6 – паровые патрубки.

ком диапазоне производительно-

 

стей по газу. Их можно использовать при нестабильных нагрузках по жидкости и пару. Оптимальная нагрузка по пару F = vп × rп > 1. Их гидравлическое сопротив-

ление зависит от глубины погружения колпачка и обычно не превышает 1 КПа. Недостатки колпачковых тарелок: значительная металлоемкость и трудоемкость изготовления.

В нефтеперерабатывающих колоннах нередко используют и та-

релки с S-образными элементами

(рисунок 4.7), установленными перпендикулярно направлению движе-

Рисунок 4.7. Тарелка с S-образными

66

 

элементами

 

1– S-образный элемент, 2 – распорная пластина.

ния жидкости на тарелке. Для того, чтобы закрыть каналы с торцов и увеличить жесткость тарелки, между S-образными элементами устанавливают распорные пластины. Характерная особенность этих тарелок: пар выходит из контактных элементов в направлении движения жидкости. Это увеличивает продолжительность контакта фаз и, как следствие, увеличивает интенсивность массоотдачи.

Металлоемкость тарелок с S-образными элементами почти вдвое меньше, а производительность на 20-30 % больше, чем у тарелок с капсульными колпачками при практически одинаковом КПД (0.6-0.8). Оптимальная нагрузка по газу для этих тарелок на 10-25 % меньше, чем для колпачковых.

Клапанные тарелки широко применяют в нефтехимической промышленности. Основные преимущества - способность обеспечить эффективный массообмен в широком интервале рабочих нагрузок, простота конструкции, низкая металлоемкость и невысокая стоимость.

Клапанные тарелки работают в режиме прямоточного или перекрестного движения фаз. В отечественной промышленности наиболее распространены клапанные

Рисунок 4.8. Клапанная прямоточная тарелка прямоточные тарелки с дисковыми клапанами

(рисунок 4.8). На такой тарелке в шахматном порядке расположены отверстия, в которых установлены саморегулирующиеся дисковые клапаны диаметром 50 мм, способные подниматься при движении пара (газа) на высоту до 6-8 мм. Дисковый клапан снабжен тремя направляющими, расположенными под углом 120°, две из этих направляющих длиннее третьей. На диске клапана штамповкой выполнены специальные упоры, обеспечивающие начальный зазор между диском и тарелкой, что исключает возможность "прилипания" клапана к тарелке (рисунок 4.8, положение I). При небольшой производительности по пару поднимается легкая часть клапана (рисунок 4.8, положение II) и пар выходит через щель между клапаном и полотном тарелки в направлении, противоположном направлению движения жидкости по тарелке. С увеличением скорости пара клапан поднимается и зависает над тарелкой (рисунок 4.8, положение III) – теперь пар барботирует в жидкость через кольцевую щель под клапаном. При дальнейшем увеличении производительности по пару клапан занимает положение, при котором пар выходит в направлении движения жидкости (рисунок 4.8, положение IV). При этом короткая направляющая фиксиру-

67

ется в специальном вырезе на кромке отверстия, обеспечивая заданное положение клапана при его подъеме.

КПД клапанных прямоточных тарелок 0.7- 0.85, оптимальная нагрузка по газу F < 2.5. При соответствующих скоростях газа тарелки обладают относительно небольшим гидравлическим сопротивлением.

В жалюзийно-клапанной тарелке щель для входа газа на тарелку образуется при повороте плоских клапанов-жалюзей вокруг их оси, укрепленной в рамке. Угол поворота определяется производительностью по пару и не может превышать 90

Ситчатые тарелки со сливным устройством применяют в колонных аппара-

 

тах диаметром 400-4000 мм при расстоянии

 

между тарелками от 200 мм и более. Основной

 

элемент таких тарелок - металлический диск с

 

отверстиями диаметром 2-6 мм, расположен-

 

ными по вершинам равносторонних треуголь-

 

ников (рисунок 4.9). Крепление тарелок к кор-

 

пусу и устройство переливов аналогичны аппа-

 

ратам с колпачковыми и клапанными тарелка-

 

ми. Преимущество ситчатой тарелки - большая

 

световая поверхность, а следовательно высокая

 

производительность по пару (на 30-40 % боль-

 

ше, чем у колпачковых), простота изготовле-

 

ния, малая металлоемкость. Недостаток - высо-

Рисунок 4.9 Элемент ситчатой

кая чувствительность к точности установки.

Аппараты с ситчатыми тарелками не рекомен-

тарелки

дуется использовать для работы на загрязнен-

ных средах, т.к. отверстия могут забиваться.

Для расширения диапазона устойчивой работы ситчатых тарелок их комбинируют с клапанными. В результате повышается эффективность работы тарелки при малой и большой производительности по пару. При малых нагрузках тарелка работает как обычная ситчатая, с увеличением нагрузки открываются щели клапанов, обеспечивая перемещение жидкости по тарелке в направлении слива.

На полотне ситчато-клапанной тарелки отверстия чередуются с жалюзийными клапанами. Такая конструкция обеспечивает большой диапазон устойчивой работы при небольшом гидравлическом сопротивлении, что делает ее пригодной для про-

цессов, протекающих под вакуумом.

 

Ситчатые тарелки с просечно-

 

вытяжными отверстиями (рисунок 4.10)

 

используют в колонных аппаратах диа-

 

метром 1200-4000 мм. Эти тарелки соби-

 

рают из отдельных секций, которые пред-

 

ставляют собой металлический лист тол-

 

щиной 2-3 мм с просечно-вытяжными

Рисунок 4.10 Тарелка с просечно-

отверстиями. Тарелка работает как струй-

ная прямоточная. Для уменьшения уноса

вытяжными отверстиями

68

1 – секция тарелки

 

Рисунок 4.11 Комбинированная клапанная тарелка

жидкости с потоком газа над этими тарелками устанавливают отбойные элементы. Световая поверхность тарелки выбирается из условия отсутствия "провала"

жидкости (не менее 30 % сечения колонны). Благодаря невысокому гидравлическому сопротивлению такие тарелки используют в вакуумных колоннах. Минимальное расстояние между тарелками в колонне 400 мм.

Решетчатые провальные тарелки отличаются простотой конструкции и малой металлоемкостью. Они имеют большую пропускную способность по жидкости и, при достаточной ширине щелей, могут быть использованы для обработки загрязненных жидкостей, оставляющих осадок на тарелке. По эффективности решетчатые провальные тарелки не уступают тарелкам с переливом. Их недостатки: узкий диапазон устойчивой работы и сложность равномерного распределения орошения по поверхности тарелок в начале процесса.

Конструктивно тарелка представляет собой плоский, перекрывающий все сечение колонны диск с выштампованными в нем прямоугольными щелями, уложенный на опорную конструкцию. Обычно площадь прорезей составляет 10-30 % всей площади тарелки. Прорези (как

правило, размерами 4x60 мм) располагаются на поверхности тарелки с шагом 10-36 мм.

При работе колонны под давлением поступающих паров на полотне тарелки создается слой жидкости, через которую барботирует пар. При этом часть жидкости протекает через прорези на расположенную ниже тарелку, причем места стока жидкости и прохода пара произвольно перемещаются по полотну тарелки.

Основным способом повышения эффективности и производительности колонн до недавнего времени было увеличение их высоты и диаметра. Однако, с увеличением диаметра колонны возрастает неупорядоченность движения взаимодействующих фаз: на тарелке появляются "байпасные" потоки, "мертвые" зоны, возникает поперечная неравномерность скорости газового потока и высоты жидкости на тарелке.

Все это снижает эффективность

1 – полотно тарелки, 2 – клапан, 3 – перегородка массообмена в колонне, поэтому

69

в настоящее время приоритетной задачей стало создание контактных устройств, обладающих высокой производительностью по жидкости и пару, в частности, та-

релок с продольным и поперечным секционированием.

Производительность тарелок повышается при контактировании фаз в прямотоке. Однако при прямоточном взаимодействии и большой скорости пара (газа) жидкость смещается в направлении к сливному карману, что затрудняет работу сливных устройств. Для компенсации прямоточного движения фаз и исключения его распространения на всю тарелку можно устанавливать на тарелке продольные и поперечные перегородки, обеспечивающие зигзагообразное движение жидкости на тарелке от перелива к сливу, а также создающие условия для движения потоков парожидкостной смеси по тарелке в пересекающихся направлениях.

Примером может служить ситчато-клапанная тарелка с продольными перегородками (рисунок 4.11), на полотне которой, кроме клапанов, смонтированы перегородки, обеспечивающие направленное движение потока жидкости. Продольное секционирование увеличивает производительность тарелок в 1.4 раза, а эффективность массообмена – в 1.25-1.3 раза.

Рисунок 4.12 Тарелка с двумя зонами контакта фаз

1 – основание, 2 – сливной карман,

3 – направляющая планка, 4 – отбойный диск

При высокой плотности орошения (более 50 м32/ч), когда работа тарелок лимитируется производительностью переливных устройств, целесообразно применение многосливной продольносекционированной тарелки, или тарелки с двумя зонами контакта фаз (рисунок 4.12). Она представляет собой комбинацию барботажной тарелки (ситчатой, клапанной) с устройством, которое реализует контакт фаз в пространстве между тарелками при перетекании жидкости. Тарелка состоит из перфорированного основания с установленными на нем сливными карманами, которые могут быть одно-, двух- и трехщелевьми, направляющих планок и отбойных дисков.

Однощелевой сливной карман (рисунок 4.13а), состоит из патрубка и отбойного диска, укрепленного так, что между ними образуется кольцевая щель шириной 4-12 мм. Через эту щель вытекает кольцевая струя жидкости, образуя дополнительную зону контакта.

70