|
ия крупных газовых пузырей ·в газожидкостной смеси в |
|
|
100 м3 |
с диаметром |
сосуда |
не более |
3 ,6 |
м. |
|||||||||
жать об1х1·юва11 |
|
|
|
|
|
|
|
|
Пропускная способность таких аппаратов по газу |
|||||||||
фермсн1а1орах применяют барботажные трубы уменьшенных диаметров. |
|
|
||||||||||||||||
Такие аппараты выполняются в виде емкости I с плоскими днищем и |
|
|
не превышает 2000 м3/ч. Конструктивно аппарат |
|||||||||||||||
крышкой, в которой устанавливается восемь аэраторов 2, конструктивно |
|
|
выполняется в виде сосуда I |
с эллиптическими |
||||||||||||||
выполненных в виде кожухотрубчатых теплообменников без крышек. |
|
|
или плоскими крышкой и днищем, оборудованный |
|||||||||||||||
Трубы в теплообменник_!iх имеют внутренний диаметр -100 мм, а длину - |
|
|
теплообменной рубашкой 2. На ферментаторах с |
|||||||||||||||
6000 мм. l lo трубе 3 воздух подается в ферментатор и разводится по rазо |
|
|
объемом менее 6,3 м3 |
рубашка выполняется |
||||||||||||||
распределителям 4. Газораспределители конструктивно выполнены в виде |
|
|
сплошной, а для аппаратов с объемом более 6,3 |
м3 |
||||||||||||||
низких ц11линдрических коробок, на верхней крышке· которых смонтиро |
|
|
в виде секций. Внутри сосуда на вертикальном |
|||||||||||||||
ваны насадки для подачи воздуха в каждхю барботажную трубу. Для ох |
|
|
валу закреплены мешалки 3, число которых |
|||||||||||||||
лаждения аэраторов в их межтрубное пространство через штуцеры А пода |
|
|
зависит от высоты аппарата (от l до 4). Под |
|||||||||||||||
ется охлаждающая вода. На верхней крышке ферментатора установлены |
4 |
|
нижней |
мешалкой |
размещается |
первичное |
||||||||||||
механич ские пеногасители 5, проходя через которые отработа1-1ный воз |
|
|
аэрирующее устройство 6 (rазораспределитель). |
|||||||||||||||
дух поступает в коллект.ор 6 и далее из него выводится через штуцер Б. К |
|
Газ |
Вдоль |
стенок |
сосуда |
установлены |
четыре |
|||||||||||
достоинствам ферментатора с кожухотрубчатыми аэраторами относятся: |
|
|
вертикальные |
отражательные |
перегородки |
4, |
||||||||||||
развитая поверхность теплообмена, высокие скорости воздуха в барботаж |
|
Рис. 2.49. Ферментатор |
которые имеют следующие параметры: bn |
|
и |
|||||||||||||
|
|
|
|
|
|
|
=O,lD |
|
||||||||||
ных трубах, что обеспечивает хороший массообмен. |
|
|
|
|
с мешалками в свобод |
высотой hn=Hж (1-<р), где: Ьn-ширина перегородки; |
||||||||||||
К более совершенным типам аппаратов относятся ферментаторы, |
|
ном объеме |
hn-высота перегородки; Нж -высота исходного слоя |
|||||||||||||||
которые компонуются из отдельных независимых блоков. Это позволяет |
|
|
жидкости в аппарате; <р - rазосодержание системы. |
|||||||||||||||
создавать аппараты с неограниченными размерами по высоте и диаметру и |
|
Для сосудов емкостью более 16 м3 внутри устанавливаются дополнитель |
||||||||||||||||
обеспечивать равномерное распределение газа по всему сечению аппар та. |
|
ные теплообменные элементы - змеевики 5. Наиболее эффективной при |
||||||||||||||||
Конструктивно ферментатор этого типа представляет собой цилиндриче |
|
диспергировании газа в жидкости считается открытая турбинная мешалка |
||||||||||||||||
ский сосуд, по высоте и периметру которого расположены однотипные |
|
с прямыми или изогнутыми лопастями с таким соотношением элементов: |
||||||||||||||||
блоки, включающие в себя барботажную трубу и теплообменное устройст |
|
d./D=0,2-0,3; h,/d..=0,2; lпfd"=0,25. |
|
|
|
|
|
|
|
|||||||||
во. Внутри трубы устанавливаются дополнительные газораспределители. |
|
Газораспределитель выполняется в виде кольцевого открытого сни |
||||||||||||||||
Первичное диспергирование воздуха, вводимого в аппарат, осуществляет |
|
зу желоба с равномерно распределенными по его верхней кромке отвер |
||||||||||||||||
ся желобчатым барботером (рис. 2.48). В открытый снизу желобчатый га |
|
стиями. В ферментаторах небольших объемов или с малой высотой запол |
||||||||||||||||
зораспределитель (барботер) 3 вварены патрубки 2, равномерно распреде |
|
нения для диспергирования газа применяют самовсасывающие турбинные |
||||||||||||||||
ленные по всей длиАе желоба 3 и соединенные внизу с коллектором 5, в |
|
мешалки. Использование мешалок такого типа исключает необходимость |
||||||||||||||||
который |
110 трубопроводу 4 подается жидкость. |
|
|
|
|
|
принудительной подачи воздуха в ферментатор. |
|
|
|
|
|
|
|||||
|
|
|
Ферментаторы |
с |
|
Ферментаторы с мешалкой в циркуляционном контуре Использо |
||||||||||||
|
|
,неханическим |
диспергиро..ванием |
|
вание таких аппаратов особенно эффективно в ферментационных перио |
|||||||||||||
|
|
газа. |
Диспергирование газа в |
|
дических процессах, когда вязкость кулътуральной среды изменяется во |
|||||||||||||
|
|
жидкости |
|
|
посредством |
|
времени с увеличением концентрации биомассы и необходимую интен |
|||||||||||
|
|
механических |
устройств |
широко |
|
сивность перемешивания можно обеспечить за счет изменения частоты |
||||||||||||
|
|
используется |
в |
ферментаторах |
|
вращения мешалки. Конструктивно аппараты выполняются в двух вариан |
||||||||||||
|
|
небольших |
объемов. |
Ферментаторы |
|
тах: с винтовой (пропеллерной) мешалкой внутри циркуляционного стака |
||||||||||||
s |
|
этого |
типа |
подразделяются |
на две |
|
на и с открытой турбинной мешалкой, расположенной под циркуляцион |
|||||||||||
|
|
группы: ферментаторы с мешалкой в |
|
ным стаканом. Ферментатор первого типа (рис. 2.50) представляет собой |
||||||||||||||
Рис. 2.48 |
Желобчатый rазораспределп |
свободном объеме и ферментаторы с |
|
емкостной аппарат 3, у которого отношение вь1соты к диаметру L/D равно |
||||||||||||||
мешалкой в циркуляционном конту- |
|
5-10. Внутри аппарата установлен циркуляционный |
стакан |
4. |
Нижняя |
|||||||||||||
тель для .1исперrирования жидкости |
|
|||||||||||||||||
ре. |
|
|
|
|
|
|
часть стакана имеет уменьшенное сечение и здесь располагается мешалка |
|||||||||||
|
|
|
|
|
|
|
|
|||||||||||
Ферментатор с мешалка.11и в свободном объеме (рис. 2.49). Опыт |
|
7, которая выполняет роль осевого насоса. С целью герметизации вала пе |
||||||||||||||||
эксплуатации ферментаторов показал, что аппараты с механическим пере |
|
ремешивающего устройства (расположенного внизу аппарата) устанавли |
||||||||||||||||
мешиванием газа и жидкости изготавливают с номинальным объемом до |
|
ваются торцовые уплотнения |
или |
специальные электроприводы |
с |
|||||||||||||
80 |
81 |
f,
Рис. 2.50 Ферментатор с винтовой мешалкой в циркуляционном контуре:
а- суспензия биомассы; 6 и
г- газ; в- азот.
экранирующей гильзой 8. В аппаратах с небольшим объемом теплообменным элементом является рубашка 6. В аппаратах с большим объемом в качестве дополнительного теплообменного элемента служит циркуляцион ный стакан, который выполняется из кольцеобразно расположенных труб 5, которые соединены между собой пластинами перемычками и объединены вверху и внизу кольцевыми коллекторами 2. Аппарат наиболее эффективно работает в условиях полного заполнения его объема газожидкостной смесью, поэтому выход иепоглощенного. газа и жидкости осуществляется через верхний штуцер, который соединен с сепаратором газожидкостной смеси l.
Ферментатор |
с |
мешалкой |
в |
циркуляционном |
контуре |
(рис. |
2.51) |
конструктивно отличается от предыдущего тем, что открытая турбинная шестилопастная ме шалка 3 и первичный газораспределитель (бар ботер) 4 размещены под циркуляционным ста каном 2. Вдоль стенок сосуда установлено две отражательные перегородки 1, которые гасят
g
с |
|
|
|
6 |
7 |
,., |
Р11с 2 52. Многосекционный струйный ферментатор: |
|
|
а - свежий воздух; б - ОТРаботанный воздух |
|
чи жидкости заключен в теплообменную оболочку 5. В каждой секции в слое жидкости могут быть установлены дополнительные теплообменные устройства змеевикового типа 6. Газ всасывается в пространство между перегородками I и 2 через штуцеры из общего коллектора 9. Такой же коллектор установлен для отвода газа, не поглощенного жидкостью.
Ферментатор с шахтным аэратором (рис. 2.53) состоит из емко-
'/г
|
вращательное движение газожидкостного по |
|
|
|
t |
тока,, восходящего |
в кольцевом зазоре. Более |
|
|
2 |
эффективно по массопереносу вещества из газа |
|
|
|
|
|
|
||
J |
в жидкость работает аппарат данной конструк |
|
|
|
ции. |
|
|
|
|
|
|
.. |
|
|
* |
Струйные |
ферментаторы. Принцип |
|
|
|
|
|||
|
работы таких а,;шаратов заключается в |
|
4 |
|
|
следующем: струя жидкости, вытекающая из |
|
|
|
|
насадки, увлекает за собой газ. При падении |
|
|
|
|
данной струи на зеркало жидкости и проник |
|
|
|
Рис. 2 51 Ферментатор с |
новении ее вглубь слоя жидкости происходит |
|
|
|
дробление газа на мелкие пузырьки. Таким об |
|
|
||
турбинноii мешалкой в |
|
|
||
циркуляционном контуре |
разом в зоне контакта образуется газожидкост |
|
|
|
ная смесь с развитой межфазной поверхностью.
Многосекционный струйный ферментатор (рис. 2.52) представля ет аппарат колонного типа, разделенный горизонтальными перегородками 1 и 2 на отдельные секции. В перегородках t установлены насадки 3, а в перегородках 2 - диффузоры 4. На каждой из перегородок l удерживается слой газожидкостной смеси высотой h. Ж1:1дкость из нижней секции после пеногасителя 8 насосом 7 подается в верх юю сек ию. Трубопровод пода-
Рнс 2 53. Ферментатор с шахтным аэратором
сти l, циркуляционного насоса 2, теплообменных элементов ? и 4 и аэра ционного шахтного устройства 6 для пленочно-струйного истечения жид кости. Шахтное устройство является основным элементом аппарата, кото рое определяет условия аэрирования жидкости. Оно работает следующим образом: жидкость из емкости I насосом 2 подается в теплообменник 3, далее в распределцтельную коробку 5, и, обтекая верхнюю закругленную кромку трубы 7, поступает в нее в виде кольцевого потока. Жидкость, сте кая с нарастающей скоростью вниз по трубе 5, увлекает за собою газ. По
83
82
мере стек.: 11ия жидкости она так насыщается газом, что в нижнем сечении трубы 6 обр,нуется газожидкостная смесь. При падении ее с большой ско ростью на поверхность жидкости в емкости 1, происходит дополнитель ный захват газа и в верхней части емкости I образуется газожидкостная система с размером пузырьков менее 3 мм. Конструктивным достоинством ферментатора является -его компанование из отдельных элементов (ем кость, насос, холодильник, аэратор), что облегчает обслуживание и ремонт
аппарата. |
|
|
|
|
|
|
|
|
|
Флотац1101111ая аппаратура. Товарные продукты микробиологиче |
|||||||||
ских производств получают с содержанием влаги не более 10%. А если |
|||||||||
учесть, |
что биомасса содержит до 75% внутриклеточной влаги, |
то в про |
|||||||
цессе получения |
l кг товарного продукта необходимо удалить 98,9 кг вла |
||||||||
ги. Влага удаляется двумя способами: гидромеханическим и теrиюфизиче |
|||||||||
ским. Гидромеханическое обезвоживание может быть выполнено в про |
|||||||||
цессе флотационного обезвоживания суспензий. Это очень простой и на |
|||||||||
дежный способ в плане аппаратурного оформления. В производствах мик |
|||||||||
робиологического синтеза нашли применение барботажные флотаторы, |
|||||||||
напорные флотаторы, электрофлотаторы. |
|
|
|
|
|||||
Бt1рботажные флотаторы. |
Конструкция флотатора определяется |
||||||||
структурой газожидкостной смеси, |
поступающей из ферментатора. Е ли |
||||||||
смесь не обладает достаточно развитой удельной поверхностью, |
флотатор |
||||||||
должен иметь барботажную зону, где за счет дополнительного введения |
|||||||||
воздуха создается газожидкостная система.с развитой удельной поверхно |
|||||||||
|
|
|
, |
в которой происходит расслоение |
газожид |
||||
стью. Вторая зона флотатора |
|
|
|
|
|
|
|||
костной смеси, должна работать в режиме минимального механического |
|||||||||
воздействия на пену. Иначе в процессе |
|
|
|
|
|||||
разрушения |
газовых пузырей |
со |
|
|
|
|
|||
рвавшиеся |
с них клетки биомассы |
|
|
|
|
||||
будут поступать |
в осветленную жид |
|
|
|
|
||||
кость. |
|
|
|
|
|
|
|
|
J |
Барботажный флотатор (рис. |
|
|
|
|
|||||
|
|
|
|
s |
|||||
2.54) представляет собой цилиндриче |
|
|
|
|
|||||
скую емкость 5 с плоскими днищем и |
J-J |
|
|||||||
крышкой. Внутри емкости установлен |
|
|
|
|
|||||
стакан 4 с конусным кольцевым лотком |
|
|
|
|
|||||
2. Кольцевое |
пространство |
между |
|
|
|
10 |
|||
емкостью 5 и стаканом 4 разгорожено |
|
|
|
|
|||||
радиальными перегородками |
на пять |
|
|
|
tf |
||||
|
|
|
|
||||||
секций. Перегородка 12 между |
|
|
|
|
|||||
секциями I и V доходит до дна фло |
|
|
|
|
|||||
татора, а перегородки 3 между другими |
|
|
|
|
|||||
секциями до дна не доходят. Внизу |
12 |
|
|||||||
каждой |
малой |
секции установлены |
|
|
|
|
|||
барботеры 11, и подсоединенные к . |
Рис. 2.54. Флотатор барботажного |
||||||||
коллектору |
l О для подачи воздуха. В |
|
типа |
|
|||||
верхней части 11ентральноrо стакана 4 размещен механический пеногаси теЛ1, 1. Га·южидкостная сме·сь из ферментатора через патрубок 8 вводится во флота I ор. l lo мере ее движения по кольцевому пространству происхо дит рассноение. Жидкость, обедненная по биомассе, перетекает последова тельно через секции 11-V, где она дополнительно вспенивается воздухом, вводимым через барботеры. Осветленная жидкость выводится через шту цер 6. Пена, обогащенная биомассой, переваливается на конический лоток 2 и стекает по нему в центральный стакан 4. Здесь происходит ее разруше ние механическим пеногасителем 1, кроме того, сюда же из бачка 9 пода ется химический пеногаситель. Разрушенная пена выводится из аппарата через штуцер 7. Основным недостатком данного флотатора является то, что при подаче газа в последние секции с целью доизвлечения биомассы, образующаяся в них пена выносит в центральнь;й стакан дополнительное количество жидкости, которое разбавляет сгущенную суспензию.
|
|
Нш10рные флотаторы. Сущность процесса напорной флотации |
|
|
заключается в создании пересыщенного раствора газа в обрабатываемой |
|
|
суспензии. В последующем газ выделяется из жидкости в виде мельчай |
|
|
ших пузыр ков. Насыщение суспензии воздухом проводится под давлени |
|
|
ем, которое создается насосом во всасывающем или нагнетательном тру |
|
|
бопроводах, ведущих к флотатору. Во флотационном аппарате, который |
|
|
работает под атмосферным давлением, растворимость газа уменьшается и |
|
|
он начинает выделяться в виде мелкодисперстных пузырьков равномерно |
|
|
по всему объему. При этом они флотируют клетки биомассы, которые на |
|
|
них закрепились. Установка напорной флотации (рис. 2.55) работает сле |
|
|
дующим образом: из сборника-резервуара 1 через всасывающий трубопро |
|
|
вод 2 при помощи насоса 3 суспензия закачивается в напорный бак 4. Да |
|
|
лее через регулятор давления 5 она перекачивается в приемное отделение |
|
|
флотационной камеры 6. Насос создает избыточное давление от О, 15 до |
|
|
0,4 МПа. При этих значениях давления и температуре 20-25°С в lм3 рас |
|
|
творяется до 50 л воздуха. Этого количества достаточно, чтобы после рез |
|
|
кого снижения давления в приемной части флотационной камеры образо |
.. |
• |
валась пена с микропузырьками воздуха. Прилипая к клеткам биомассы |
. |
|
|
|
пузырьки выносят их в пенный слой. Пена в верхней части флотационной |
|
|
|
|
|
|
камеры гребковым транспортером 7 сгоняется к отводящему лотку, а ос |
|
|
ветленная жидкость удаляется из нижней части камеры. |
--п на
орожl(а
Рис.2.55. Схема установки напорной флотации
85
84
Э:1ектро,J,лотатор1,1. Процесс извлечения взвешенных частиu из жидкост11 газовыми пузырьками, которые образуются при электролизе, на
зывают электрофлотацией. В сравнении е другими видами флотации этот вид имеет следующие nринuипиальные особенности и отличительные при знаки, которые одновременно являются ее преимуществами. При электро
лизе получаются очень. тонко дисnергированные газы. Так во флотаторах механического типа размер газовых пузырьков 0,8-0,9 мм, в струйных флотаторах - 2 мм, в вакуумных и напорных флотаторах 0,1-0,5 мм, а в электроф.1отаторах менее 100 мкм. Кроме того пузырьки электролизных газов однородны по размерам и сохраняют постоянные размеры в течение времени пребывания в жидкости. Конструктивно электрофлотаторы (рис. 2.56) выполняются в виде прямоугольной емкости с флотокамерой 3, в ко торую '!ерез карман 4 поступает осветляемая суспензия. Тверд1,1е частиuы
5--.r. ------- |
собираются в |
пенном |
слое |
в |
||
- --- -- · |
верхней |
части |
камеры |
3 |
и |
|
|
удаляются из нее rребковым |
|||||
|
устройством |
5. |
Осветленная |
|||
|
жидкость |
проходит |
через камеру |
|||
|
дополнительной |
очистки |
8 |
и |
||
|
удаляется |
из |
флотатора |
через |
||
|
карман 7 в сливной штуцер 6. |
|||||
|
Основными элементами флотатора |
|||||
|
являются |
плоские |
электроды, |
|||
|
которые размещены на наклонном |
|||||
Рис. 2.56. Электрофлотатор |
днище камеры 3. Анод 1 выполня- |
|||||
|
ется в виде сплошной пластины из |
|||||
графита, которая укладывается на дно камеры 3. Катод изготавливается в виде сетки из коррозионностойкой стальной проволоки диаметром менее 0,3 мм. Расстояние между катодом и анодом составляет 6-8 мм. Электро флотаци )Нные блоки устанавливаются под углом 30° к горизонтальной плоскости. Недостатками электрофлотаторов является: выделение отложе ний солей на электродах, что приводит к прекращению процесса.флота ции; невысокая производительность.
Концентрирование биомассы во флотаторах позволяет доводить со.:1ержан11е клеточной массы в суспензии до 600 кr/м3 , что составляет 15% абсо_1ютно сухих веществ. Чтобы из такой суспензии получить товар ный продукт с содержанием в,1аrи 10%, необходимо на 1 т биомассы уда лить до 5 т влаги. Чтобы снизить энергозатраты на сушку концентратов для их сгущения применяют выпарные аппараты. Процесс упаривания биологических суспензий, которые содержат живые или плазмолизован ные клетки имеет ряд специфических особенностей, поэтому в микробио логической промышленности используются аппараты, пригодные для об работки термолабильных продуктов. В микробиологических производст вах применяются преимущественно аппараты двух типов с вынесенной зо ной кипения: с естественной и принудительной циркуляцией.
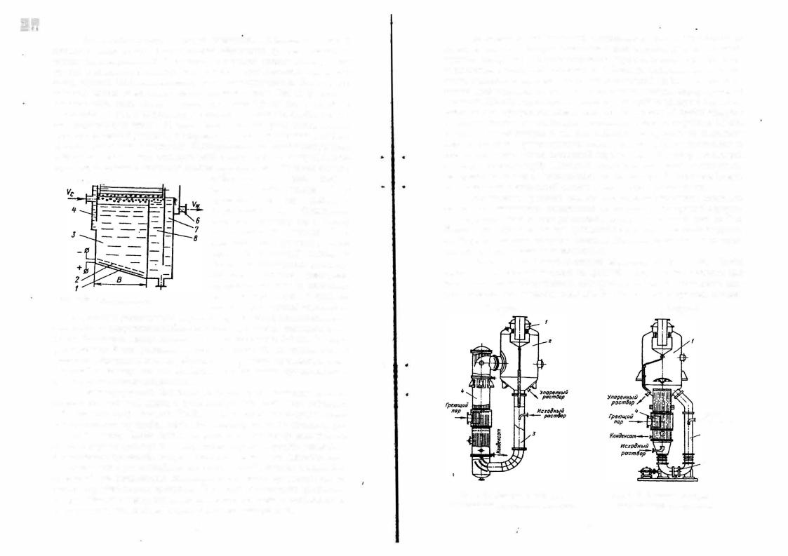
86
Ашшрти с естес11ше1111ой циркуляцией (рис. 2.57) состоит из !'реющей камер1,1 4, которая· вьmолнена в виде кожухотрубчатоrо теплооб менника, сепаратора 2 и циркуляционной трубы 3. В сепарационной каме ре размещен циклон - каnлеуловитель 1. Раствор, поступающий на упари вание, подается в верхнюю часть циркуляционной трубы, где предвари тельно подогревается, смешиваясь с основным потоком циркулирующей жидкости. По мере продвижения жидкости по трубам камеры 4 она нагре вается до температуры кипения и вскипает. На высоте 1/3 трубы ое\разует ся парожидкостная смесь, которая поднимается вверх со скоростью 1,5 м/с. В верхней части камеры 4 имеется отбойный лист, который направляет поднимающуюся парожид1<остную смесь в сепаратор 2, где происходит ее разделение на два потока: вторичный пар и упаре!'JНЫЙ раствор, стекающий в циркуляционную трубу. Плотность этого раствора выше плотности nа рожидкостной смеси в кипятильных трубах камеры 4. Это способствует возникновению интенсивной естественной циркуляции жидкости.
Размещение греющей камеры вне корпуса сепаратора позволяет повысить интенсивность выпаривания не только за счет хорошей циркуля ции жидкосJи, но и за счет увеличения длины кипятильных труб до 7 м. Чистка труб в греющей камере проводится без отключения ее от сепарато ра. Недостатком этих аппаратов является применение только для упарива ния растворов с невысокими вязкостями.
Аппараты с принудительной циркуляцией (рис. 2.58). Чтобы предотвратить отложение солей на греющих поверхностях, особенно при упаривании концентрированных продуктов, необходимо обеспечить ско рость циркуляции жидкости 2-2,5 м/с. Это больше тех скоростей, которые
в-,,,,.,,.. |
,,:; t |
t Btnop11Ym,1U |
пар |
||
|
|
пар |
..
..
|
Ис.rоtlныи |
|
- pucm4op |
|
z |
|
J |
Рис. 2.57. Выпарной аппарат с |
Рис. 2.58. Выпарной аппарат с |
естественной циркуляцией жидкости |
принудительной циркуляцией |
|
87 |
создаются в аппаратах с естественной циркуляцией. В аппаратах с прину дител ,ной циркуляцией необходимая скорость движения жидкости созда
ется пр11 поl\ющи циркуляционного насоса и не зависит от высоты жидко сти в трубах и и1пенсивности парообразования.
Конструкция таких аппаратов включает выносную греющую каме ру 4, сепаратор I и нсоgогреваемую циркуляционную трубу 2, в которую подается исходный раствор. Циркуляция продукта осуществляется насо сом 3. В аппаратах с принудительной циркуляцией используются пропел
лерные насосы. |
|
которых испарение рас- |
Це11тро6е:,1сные ист,рители. Аппараты в |
||
творителя происходит из тонкой пленки жидкости, |
движущейся под дейст |
|
вием центробежной силы по быстро вращающейся поверхности теплооб |
||
мена, на.зываются центробежными испарителями. |
Это наибол скорост |
|
аппараты (скорость |
испарения в 10-30 раз быст |
|
ные пленочные выпарны |
Испарители этого типа при |
|
рее, чем у роторных пленочных испарителей). |
||
ования термолабильных |
и пенящихся растворов. |
|
меняются для концентрир |
используют в производстве |
|
В микробиологической промышленности их |
||
ферментов. Центробежный испаритель (рис. 2.59) состоит из неподвижно |
||
го кожуха 3 с крышкой 1, внутри которого размещен ротор -испаритель. В |
||
корпусе ротора 4 установлен пакет усеченных конусов, образующих каме |
||
ры: 6 -для упариваемого раствора; 5 -для греющего пара. Теплообменной |
||
поверхностью является тонкостенный конус 8. Упариваемый раствор через |
||
неподвижный патрубок 9 подается в камеры 6 и за счет центро-бежной си |
||
лы распределяется в виде пленки по внутренней поверхности конуса 8: |
||
упаренный раствор стекает с наружной кромки конуса 8 в специальный |
||
коллектор в корпусе ротора и отводится из него через штуцер 2. Греющий |
||
пар вводится снизу ротора в камеры 5 и обогревает наружную стенку ко |
||
нуса 8, а конденсат отводится из |
||
ротора через штуцер 7.
J
lf
5
6
6
Рис.2.59. Центробежный испаритель с вращающейся поверхностью теплообме-
на
Роторные |
пленочные |
||
испарители. |
Эти |
аппараты |
|
практически |
незаменимы |
при |
|
переработке |
|
|
вязких, |
|
тер юлабильных, |
||
кристаллизующихся |
|
сред. |
|
Несмотря |
на |
сложность |
|
конструкции |
и |
относительно |
|
небольшую площадь поверхности теплообмена (до 21 м2), роторные пленочные аппараты в сравнении с другими испарителями имеют ряд преимуществ, это: малое время пребывания жидкости в рабочей зоsе, что особенно важно при пере работке термолабильных продук-
|
|
тов; по1111же111юе пенообразование nри упаривании сильно пенящихся ве |
||||||
|
|
ществ; высокое отношение начального расхода раствора к выходу конеч |
||||||
|
|
ного пролукта; возможность упаривания вязких жидкостей и получения |
||||||
|
|
готового продукта в виде сухого порошка. Роторный пленочный испари |
||||||
|
|
тель (рис. |
2.60) состоит из вертикального корпуса 3 с расширенной по |
|||||
|
|
|
|
диаметру |
верхней |
сепарационной |
||
|
|
|
|
камерой 1. Основная часть корпуса 3 за |
||||
|
|
|
|
ключена в рубашку 5. Внутри корпуса |
||||
|
|
|
|
размещен ротор 4 на валу которого |
||||
|
|
|
|
установлены распределитель жидкости |
||||
|
|
|
|
2 и крестовины с |
лопастями 6. |
Рас |
||
|
|
|
rр ющии пределитель жидкости |
представляет |
||||
|
|
|
пар |
собой кольцо сложной цилиндроко- |
||||
|
|
|
|
|||||
|
|
|
|
нической формы. Струя исходного |
||||
|
|
|
|
раствора |
подается |
на |
вращающееся |
|
|
|
|
|
кольцо, которое отбрасывает раствор к |
||||
|
|
-- |
|
стенкам |
корпуса. |
Стекающая |
по |
|
|
|
|
стенкам |
жидкость |
равномерно |
|||
|
|
|
|
распределяется |
по |
поверхности |
||
|
|
|
|
лопастями ротора. Лопасти могут |
||||
|
|
|
|
крепится жестко или на шарнирах. |
|
|||
|
|
|
|
Сушилки. |
|
Большинство |
||
|
|
Рис. 2.60. Вертикальный роторный |
продуктов |
микробиологического |
сии |
|||
|
|
пленочный испаритель |
теза выпускается в сухом виде с оста- |
|||||
|
|
|
|
точной влажностью не более 5-12%. |
||||
|
|
Флотация и выпаривание не позволяют достичь такой степени обезвожи |
||||||
|
|
вания материала. Поэтому основным промышленным способом получения |
||||||
|
|
продуктов микробиологического синтеза является сушка. |
|
|
||||
|
|
Все продукты микробиологического синтеза применительно к про |
||||||
|
|
цессу сушки можно разделить на две основные группы: l) продукты, не |
||||||
|
|
требующие |
охранения после сушки жизнеспособности микроорганизмов |
|||||
|
|
|
|
|
|
|
|
|
.. |
.. |
или высокои активности препарата, которые используются как источник |
||||||
высокопитательного белка (кормовые дрожжи, аминокислоты, некоторые ферментные препараты); 2) продукты, требующие сохранения жизнеспо собности после высушивания или высокой активности до их прю1 енения (антибиотики, бактерии, ферменты и др.). На начальном этапе развития микробиологической промышленности широко использовались полочные барабанные и ленточные сушилки, которые были заимствованы из хими ческой технологии.
В настоящее время для сушки продуктов микробиологического си теза применяют: сублимационные сушилки (контактный и радиацион ньщ подвод тепла); сушилки вихревые, распылительные, с кипящим слоем (конвективный подвод тепла); сушилки на основе роторных пленочных испарителей (контактный подвод тепла).
89
88