Материал: В.И.Чуешов, Л.А.Мандрыка, А.А. Сичкарь Оборудование и основы проектирования химико-фармацевтических производств

Внимание! Если размещение файла нарушает Ваши авторские права, то обязательно сообщите нам

6.6. Макс11малы1ыii 1оп1бающ11й момент, действующий 11а аn11ар п

Так как в условии задачи не говорится о действующем на аппарат юrнбающем моменте, то принимаем М = О.

- 6.7. Выбор коэффицие11та л.1.

При числе опор z =3, л.1 = 1,0 (таблица Ж.7)

6.8. Рас•1еп1ая нагрузка на одну опору

6.9.

 

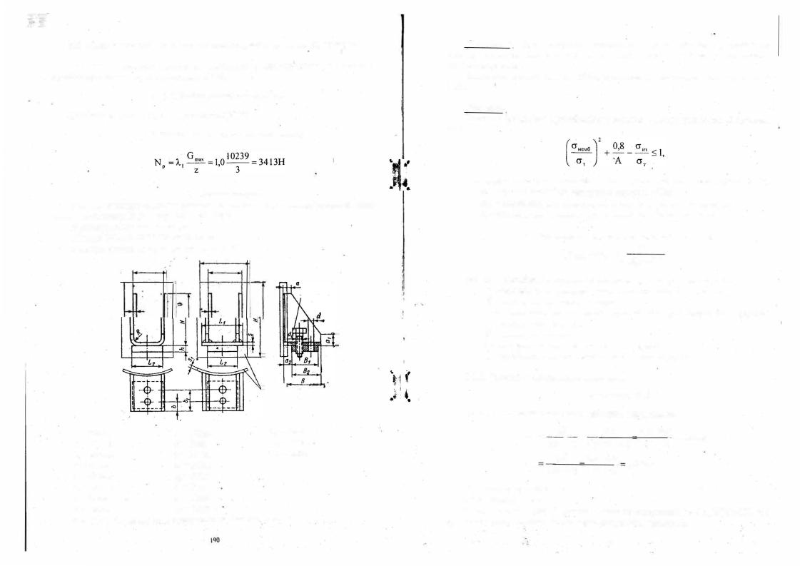
Для вертикального цилиндрическогоВыбораппаратаопоры.

типа I исполнения Б [24], стр. 637, табл. 29.2.

Условное обозначение опоры:

 

«Опора ОВ-1-Б-4000 OH26-0l-69-68»

 

Размеры опоры следующие (рисунок Д.4):

 

l..3

L

L

принимаем опорную лапу

s

s

L= 85мм

, h = 140мм

S1

 

= бмм

L1

=95мм

S = 5мм

L3

= 125мм

L2

=80мм

а = 15мм

Н

1

= 200мм

В = 95мм

а1 = 25мм

 

 

 

В1

= 65мм

а2 = 25мм

 

 

 

В2 = 70мм

R = 8мм

 

 

 

Ь=22мм

d= 12мм

 

 

 

Ь1 =50мм

= М!О

 

 

 

Рис. Д.4 - Опорная лапа аппарата типа 1 исполн ния Б

llp1шcp 7. Дли аr111арата, рассмотрсшюго IJ примере 6, 11ровсрит1, стс111,у 1щр11уса ш1 nрочносп, и устоii•11шост1, •• местах установки uыбрюшых опор.

Давлс1111е в аппарате 0,4 МПа, пр11баn ,а к рас•1ст1юй толщине сте11ки lмм.

Решееловне1111епрочности.

и

 

У

 

устойчивости корпуса в местах установки опор имеет

вид:

 

 

 

где СJ,ю,б - максимальное мембранное напряжение в стенке аппарата, МПа;

crr -·предел текучести материала корпуса, МПа;

сrю - максимальное напряжение прогиба от реакции опоры, МПа;

А- коэффициент, зависящий от условий работы аппарата.

7.1. Макс11мальное мембранное напряжение.

. crмемб =crо I

(

N-e

s

_ С) 2 ,

 

Д

 

где cro - расчетное мембранное напряжение от основных нагрузок;

к1 - коэффициент, зависящий от размеров опоры и аппарата;

 

N- расчетная нагрузка,

на опору;

до

наружной

е - расстояние от равнодействующей реакции опоры

поверхности корпуса;

 

 

Д - диаметр аппарата;

 

 

 

s - исполнительная толщина стенки корпуса;

 

 

С - прибавка к расчетной толщине стенки корпуса.

 

 

7. 1.1. Расчетное мембранное напряжение:

cr0 =max{cr.;cr.}

где cr" и а.-меридиальное и кольцевое напряжение.

а"' cr,..

=

 

Д

р

4(S - С)

р

Д

2(S-C)

+

ттД

2

{S -

 

,4

.

6

О

ОО

2(5-1)

С)

0,4 · 600

4(5-1)

З

МПа

О

 

= lSMПa

Принимаем cr0 = 30 МПа. 7.1.2. Коэффициент к1•

Значение этого коэффициента зависит от отношений hofД и Д/[2(s-С)], где ho - высота ребра ороры; по .размерам опоры (см. пример 6).

\9\

110 = Н - S = 140-5 =

135мм.

 

 

 

 

 

 

 

 

 

 

 

 

 

 

 

 

 

 

 

 

 

 

 

= =о· 225

 

 

 

 

 

 

 

 

 

 

 

 

 

 

Д

д

600

 

 

600

=

75

 

 

 

 

 

 

 

 

 

 

 

 

 

 

 

2(5 -1)

 

 

 

 

 

 

 

По

графику к, =

0,8.

 

 

 

2(S-C)

 

 

 

 

 

 

 

 

 

 

7.1

.3. Расстояние е.

(пример 6) имеем:

 

 

 

 

 

 

 

 

 

 

 

По

размерам опоры

 

 

 

 

 

 

 

 

 

 

 

 

 

в,

 

 

6

5

'

 

 

 

 

 

 

 

 

 

 

-3

м.

 

 

 

е=а,+-=25+-= 57,5мм=57,5·10

 

 

 

 

 

 

2

 

 

2

413

-

57

 

 

10

 

 

 

 

 

6Н/м2.

 

 

 

 

 

 

 

 

 

,

5

 

 

 

 

 

 

...,мб

 

 

·1 6

+

 

3

 

 

·

 

 

46,3·

\

 

=30

8

 

 

 

 

 

 

 

 

 

0

 

сr

 

0

0

о,6[(5

- l) 10-)r

 

 

 

 

 

 

 

 

 

 

 

 

 

 

 

 

 

 

 

 

 

 

 

 

 

 

 

-

 

 

 

 

 

 

 

 

 

 

 

7.2. Максимальное напряжение изгиба:

 

 

7.3.

Коэффициент

А

 

А

1,2 - ДЛЯ УСЛОВИЙ

Коэффициент А = 1,0 - для

рабочих условий.

монтажа и гидравлических испьпаний.

 

 

 

 

 

 

7.4. Предел текучести материала корпуса

Для стали ВСт.Зсп сr

= 220МЛа [64].

 

 

 

 

 

 

т

 

 

 

 

 

 

 

 

 

 

 

 

7.5. Проверка условия прочности и устойчивости корпуса

- для условий монтажа и

гидравлических испытаний:

 

 

46,3

·10

 

2

+

0,8 .

54,5 ·10

6

0,2<1.

 

 

-,-6

 

 

 

 

 

. (

220

·1О

6

)

 

 

1,2

 

220·1 О

6

 

 

 

---

 

 

 

 

 

 

 

 

 

 

 

Условие выполняется.

 

 

 

 

 

 

 

 

 

 

 

 

- для рабочих условий:

 

 

2

 

 

 

 

 

 

 

 

 

46,3

·10

 

+

0,8

.

54,5·10

 

 

0,24 <1.

----с-6

 

 

 

6

 

(

,

 

6

)

 

 

1,0

 

220·10

6

 

 

 

 

 

 

 

 

 

 

 

 

 

220· 10

 

 

 

 

 

 

 

 

 

Условие выполняется.

 

 

и

 

устойчивость

корпуса

в местах установки

Таким образом , прочность

 

опор обеспечивается при различных

усло_вия работыапарата.

(

 

 

 

 

Ппнмср

8.

 

В

11срл1калы1ом

 

 

 

 

ц11л1111др11чсском

аrшаратс

1шутрешшм

 

 

D

 

дш1мс·rром IОООмм,

 

работающим

под

 

 

 

1111утре11н11м

давлением,

в

 

центре

 

 

' .

s

элл11лт11•1сскоrо днища

nnape11

сливной

 

 

 

 

штуцер

диаметром

и

100мм

и

длщ1ой

 

 

 

 

120мм.

Расчетная

 

НСПОЛJ\ИТСЛЫ(ая

 

 

 

 

толщина

стенки днища

аппарата 2,14 и

 

 

 

 

4мм,

расчетная

и

 

исполнительная

 

 

 

 

ТОЛЩ11113

штуцера 0,57 11 4мм. Материал

 

 

 

 

аппарата

и

штуцера

 

сталь

10,

 

 

 

 

расчетная температура

20°С,

прибавка

 

 

 

 

к расчетной

толщине стенки

днища 1t

 

 

d

 

штуцера

1,Sмм.

 

 

 

необходимость

 

 

 

 

Определить

 

 

 

 

 

Рис. Д.5 . Вертикальный

 

укрепления

отверстия

 

и

при

 

 

цилиндрический аппарат

 

необходимости выбрать и

рассчитать

 

 

 

 

 

 

 

 

 

 

 

 

 

 

 

способ его укрепления.

 

 

 

 

 

 

 

 

 

 

 

 

 

Решение.

 

 

 

 

 

 

 

 

 

 

 

 

 

Д= lОООмм

 

 

 

 

 

 

 

 

 

 

 

 

 

d

=

2,14мм

 

 

 

 

 

 

 

 

 

 

 

 

 

S =

4 ,ООмм

 

 

 

 

 

 

 

 

 

 

 

 

 

Sw

= О,57мм

 

 

 

 

 

 

 

 

 

 

 

 

 

S111 = 4,ООмм

 

 

 

 

 

 

 

 

 

 

 

 

 

 

p

120мм

 

 

 

 

 

 

 

 

 

 

 

 

 

1 =

 

 

 

 

 

 

 

 

 

 

 

 

 

С

 

Сш = 1 ,5мм

 

 

 

 

 

 

 

 

 

 

 

 

 

1

 

 

 

 

 

 

 

 

 

 

 

 

 

 

 

 

=

 

 

 

 

 

 

 

 

 

 

 

 

 

 

 

8.1. Наибольший диаметр отверстия, не требующего укрепления

 

'(

.(

J, ...

где

дr

-

расчетный

 

диаметр

днища;

для

эллиптических днищ

 

 

 

Д

 

 

 

\

 

 

 

 

 

 

 

 

 

 

 

 

 

 

 

 

 

 

Д=

ОООмм.

 

 

 

 

 

 

 

 

 

 

 

 

 

 

р

=

 

 

4

 

 

5

 

 

 

 

 

 

 

 

 

 

 

 

 

 

d

 

2

 

 

 

 

0,8

1ООО 4

-

 

 

 

 

 

 

 

 

0

=

[(

 

 

 

-

1,5) -1,5

=33,8мм

 

 

 

 

 

 

 

 

 

 

 

}/

(

 

 

 

 

 

 

 

 

 

 

 

 

2

 

 

 

 

 

 

 

 

 

 

 

J

 

 

 

 

 

 

 

 

 

 

1

 

 

 

 

 

 

=

33,

 

щ

 

Так как диаметр штуцера d = 1ООмм > d

 

 

е

необходимо укреплять.

 

 

 

 

 

 

 

 

0

 

 

 

8мм , то отверстие в дни

Условие укрепления отверстия комбинацией способов имеет вид:

 

192

\93

to,

p

+s+s-s

p

-C)(s

111

 

-s

111p

-C

ш

)+l

/s,.,

:...

2

c

ш

)JI-1

1

+

 

 

 

 

 

 

 

 

 

 

 

 

 

 

 

 

 

 

 

 

 

 

 

 

 

 

 

 

2

 

 

 

 

 

 

 

 

 

 

 

 

 

 

 

 

 

 

 

 

 

+Jдp(s "+s-C)(H

 

 

s

r+s-s

 

 

 

 

 

 

 

0,

5

(d

 

-d

.,)s

 

,

 

 

 

 

 

 

 

 

2

P

-С)

 

 

 

P

P

 

 

 

 

 

 

 

 

 

 

 

 

 

 

2

 

 

 

 

 

 

 

 

2

 

 

 

 

 

 

 

 

 

 

 

 

 

 

 

 

 

 

 

0

 

 

 

 

 

 

 

 

 

 

 

 

 

 

 

 

 

 

 

 

 

 

 

 

 

 

 

 

 

 

 

 

 

 

 

 

 

 

 

 

г

де

 

 

1 1 r

 

,

12р

 

-

расчетная дли

а

 

 

 

 

 

 

 

 

 

 

 

 

 

 

 

 

 

 

 

 

 

 

 

 

 

 

 

 

 

 

 

 

 

 

 

 

 

 

 

 

 

 

н

 

 

 

 

 

 

 

 

 

 

 

 

 

 

 

 

 

 

 

 

 

 

 

 

 

 

внешней

 

 

 

и

 

 

внутренней

частей

 

 

 

 

 

 

 

 

 

 

 

 

 

 

 

 

 

 

 

 

 

 

 

 

 

 

штуцера, участвующая в укреплении;

 

 

 

 

 

 

 

 

 

 

 

 

 

 

 

 

 

 

 

 

 

 

 

 

 

 

 

 

 

 

 

 

 

 

 

 

 

 

 

 

 

расчетная

 

толщина

 

 

 

 

 

 

 

 

 

 

 

 

 

 

 

 

 

 

 

d

 

 

 

 

 

 

накладного кольца;

 

 

 

 

 

 

 

 

 

 

 

 

 

 

 

 

 

 

 

 

 

 

 

 

 

 

 

 

 

 

 

 

 

 

 

 

 

1-1

1

,

Н2

 

-

 

отношение допускаемого

 

 

 

 

 

 

 

 

 

 

 

 

 

 

 

 

 

 

 

 

 

 

 

 

 

 

напряжения

 

 

материала

штуцера

и

 

 

 

 

 

 

 

 

 

 

 

 

 

 

 

 

 

 

'

..1

 

 

 

 

 

накладного

 

 

кольца

к

 

 

допускаемому

 

 

 

 

 

 

 

 

 

 

 

 

 

 

 

 

 

 

 

 

 

 

 

 

 

 

 

 

 

 

 

 

 

 

 

 

 

 

 

 

 

 

 

 

 

 

 

 

 

 

 

 

 

 

 

 

напряжению

материал.а

укрепляемой

 

 

 

 

 

 

 

 

 

 

 

 

 

 

 

 

 

 

 

 

 

 

 

 

 

 

оболочки;

 

 

 

 

 

 

расчетный

 

диаметр

 

 

 

 

 

 

 

 

 

 

 

 

 

 

 

 

 

 

 

 

 

 

 

 

 

 

 

 

 

d

 

 

 

 

 

 

 

 

 

 

 

 

 

 

 

 

 

 

 

 

 

 

 

 

 

 

 

 

 

 

 

 

 

 

 

 

 

 

 

 

 

p

 

 

 

 

 

 

 

 

 

 

 

 

 

 

 

 

 

 

 

 

 

 

Рис. Д.6 - Р

счетная

схем

для

 

укре

ления

 

 

отверстия;

 

 

 

 

 

 

расчетный

диаметр

 

 

 

 

 

 

d

 

 

 

 

 

 

 

 

 

 

отверстия

 

а

днище

 

 

а

 

 

 

с

 

 

 

п

 

 

 

 

 

 

 

 

 

 

o

 

 

 

 

 

 

 

 

 

 

 

 

 

ю

 

 

г

у

 

.

в

аппарата

 

 

помощью

 

 

 

 

 

 

 

p

 

 

не

требу

ще

 

штуцера

 

 

 

 

 

 

 

 

 

 

 

 

 

 

 

 

 

 

 

 

 

 

 

 

 

отверстия,

 

 

о

крепления

 

 

 

 

 

 

 

 

 

 

 

 

 

 

 

 

 

 

 

 

 

 

 

 

 

 

 

 

 

 

 

 

 

 

 

 

 

 

 

 

 

 

 

 

 

 

 

 

 

 

 

 

 

 

 

 

 

 

 

 

 

 

8.2. Расчетный диаметр отверстия

 

 

 

 

 

 

 

 

d = d

+2

 

 

=

100 +2*1,5 = 103мм

 

 

 

 

 

 

 

 

 

 

 

 

 

 

 

 

 

 

 

 

 

 

 

 

 

 

 

 

 

 

p

 

 

Сш

 

 

 

 

 

 

 

 

 

 

 

 

 

 

 

 

 

 

 

 

 

 

 

 

 

 

 

 

 

 

 

 

 

 

 

 

 

 

 

 

 

 

 

 

 

 

 

8.3. Расчетный диаметр отверстия, не требующего укрепления:

 

 

 

 

 

 

 

 

d0P = О,4Jд Р (s-С)= 0,4)1000(4-1,5) = 20мм

 

 

 

 

Так как штуцер в

днище

служит для слива рабочей жидкости,

то он не

должен выходить внутрь корпуса,

т.е.

 

12

=

О.

При одинаковых материалах

обечайки, штуцера и накладного кольца Н1

2

 

= 1,0.

 

 

 

 

 

 

 

 

 

 

 

 

 

 

1,

Проверим сначала укрепляется ли отверстие только внешней частью

штуцера. В этом случае S2p =

О,

L2p =

О и условие укрепления будет иметь вид:

 

 

 

(1,

Р

+s

-s

P

С)(s

ш

 

-'Sшр

ш

)Н, +Jд

P

(s-C)(s-s

P

-С)

 

 

0,5(d

p

-d0

)s

p

.

 

 

 

 

 

 

 

 

 

 

 

 

 

 

 

 

 

 

 

 

 

 

 

 

 

 

 

 

 

 

 

 

 

 

 

 

 

 

 

 

 

 

 

 

 

 

 

 

P

 

 

 

 

 

 

 

 

 

 

 

 

 

 

 

 

 

 

 

 

 

 

 

 

 

 

 

 

 

 

 

 

 

 

 

 

 

 

 

 

 

Расчетная длина внешней части штуцера, участвующая в укреплении:

 

 

 

 

 

 

 

 

 

 

 

 

 

 

 

 

 

 

 

 

 

,

 

 

 

 

 

 

 

 

 

 

 

 

 

 

 

 

 

 

 

 

 

 

 

 

 

 

 

 

 

 

 

 

l1r = mi11 1

;J,

25

J(d

2

=

 

 

+

С

"' )(SIII -clll }

 

min {120мм;J,25J(I 00 + 2 · 1,5)(4 -1,5) =

(11р +s-s

p

-сХsш -sш ш )н, +Jд

p

 

 

 

 

 

 

 

 

 

р

 

0,5(d

p

- d

0P

)

= 0,5 103

-

20 = 41,5 мм 2

 

 

 

 

 

 

(

 

)

 

5 7,29мм

2

> 41,5мм

2

 

 

 

20мм }= 20 1м

(s-C)(s-s

 

-с)= 5 7,29мм

 

 

2

 

p

 

Следовательно,

отверстие

достаточно укрепляется внешней

частью

штуцера.

 

 

 

194

195

ПРИЛОЖЕНИЕ Е

До11усп1мыс 11аr1рижс11ия для различ11ых ТIIIIOR сталей

Табл ща Е.1 - Допустимь1е напряжения для углеродистых и низколегированных сталей

 

 

 

 

 

 

 

 

 

 

 

 

 

 

 

 

 

 

 

 

 

 

 

 

 

 

 

Расчетная

 

 

 

Допускаемое напряжение

 

 

Гcrl, МПа, для сталей марок

· ·-

температура

 

ВСт3

 

 

09Г2С, lбГС

20,20К

 

 

10Г2

17ГС

стенки

сосуда

 

 

 

 

Толщина,мм

 

 

 

10

 

 

 

 

 

 

 

 

 

09Г2

10Г2С

 

 

 

0

 

 

 

 

 

 

 

 

 

 

 

 

 

 

 

 

 

 

 

или аппарата, С

 

<20

 

 

> 20

 

 

<32

 

 

> 32

 

< 160

 

 

 

 

----

20

 

 

 

154

 

 

140

 

 

196

 

 

183

 

147

 

130

 

180

183

 

 

 

 

 

 

 

 

 

 

 

100

 

 

149

 

 

134

 

177

 

 

160

 

142

 

125

 

160

160

 

.150

 

 

145

 

 

131

 

171

 

 

154

 

139

 

122.

 

154

154

 

 

 

 

200

 

 

142

 

126

 

165

 

 

148

 

136

 

118

 

148

148

 

250

 

 

131

 

120

 

162

 

 

145

 

132

 

112

 

145

145

 

300

 

 

125

 

108

 

151

 

 

134

 

119

 

100

 

134

134

 

 

 

 

 

 

350

 

 

105

 

98

 

140

 

 

123

 

106

 

88

 

123

123

 

 

 

 

 

375

 

 

93

 

93

 

133

 

 

116

 

98

 

82

 

·108

116. ..

Примечания

:

 

 

 

 

 

 

 

 

 

 

 

 

 

 

 

 

 

 

 

 

 

 

1.При расчетных температурах ниже 20°С допускаемые напряжения принимать такими же, как при 20°С , при условии до'nустимо1·0 применения материала при данной температуре.

2.Для промежуточных расчетных температур стенки допускаемое напряжение определяют линейной интерполяцией с округлением результатов до 0,5 МПа в сторону меньшего значения.

Таблица Е.2-Допускаемые напряжения для теплоустойчивых хромистых сталей

 

Расчетная

температура

 

 

 

 

 

 

 

 

 

 

 

 

 

 

 

 

 

 

 

 

 

 

 

 

 

 

 

Допускаемое напряжение [cr], МПа, для сталей

маро1<

 

 

стенки

сосуда ИЛИ

 

 

 

 

 

 

 

 

 

 

 

 

 

 

 

 

 

 

 

 

 

 

 

 

 

 

 

12ХМ

12МХ

 

I5XM

15Х5М

 

 

 

15Х5МУ

 

 

аппарата, 0С

 

 

 

 

 

 

 

 

 

 

 

 

 

 

 

 

 

 

 

 

 

 

 

 

 

 

 

 

 

 

 

 

 

 

 

 

 

 

 

 

 

 

 

 

 

 

 

 

 

 

 

 

 

 

 

 

 

 

 

 

147

 

 

147

 

 

155

146

 

 

 

 

 

 

 

240

 

 

 

 

 

 

 

 

 

20

 

 

 

 

 

 

 

 

 

 

 

 

100

 

 

 

146

 

 

146

 

 

153

141

 

 

 

 

 

235

 

 

 

 

 

 

 

 

 

 

 

 

 

 

 

 

 

 

 

 

 

 

 

 

 

150

 

 

 

146

 

 

146

 

 

152

138

 

 

 

 

 

230

 

. .

·'·

 

 

200

 

 

 

 

145

 

 

145

 

 

152

134

 

 

 

 

 

225

 

 

 

 

 

 

 

 

 

 

 

 

 

 

 

. 145

 

 

145

 

 

 

 

 

 

 

 

 

 

 

 

220

 

 

 

 

 

 

 

 

 

250

 

 

 

 

 

 

 

152

127

 

 

 

 

 

 

 

 

 

 

 

 

 

 

300

 

 

 

 

141

 

 

141

 

 

147

120

 

 

 

 

 

210

 

 

 

 

 

 

 

 

 

 

 

 

 

 

 

137

 

 

137

 

 

 

142

114

 

 

 

 

 

 

 

 

 

 

 

 

 

 

 

 

350

 

 

 

 

 

 

 

 

 

 

200

 

 

 

 

 

 

 

 

 

375

 

 

 

135

 

 

135

 

 

140

 

110

 

 

 

 

180

 

 

 

 

 

 

 

 

 

 

 

 

 

 

 

 

 

 

 

 

 

 

400

 

 

 

132

 

 

132

 

 

137

105

 

 

 

170

 

 

 

 

 

 

 

410

 

 

 

 

130

 

 

 

130

 

 

136

103

 

 

 

 

 

160

 

 

 

 

 

 

 

420

 

 

 

129

 

 

129

 

 

135

101

 

 

 

 

 

150

 

 

 

 

 

 

 

 

 

 

 

 

 

 

 

 

 

 

 

 

 

 

 

 

 

 

 

 

 

 

 

 

 

430

 

 

 

 

127

 

 

127

 

 

134

99

 

 

 

140

 

 

 

 

 

 

440

 

 

 

126

 

 

126

 

 

132

96

 

 

 

135

 

 

 

 

 

 

 

 

 

 

 

 

 

 

 

 

 

 

 

 

 

 

 

 

 

 

 

 

 

 

 

 

 

 

 

 

 

 

 

 

450

 

 

 

 

124

 

 

 

IZ4

131

94

 

 

 

 

 

 

130

 

 

 

 

 

 

 

 

 

 

 

 

 

 

 

 

 

 

 

 

 

 

 

 

 

 

 

 

 

 

 

 

 

 

 

 

 

 

,.

 

 

 

 

 

 

 

 

 

 

 

 

 

 

 

 

 

 

 

 

 

 

 

 

 

 

 

 

 

 

 

 

 

 

 

 

 

 

 

 

 

 

 

 

 

 

 

 

 

 

 

Примеча11ия:

1.При расчетных температурах ниже 20°С допускае 1ые напряже11ия принимать такими же, как при 20°С , при условии допустимого применения материала при данной температуре.

2.Для промежуточных расчетных . температур стенки допускаемое напряжение определяют линейной интерполяцией с округлением результатов до 0,5 МПа в сторону меньшего значения.

3.При расчетных температурах ниже 200°С сталь марок 12МХ, 12ХМ,. ISXM применять не рекомендуется.

Таблица Е.3 - Допускаемые напряжеция для '{Каропрочных, жаростойких

 

 

коооозионностойких сталей а стенитного класса

 

 

 

расчетная

 

 

 

 

 

 

у

 

 

 

 

 

 

Допускаемое напряжение [cr], МПа, для сталей марок

температура

 

 

 

 

 

 

 

 

 

 

 

 

 

 

 

 

 

 

 

 

 

 

 

 

 

 

стенки сосуда

 

 

 

 

 

 

 

 

08Х18НJОТ

 

 

12Х18НJОТ

 

 

 

 

 

 

 

 

08Х18Н12Т

 

 

12Х18Н12Т

ИЛИ аппарата,

ОЗХ21Н21М4ГБ

 

 

ОЗХ18Н11

ОЗХ17Н14МЗ

 

 

 

 

 

 

08Х17НJЗМ2Т

 

 

JОХ17НJЗМ2Т

 

ос

180

 

 

 

 

 

 

 

08Х17Н15МЗТ

 

 

10Х17Н1ЗМЗТ

 

 

 

 

 

 

 

 

 

 

20

 

160

 

153

 

168

 

 

 

184

 

 

 

100

173

 

 

 

133

 

140

 

156

 

 

 

174

150

171

 

 

 

125

 

130

 

148

 

 

 

168

 

 

200

171

 

 

 

120

 

120

 

140

 

 

160

250

167

 

 

 

115

 

113

132

 

 

154

300

149

 

 

 

112

 

103

123

 

 

148

350

143

 

 

 

108

 

101

113

 

 

144

 

 

 

 

 

 

 

375

141

 

 

107

 

90

108

 

140

400

140

 

 

107

 

87

103

 

137

 

 

 

410

-

 

107

 

83

102

 

136

 

 

 

 

420

-

 

-

 

82

101

 

135

 

 

 

 

 

 

 

430

-

 

-

 

81

100

 

134

 

 

 

 

 

 

 

440

-

 

-

 

81

100

 

133

 

 

 

 

 

 

 

450

-

 

-

 

80

100

 

132

 

 

 

 

 

 

 

 

Примечания:

 

 

 

 

 

 

 

 

 

 

 

 

1.При расчетных температурах выше 20°С допускаемые напряжения принимают такими же, как и при 20°С, при условии допускаемого применения материала при данной температуре.

2.Для промежуточных расчетных температур стенки допускаемое напряжение определяют интерполяцией двух ближайших значений, указанных в таблице, с округлением результатов до 0,5 МПа в сторону меньшего значения.

3.Для поковок из стали марок 12Х18НIОТ, IОХ17Н13М27, 1ОХI7Н13М3Т допускаемые напряжения, приведенные в таблице при температурах до 450°С, умножают на 0,83.

4.Для труб из стали марки ОЗХ21Н21М4ГБ (ЗИ-35) допускаемые

напряжения, приведенные в таблице, умножают на 0,88.

196

 

 

197

ПРИЛОЖЕНИЕ·ж

Мехаш1•1ескне характеристики разл11ч111.1х типов сталей

Таблица,Ж. \ - Механические характеристики для углеродистых и низколегированных сталей

 

 

 

 

 

 

 

 

 

 

 

 

 

 

 

Марка стали и состояние

 

Температура,

 

cr.

1

 

сrт

 

 

 

 

 

атериала

 

 

ос

 

 

МПа

 

 

 

 

 

 

 

 

 

 

 

 

 

 

 

 

 

2

 

 

 

 

 

3

 

 

4

 

 

 

 

 

 

 

 

 

 

 

 

 

 

 

 

 

 

 

 

ВСт.3

 

20

 

 

 

 

 

460

 

 

250

 

 

 

(состояние поковки)

100

 

 

 

 

435

 

 

230

 

 

 

150

 

 

 

 

460

 

 

224

 

 

 

200

 

 

 

 

505

 

 

223

 

 

 

250

 

 

 

 

510

 

 

197

 

 

 

300

 

 

 

 

520

 

 

173

 

 

 

350

 

 

 

 

480

 

 

167

 

 

 

375

 

 

 

 

450

 

 

164

20.20К

 

20

 

 

 

 

 

410

 

 

:Z20

(нормализация 880-900°С)

 

100

 

 

 

 

380

 

 

213

 

 

 

 

 

 

 

 

150

 

 

 

 

425

 

 

209

 

 

 

 

 

 

 

 

 

200

 

 

 

 

460

 

 

204

 

 

250

 

 

 

 

460

 

 

198

 

 

 

 

 

 

 

 

 

300

 

 

 

 

460

 

 

179

 

 

 

350

 

 

 

 

430

 

 

159

 

 

 

375

 

 

 

 

410

 

 

147

30,35

 

 

20

 

.

 

545

 

 

350

(состояние поставки)

 

200

 

 

 

 

590

 

 

313

 

 

 

300

 

 

 

 

592

 

 

207

 

 

 

 

 

 

 

 

 

 

 

 

400

 

 

 

 

512

 

 

187

 

 

 

500

 

 

 

 

365

 

 

154

 

 

 

 

 

 

 

 

 

30Х

 

20

 

 

 

 

 

850

 

 

670

 

 

 

 

 

 

 

(закалка 860°С, ма<;ло

100

 

 

 

 

780

 

 

580

отпуск 500°С)

200

 

 

 

 

790

 

 

560

 

 

 

 

 

 

 

 

300

 

 

 

 

810

 

 

580

40Х

 

20

 

 

 

 

 

 

940

 

 

805

(закалка 820-840°С, масло

200

 

 

 

 

890

 

 

720

отпуск 550°С}

300

 

 

 

 

890

 

 

690

 

 

400

 

 

 

 

700

 

 

620

 

 

500

 

 

 

 

500

 

 

440

·-

----

- --·-

-

..

/lродолжс11ис таблицы Ж.1

 

 

 

 

 

 

 

 

 

 

 

 

 

 

 

r

 

 

 

 

 

 

2

 

 

3

 

 

1

1

 

 

 

 

 

 

 

i

 

 

ЗОХМА

20

 

 

745

 

 

1

 

(закалка 870°С, масло

200

 

 

675

 

 

 

 

1

 

отпуск 650 С)

300

 

 

730

 

 

!

°

 

 

 

 

 

 

 

 

 

 

 

 

 

 

 

 

400

 

 

645

 

 

 

 

 

 

 

 

 

 

500

 

 

510

 

 

 

 

 

 

 

09Г2

 

20

 

 

440

 

 

 

г IОГ2

100

 

 

385

 

 

 

 

 

 

 

 

 

 

200

 

1

439

 

 

1

 

 

 

 

 

 

300

 

 

445

 

 

 

 

 

 

 

 

350

 

 

441

 

 

 

 

 

 

 

 

 

 

375

 

 

425

 

 

 

 

 

 

 

09Г2С

20

 

 

470

 

 

 

 

 

 

 

 

 

 

 

 

 

 

 

16ГС

100

 

 

425

 

 

 

 

 

 

 

 

 

 

200

 

 

439

 

 

 

 

 

 

 

 

 

 

300

 

 

445

 

 

 

 

 

 

 

 

 

 

350

 

 

441

 

 

 

г··--·-·

 

 

 

 

375

 

 

425

 

 

 

 

 

 

 

 

 

 

 

 

-

 

20

 

 

950

 

 

 

 

 

25Х2МФА

 

 

 

 

 

 

 

(нормализация l 000°С,

500

 

 

787

 

 

 

 

 

отпуск 650°С)

525

 

 

713

 

 

 

 

 

 

 

 

 

 

550

 

 

664

 

 

r

 

 

 

 

 

 

 

 

 

 

 

 

 

12МХ

20

 

 

455

 

 

 

(нормализация 920°С,

100

 

 

431

 

 

l

 

отпуск 680°С)

200

 

 

458

 

 

 

 

 

 

 

 

300

 

 

483

 

 

 

 

 

 

 

 

 

 

 

 

 

 

 

 

 

 

400

 

 

458

 

 

 

 

 

 

 

 

500

 

 

405

 

 

 

 

 

 

 

 

 

 

 

 

 

 

 

 

,

4'>

600

565 535 490 435

270

240

222

201 185 165 300 265 247 226

210

199

850

702

674

635

284

268

254

292

257

240

1

;

t 1

1

1

198

1 9 9