Производство настоек и жидких экстрактов включает стадии из |
|
|
мельчен11я и рассева сыр,,я, экстрагирования, очистки извлечений отсrаи |
|
|
ванием 11ли фил1,трацией В производстве экстрактов густых и сухих, экс |
|
|
трактов-"011центратов, максимально очищенных препаратов к вышепере |
|
|
численным стадиям добавляются еще сгущение извлечений и сушка. |
|
|
Типы оборудов ния применяемого для измельчения и рассева сы |
|
|
рья были подробно рассмотрены ранее Специфическим оборудованием в |
|
|
этих производствах являются различные типы экстрак.оров. Все экстрак |
|
|
торы, применяемые в фармацевтическом производстве, могут быть |
клас |
|
сифицированы |
|
|
1)периодического и непрерывного действия, |
|
|
2)прямоточного, противоточного и смешанного действия; |
|
• |
,З)по способу обтекания твёрдых частиц жидкостью (с неподвиж |
|
|
ным слоем твердого материала; механическим перемешиванием; со |
|
|
взвешенным слоем. |
|
|
На предприятиях с малыми объемами производства используются |
|
|
аппараты периодического действия - мацерационные баки и перколяторы |
|
|
Мllцерационный бак представляет собой емкостной аппарат ци линдрической формы с плоским днищем, который оборудован ложным перфорированным дном для укладки фильтрующего материала и сырья; перемешивающим устройством; крышкой; штуцером для слива экстракта и если экстрагирование проводится с принудительной циркуляцией, то в комплект входит циркуляционный насос.
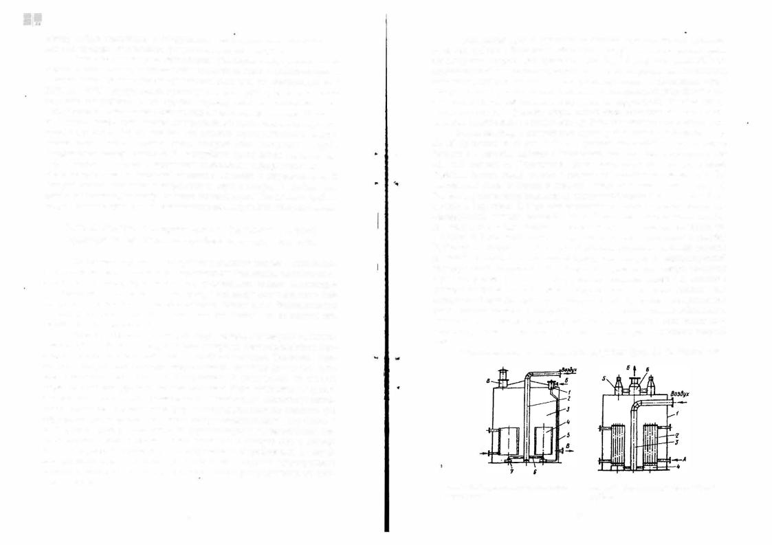
Перколяторы - это емкостные аппараты, которые могут быть ци линдрической или конической формы, с паровой рубашкой или без неё, с опрокидывающимся днищем (рис. 2.35, 2.36). В нижней части перколятора
Рис 2 35 Перколяторы-экстракторы |
Рис 2 36 Перколятор-экстрактор |
1 - ло>1,.ное днище, 2 - фильтрую- |
1 - корпус, 2 - паровая рубашка, 3 - ло>1,. |
щнй материал |
ное дно (решетка), 4 - откидное днище, 5 |
|
- противовес, 6 - штуцер подачи экстра- |
|
гента, 7 - штуцер слива готового экстра - |
|
та, 8 - болты. |
имеется ложное днище в виде перфорированной решётки , которая монти руется между фланцами откидного днища. На решётку укладывают слой фильтрующего материала и сырьё. Экстрагент подают через штуцер в
верхней части аппарата, а экстракт отводят через штуцер в днище Перко ляторы цини11дрической формы более удобны при выгрузке отра601ашюrо
сырья, за10 в конических перколяторах обеспечивается более равномерный процесс зкстраrирования.
Для изготовления мацерационных баков и nерколяторов использу ют высоколегированную сталь, алюминий, боросиликатное стекло, иногда
луженую медь Основным недостатком указанных аппаратов является об разование застойных зон вблизи точек соприкосновения частиц. Стнако в малотоннажных производствах фитопрепаратов широко используют бата
реи из таких экстракторов. |
|
|
Из аппаратов непрерывного действия с механическим перемешива |
нием в |
производстве получили распространение экстракторы шнекового |
типа и барабанного типа.
Шиековый экстрактор (рис. 2.37) представляет собой горизон тальный желоб 1, внутри которого вращается горизонтальный вал 2. На валу укреплены спиральные лопщ:ти 3, и крестовины 4. Сырьё поступает в экстрактор через штуцер 5,
- |
а |
экстрагент |
через штуцер |
||||
|
6. |
Сырьё |
|
и экстрагент |
|||
|
движутся |
|
прямотоком. |
||||
|
Спиральные |
|
лопасти |
||||
|
перемещают |
сырьё вдоль |
|||||
|
желоба. |
На |
лопастях |
||||
|
смонтированы |
скребки |
|||||
|
7,которые приподнимают и |
||||||
|
сбрасывают частицы сырья, |
||||||
|
и |
таким |
образом |
||||
|
перемешивают его в верти- |
||||||
|
кальном |
плоскости. |
с |
||||
|
целью |
интенсификации |
|||||
11 |
процесса экстрагирования в |
||||||
экстрактор |
через |
сопло 8 |
|||||
|
|||||||
Рис 2 37 Шнековый экстрактор |
может подаваться |
острый |
|||||
пар. Для |
улучшения |
кон |
|||||
|
|||||||
такта между сырьем и экстрагентом, последний постоянно перемешивает ся при помощи козырьков 9, приваренных к корпусу аппарата. Э"стракт выводится ю аппарата через сливной штуцер, а отработанное сырье отво дится посредством наклонного элеватора 1О. Стенки ковшей элеватора 11 выполнены в виде сит, через которые из отработанного сырья удаляется экстракт, который выводится из аппарата через шrуцер 12. Эти аппараты надежны и высокопроизводительны, но громоздки, энергоемки и металла-
емки.
Другой разновидностью этих аппаратов является вертuкlt!lьный шнековый экстрактор (рис. 2.38). Он состоит из загрузочной колонны 1, экстракционной колонны 3 и соединяющего шнека 2. Загрузочная и
70 |
71 |
1
'i"
экстракционная колонны представляют собой вертикальные цилиндры, внутри
которых вращаются шнековые валь1.
Между этими цилиндрами расположен горизонтальный шнековый вал, при по мощи которого, сырье из загрузочной колонны передается в экстракционную. Сырье подается в загрузочную колонну сверху и шнеком перемещается по ко
лонне вниз, а далее поступает в экстрак ционную колонну, где шнек перемещает
его вверх. Здесь отработанное сырье отжимается от экстрагента '1 выталкива ется из колонны. Свежий экстрагент непрерывно подается в верхнюю часть экстракционной колонны, где встреча- ется с сырьем обедненным по экстрак-
тивным веществам. По мере продвижения вниз по колонне экстрагент из влекает из сырья действующие вещества. Далее экстрагент перемещается в загрузочную колонну и по мере продвижения верх насыщается экстрак тивными веществами и в виде вытяжки удаляется из колонны. Этот экс трактор работает по принципу противотока.
В производстве фитопрепаратов работают экстракторы и других конструкций: дисковые, барабанные (рис. 2.39), пру:нсинно-лопастиые.
4 |
12 10 S |
3 11 |
|
|
Рис. 2.39. Барабанный экстрактор:
1 - горизонтальный цилиндрический барабан; 2 - передняя крышка; З - задняя крышка; 4 - штуцер для ввода сырья; 5 - бандаж; 6 - опорный. ролик; 7 - зубчатая передача; 8 - червяч ный редуктор; 9 - электродвигатель; 1 О - лопасти; 11 - штуцер для отвода вытяжки и шро та; 12 - тепловая изоляция.
|
|
Хорошо 1арскомсндовали себя з,,стрш:торы, сиаб:,,сеииые РПА. В этом |
||||||||||||||||
|
|
случае оl:уществляется процесс многократ11ой циркуляции сырья и экстра |
||||||||||||||||
|
|
гента при rюмощи РПА. При этом происходит механическое измельчение |
||||||||||||||||
|
|
частиц сырья, а вся смесь подвергается воздействию пульсации и турбули |
||||||||||||||||
|
|
зации. В технологической схеме РПА устанавливается ниже днища экс |
||||||||||||||||
|
|
трактора. Сырье загружается на ложное днище экстрактора и заливается |
||||||||||||||||
|
|
экстрагентом. В РПА жидкая фаза из экстрактора поступает через штуце |
||||||||||||||||
|
|
ры, а сырье·посредством шнека. Из РПА пульпа измельченного сыt1Ья по |
||||||||||||||||
|
|
дается сверху в экстрактор с мешалкой. Экстрагирование с использовани |
||||||||||||||||
|
|
ем РПА применяется в производстве масла облепихи, настоек календулы и |
||||||||||||||||
|
|
валерианы. Время экстрагирования в этих установках сокращается в 1,5-2 |
||||||||||||||||
.. |
• |
раза, а выход БАБ увеличивается. В таких экстр кторах в качестве экстра |
||||||||||||||||
|
||||||||||||||||||
|
|
гентов можно использовать органические вещества: дихлорэтан, хлори |
||||||||||||||||
|
|
стый метилен, а также минеральные и растительные масла. |
|
|
|
|
|
|||||||||||
|
|
|
Аппараты с взвешенным слоем также позволяют интенсифициро |
|||||||||||||||
|
|
вать процесс экстрагирования. |
Аппарат колонного типа с псевдоожижен |
|||||||||||||||
|
|
ным слоем (рис. 2.40), отличаясь простотой устройства и небольшой мае- |
||||||||||||||||
|
|
сой, позволяет значительно ускорить течение процесса с одно1:1ременным |
||||||||||||||||
|
|
|
|
|
s |
увеличением |
степени |
извлечения |
БАВ. |
В |
||||||||
|
|
|
|
|
аппарат снизу непрерывно подается экстрагент, |
|||||||||||||
|
|
|
|
|
|
|||||||||||||
|
|
|
4 |
|
|
который |
|
проходит |
|
через |
|
отверстия |
||||||
|
|
|
|
|
|
распределительной решетки и далее сквозь слой |
||||||||||||
|
|
|
|
|
|
мелко раздробленного сырья с такой скоростью, |
||||||||||||
|
|
|
|
|
|
что |
частицы |
находятся |
|
в |
состоянии |
|||||||
|
|
|
|
|
|
псевдоожижения. |
Экстракт отводится из верхней |
|||||||||||
|
|
|
|
|
|
расширенной части аппарата через кольцевой |
||||||||||||
|
|
|
|
|
|
желоб и штуцер. |
Свежее сырье подается через |
|||||||||||
|
|
|
|
|
|
загрузочную |
трубу непосредственно в |
кипящий |
||||||||||
|
|
|
|
|
|
слой, |
а |
отработанное сырье выводится из |
||||||||||
|
|
|
|
|
|
аппарата |
через |
штуцер |
в |
нижней |
части. |
|||||||
.. |
|
|
|
|
|
Перспективным |
направлением |
в |
создании |
|||||||||
|
|
|
|
|
|
|||||||||||||
|
|
Рис. |
|
|
нный |
оборудования фитохимических производств яв |
||||||||||||
|
|
|
|
ляется применение физических процессов гид |
||||||||||||||
|
|
2.40. |
Коло |
|
|
|
|
|
|
|
|
|
|
|
|
|
||
|
|
экстрактор |
с |
пс евдо |
родинамической кавитации, |
вибрации, |
фильтра |
|||||||||||
|
|
ожиженным |
(кипящим) |
|||||||||||||||
|
|
ции через мембраны, псевдоожижения э"страк |
||||||||||||||||
|
|
слоем: |
|
|
||||||||||||||
|
|
|
|
ционной |
системы |
за счет кипения |
экстрагента |
|||||||||||
|
|
1 - колонна; 2 - штуцер |
||||||||||||||||
|
|
для ввода свежего экстра |
под вакуу |
|
|
|
|
|
|
|
|
|
|
|||||
|
|
гента; 3 - распределитель |
|
|
мом. |
|
|
|
|
|
|
|
|
|
||||
|
|
|
Гидродинамическая |
кавитация |
позво |
|||||||||||||
|
|
ная решетка; |
4 - |
кольце |
ляет |
интенсифицировать процесс массопереда |
||||||||||||
|
|
вой желоб; 5 - штуцер для |
||||||||||||||||
|
|
чи. Этот способ заключается в том, |
что измель- |
|||||||||||||||
|
|
отвода вытяжки; 6 - шту |
||||||||||||||||
|
|
|
|
|
|
|
|
|
|
|
|
|
|
|
||||
|
|
цер для отвода шрота; 7 - |
ченное растительное сырье укладывается в экс |
|||||||||||||||
|
|
Зf,Грузочная труба Аf!Я рас- |
трактор в |
пакетах из фильтрующего |
материала, |
а |
||||||||||||
|
|
|
|
|
|
|
|
|
|
|
|
|
|
|
||||
|
|
тительноrо сырья |
|
рециркуляцию экстрагента проводят при помо |
||||||||||||||
|
|
|
|
|
|
|||||||||||||
|
|
щи насоса через так называемые кавитационные генераторы |
(гидродина |
|||||||||||||||
|
|
мический, ультр вуковой, импульсно-вихревой, |
электромагнитный). По- |
|||||||||||||||
72 |
73 |
ложителы1ым в этом способе является то, что для реализации,этих процес сов можно использовать имеющееся экстракционное оборудование, а так же отсутствие в экстракторах механических перемешивающих устройств, Перспективным является и<;лользование вибрацио1111ых м11огофутщио ш111ы1ых шm11р11тов, позволяющих в едином рабочем объеме проводить несколько технолоrичес1_5их процессов: растворение,. кристаллизацию, упа ривание, фильтрацию, очистку экстрактов от остаточного количества экст рагента; кондуктивную сушку и измельчение в виброкипящем слое. Ос новным преимуществом данных аппаратов являются:- отсутствие переме шивающих устройств в рабочем объеме; отсутствие газового теплоносите ля; полная герметизация рабочего объема, за счет чего потери продукта
сокращаются до минимума; сокращение времени технологического про цесса; эк шоrическая чистота; низкий уровень энергозатрат.
Полученные изв)lечения в фитохимическом производстве· подвер гаются концентрированию. Широкое применение нашли прямоточный
роторный испаритель, циркуляционный вакуум-выпарной аппарат «Simax» и пенный испаритель, потому что они характеризуются ках высокоэффек тивные, надежные, малоэнерrоемкие и удобные в обслуживании.
Роториый прямоточный испаритель (рис. 2.41) состоит из верти |
||
|
кального цилиндрического корпуса I с паровой |
|
|
рубашкой 2. В центре аппарата расположен ро |
|
|
тор 3, который представляет собой вертикаль |
|
Выт |
ный вал с зз,крепленными на нем скребками 4. |
|
Вытяжка, поступающая на сгущение (концен |
||
|
||
|
трирование) подается через штуцер 5 в верхнюю |
|
|
часть аппара:rа в ра,спределительное кольцо 6, из |
|
|
которого вьщ:кает в виде многочисленных стру |
|
|
ек, которь1е стекают на скребки. Скребки раз |
|
|
брызгивают вытяжку на стенки аппарата, по ко |
|
|
торым она сtекает тонкой пленкой. Стенки ап |
|
|
парата обогреваются и за счет этого тепла идет |
|
|
испарение экстрагента из вытяжки. Ко центри |
|
|
рованная (сгущенная) вытяжка скребками сни- |
|
Рис. 2.41. Роторный |
мается со стенок и сбрасывается в кон11чекую |
|
прямоточный испарите:Л1. |
камеру внизу испарителя, из которой она через |
|
штуцер 7 отводится из аппарата. Роторныii ис паритель работает и под вакуумом, и под атмосферным давлением.
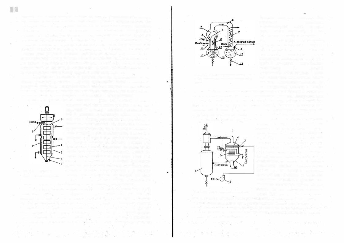
Циркуляционный вакуум-выпарной ttnnapain ((Simax>> (рис. 2.42)
также может работать под вакуумом и· под атмосферным. давлением. Со ставные части аппарата изготовлены из боросиликатноrо стекла, поэтому все стадии процесса можно контролировать визуально. Вытяжка, которая подлежит концентрированию, закачивается в колбу-приемник l при по мощи вакуума через штуцер 2 до уровня верхнего края спиралей калори фера 3. В калорифер через патрубок 4 подается rреющий пар, а конденсат из калорифера вr:.1водится по патрубку 5. В зоне калорифера происходит
••
•
••
..
|
быстрое вскипание вытяжки. Она |
||||||
|
переходит |
в |
|
состояние |
|||
|
парожидкостной |
смеси, |
|
которая |
|||
|
через узкую горловину 6 вы |
||||||
|
брасывается в колбу-расширитель 7. |
||||||
|
Здесь |
происходит |
интенсивная |
||||
|
циркуляция парожидкостной смеси с |
||||||
|
образованием |
хорошо |
|
рювитой |
|||
|
поверхности |
испарения. |
Пары |
||||
|
экстрагента поднимаются вверх и по |
||||||
|
трубе 8 поступают в холодильник |
||||||
|
конденсатор |
9, |
|
|
который |
||
Рис. 2.42. Схема циркуляционного ва |
представля·етсобой змеевик. JЗ каче |
||||||
стве хладагента используется холод |
|||||||
куум-выпарного аппарата фирмы «Си- |
|||||||
ная вода. Сконденсировавшиеся па |
|||||||
макс» |
|||||||
|
ры экстрагента стекают в колбу |
||||||
приемник I О, из которой экстрагент выводится через штуцер 11 |
|
после то |
|||||
го, как в системе устанавливается атмосферное давление. Неисцарившаяся вытяжка из колбы-расширителя по зазору 12 между циркуляционной тру бой 13 и стенками аппарата спускается в колбу-приемник. И процес.с упа ривания повторяется. Упариваемая вытяжка циркулирует в системе до тех пор, пока не будет получен заданный конечный объем вытяжки.
Пенный испаритель (рис. 2.43) широко применяется для концен- трирования водных извлечений, по скольку его· конструкция не преду сматривает конденсацию вторичного пара. Установка состоит из рабочей емкости 1, в которую загружается ис ходная вытяжка. Посредством насоса 2 вытяжка через патрубок 3 подается на распределительное устройство 4 в испарительную камеру 5. В камере размещена система горизонтальных трубок 6, по которым проходит. греющий пар. Вытяжка из распреде лительного устройства орошает по верхность разогретых трубок, распре
Рис. 2.43. Схема п нноrо испарителя |
деляясь по их поверхности тонким |
|
слоем. При этом она мгновенно вски |
||
|
пает и пенится, образуя большую поверхность испарения. Чтобы ускорить
процесс испарен1:1я В,!Iаги через испарительную камеру при помощи венти ляrора пропускается воздух, который уносит с собой испарившуюся влагу.
Аппарат удобен и надежен в эксплуатации, высокоэффективен и характе ризуется малой энергоемкостью.
74 |
75 |
В 11роизводстве многих лекарственных препаратов выделение их из растворов 11ысу1111ша1111см, является заключительной стадией получения готового продукта, поэтому условия проведения данной операции в боль
шой мере влияют на качество препаратов. Высушивание очищенных вы тяжек может проводиться как без предварительного концентрирования растворов, так и с предварительным концентрированием. В первом случае сушка осуществляется в распыл11тельных сушилках и в сушилках со слоем
инертных кипящих тел.
В рltсnылительиых cyuutЛкax жидкая вытяжка распыляется в виде мелкодисперсных капель в рабочей камере. Навстречу падающим каплям в нижней части рабочей камеры подается rарячий воздух с температурой
150-200°С. Влага испаряется, а высушенный продукт с температурой 50600С падает в приемник сушилки и выгружается.
Уста11овка по обе1воживанию водных растворов и экстрактов в кипящем слое инертной насадки производительностью 80 кг/ч по испа ряемой влаге (рис. 2.44) была разработана Санкт-Петербургским НПО
Рис. 2.44. Схема промышленной установки для обезвоживания растворов и экстрак тов в слое инертных кипящих тел:
1 - аппарат кнп.ящего слоя; 2 - паровой калорифер; 3 - элсктрокалорнфер: 4, 5 - высокона порные вентнл.яторы; 6- циклоны; 7 - ткане11Ые фильтры; 8, 9 - резервуары для хранения раствора и воды; 1 О - насос-дозатор; 11 - ц ентробежный насос; 12 - возд) шный фильтр; 13 - фильтр тон -ой очистки; 14 -возду:-.ораспределнтельная решетка; 15 - форсунка; 16-..сбор ник готового продукта; 17, 18-системы воздуховодов, 19инертные тела.
«Прогресс». Одним из преи:¼уществ этих аппаратов является полифунк циональность, т.е. вьiполнение в одном аппарате нескольких операций: выпаривания, сушки, измеJ.Jьчения, просеивания, для каж.: .ой из которых требуется технологический аппарат. Кроме этого, сушка растворов в ки пящем слое позволяет получить мелкодисперсный порошок. Обезвожива ние растворов происходит следующим образом. В аппарат плотно загру жают инертные тела (фторопластовые цилиндрики), а в сборник исходного раствора заливают подлежащий обезвоживанию раствор (зкстракт) и всю систему герметизируют. Предварительно очищенный воздух подается вен тилятором в паровой калорифер и далее в секции электрокалорифера, в ре
зультате чего разогревается до температуры l 10-I45°C (в зависимости от препарата). После нагрева инертных тел до температуры порядка I00°C
|
|
вклю< асн;я насос-дозатор, который из сборника подает раствор в механи |
||||||
|
|
ческую форсунку. Форсунка расположена внутри слоя инертных тел на |
||||||
|
|
высоте 300 мм от решетки. Механическая форсунка с тангенциальным за |
||||||
|
|
вихритслсм обеспечивает тонкое и равномерное распыление. |
Раствор, вы |
|||||
|
|
ходя из форсунки, орошает нагретые инертные тела. При этом влага испа |
||||||
|
|
ряется, а обезвоженный готовый продукт покрывает тонким слоем инерт |
||||||
|
|
ные тела. В результате соударения тел, пленка готового продукта разруша |
||||||
|
|
ется, частички осаждаются, а поток воздуха вместе с частицами го'rового |
||||||
|
|
продукта поступает в батарею циклонов и далее в рукавный фильтр. Воз |
||||||
|
|
дух нагнетается двумя вентиляторами, каждый из которых преодолевает |
||||||
|
|
половину сопротивления тракта, поэтому вся система трубопроводов, по |
||||||
• |
• |
которым проходит высушенное вещесtво, находится под разрежением, |
||||||
|
|
благодаря чему предотвращается выброс пыли· в рабочее помещение. В |
||||||
|
|
цилиндрической части аппарата на расстоянии 550-бSОмм от воздухорас |
||||||
|
|
пределительного устройства установлены два ролика, на которые натянуто |
||||||
|
|
по семь струн из стальной проволоки диаметром 1 |
мм. Струны способст |
|||||
|
|
вуют ускоренному обновлению поверхности инертных тел, то есть интен |
||||||
|
|
сифицируют процесс отделения высушенного продукта. |
|
|||||
|
|
|
В случае предварительной концентрации растворов (экстрактов) |
|||||
|
|
сушку проводят в вакуум сушмьных шкафах. Сгущенная вытяжка тон |
||||||
|
|
ким слоем наносится на противни, которые помещаются в сушильный |
||||||
|
|
шкаф. Сушку проводят под вакуумом (0.07-0.08 МПа). В процессе сушки |
||||||
|
|
объем продукта увеличивается в несколько десятков раз. Эту рыхлую и |
||||||
|
|
легкую массу в виде коржей размалывают в шаровой мельнице. Высуши |
||||||
|
|
вание проводят так же в барабант,,х вакуум-сушмках. Сгущенная вы |
||||||
|
|
тяжка подается потоко между барабанами, которые вращаются навстречу |
||||||
|
|
друг другу. Барабаны ,обогреваются изнутри. На поверхности барабанов |
||||||
|
|
образуется тонкая корочка продукта, которая затем размалывается. |
||||||
|
|
|
Из жидкого состояния высушивание может проводиться в субли |
|||||
|
|
|
|
|
мационных (лиофмьных, молекуляр |
|||
|
|
|
|
|
ных) |
су111мках. |
Процесс сублимации |
|
• |
|
|
|
|
используется в тех случаях, когда пре |
|||
|
|
|
|
|
||||
|
|
|
|
|
параты термолабильны. Процесс суб |
|||
... |
|
|
|
|
лимационной сушки состоит из трех |
|||
|
|
|
|
|
фаз: предварительного замораживания, |
|||
|
|
|
|
|
сублимации льда; удаление образовав |
|||
|
|
|
|
|
||||
|
|
|
|
|
шегося пара при температуре выше |
|||
|
|
|
|
|
0°С. Типовая схема установки для суб |
|||
|
|
|
|
|
лимационной сушки приведена на рис. |
|||
|
|
|
|
|
2.45. Установка состоит из сублимаци |
|||
|
|
|
|
|
онной камеры 1, конденсатора 2, кото |
|||
|
|
|
|
|
рый охлаждается холодильной маши |
|||
|
|
|
|
|
ной 3 и 4, двухступенчатого вакуум |
|||
|
|
Рис. 2.45. Схема установки для |
насоса 7 и диффузионного насоса 8. |
|||||
|
|
сублимационной сушки |
Все |
аппараты |
установки |
соединены |
||
76 |
77 |
|
между собою клапанами и оборудованы регулирующими устройствами для поддержания на заданном уровне температуры и вакуума.
Флаконы или ампулы, заполненные раствором лекарственного 11ре парата, в специальных кассетах устанавливают на nолке 9 сублимационной камеры. Здесь происходит замораживание растворов до температуры от -
20°С ДО -70°С. Внутри полок проходит два ряда трубок, по одним из них подается хладоагент, а по другим горячая вода из теплообменника нагревателя 6. Хладоагент охлаждается в холодильной машине. В сублн мационtюй камере при помощи диффузионного насоса создается глубокий вакуум (до 0.013 Па). Из камеры при помощи двухступенчатого вакуум насоса откачиваются водяные пары, которые затем поступают в трубы конденсатора-вымораживателя. В межтрубном пространстве конденсатора циркулирует хладоаrент. Конденсатор включается в циркуляционный кон тур с испарителем холодильной машины и соединен с вакуум-насосом 5, который откачивает неконденсирующиеся пары и воздух. В трубках кон денсатора происходит замораживание водяных паров. Как правило работа ет два конденсатора: один на размораживание, а другой на замораживание.
2.12. Оборудование производства фармацевтических препаратов на основе микробиологического синтеза
Основное направление микробиологического синтеза - использова |
|||
ние клеток микроорганизмов для производства ферментов, антибиотиков, |
|||
витаминов, алкалоидов, аминокислот, органических кислот, полисахари |
|||
дов. Процессы, протекающие в аппаратуре для микробиологического син |
|||
теза, отличаются повышенной сложностью, потому что в |
биохимическом |
||
|
е |
организмы, реакция которых на |
изменение сре |
синтезе участвуют живы |
|||
ды обитания непредсказуема. |
|
||
На стадии основного процесса ферментации используют специаль |
|||
ные аппараты - ферментаторы. В этих аппаратах идет выращивание био |
|||
массы и получение ее метаболитов в аэробны условиях. Основным пара |
|||
метром, который характеризует эффективность аэробных процессов, явля |
|||
ется поверхность контакта газа с жидкостью. В зависимости от способа |
|||
создания этой поверхности газо:нсидкостные фер.11ентаторы подразде |
|||
ляются щ, три группы: |
эрлифтные; с механическим диспергированием |
||
газа и струйные. В зрлифтных ферментаторах поверхность контакта фаз |
|||
образуется при введении газа через газораспределительное устройство в |
|||
слой циркулирующей жидкости. В ферментаторах с механическим дис |
|||
пергированием газа |
перемешивание вводимого в аппарат газа с культу |
||
ральной жидкостью |
производится специальными устройствами. В струй |
||
ных ферментаторах |
производится эжекция газа струями |
культуральной |
|
жидкости, которая при помощи системы насадоК' распределяете.я по сече- |
|||
нию аппарата. |
|
|
|
Фер.11е11пштор1,1 с зрлифт11ы.11 тtтом пере.111еu1uщ11111н применя ются для работы с большими объе 1ами и когда в качестве газовой фазы используется воздух. Эти ферментаторы характеризуются высокои'"'жс плуатационной надежностью, поскольку в их конструкции нет подвижных элементов, требующих специальных узлов герметизации (сальники, торце вые уплотнения), в них можно размещать теплообменные устройства с nо верхностыо большой площади и при этом не нарушаются условия цирку ляции жидкости. К ферментаторам такого типа относятся аппаратьt с кю ветными аэраторами; с эрлифтнымн трубами; с желобчатыми барботерами
Фермеитатор с юоветиы.ми юpamopttмu (или зрлифтиыми тру баJ11и) представлен на рис. 2.46. Он представляет собой цилиндрическую
• емкость 3 с плоским днищем и конической крышкой. Внутри емкости раз мещены кюветы 4. Количество кювет может быть от трех до восьми. Двойные стенки кювет служат в качестве теплообменных элементов. Ох лаждающая вода вводится в полости между стенками через штуцер А. Воздух в ферментатор подается по центральной трубе 2, а по трубам 6 по ступает в барботеры 7. Барботер представляет низкую коробку, между ци линдрической стенкой которой и нижней крышкой имеется узкая кольце вая щель для выхода воздуха. Питательная среда и засевной материал че рез штуцер Б подаются в бачок I и далее по трубам 5 поступают в коробку барботера 7. Воздух при выходе из барботера поднимается вверх, увлекая за собой в кюветы питательную среду, смешанную с циркулирующей культуральной жидкостью. На выходе из ферментатора воздух проходит через сепаратор 8, где из него удаляются капельки жидкости. Биомасса выходит из ферментатора через штуцер В. Каждая из кювет работает как затопленный эрлифт. При подаче воздуха в ней образуется газожидкостная
смесь, rазосодержание в которой больше, чем газосодержание в биомассе в межкюветном пространстве аппарата. Вследствие этого в зоне кювет про
исходит циркуляция суспензии, которая препятствует осаждению твердой
фазы.
Фер.111е11татор с зрлифтными трубами (рис. 2.47). Чтобы избе-
•
А
Рис. 2.46. Ферментатор с кюветными |
Рис. 2.47. Ферментатор с эрлифтными |
аэраторами |
трубами |
78 |
79 |
|