16
Оборудование: приспособление для сверления лунки с перовым сверлом (угол заточки 2α=1500, диаметр d=10 мм), накладной вертикальный микроскоп МПБ-2 с объективом 2х, окуляр-микрометр МОВ-1-15х.
Материалы: образцы с испытуемым материалом на древесной подложке.
Рисунок 5 - Схема накладного вертикального микроскопа.
Порядок выполнения работы
1.На образце, вращая сверло в приспособлении для сверления, получить лунку глубиной 1…1,5 мм.
2.Микроскоп установить над лункой так, чтобы был обеспечен боковой подсвет (естественный или искусственный) и в поле зрения окуляра микрометра была видна проекция одной поверхности лунки. Эта часть лунки не должна выходить за пределы измерительной шкалы микроскопа.
17
3.Винтовой окулярный микрометр установить так, чтобы одна из визирных линий перекрестия была расположена по касательной к внутреннему краю среза (на поверхности древесины), (рисунок 6, а). Снять по-
казания А1 (сотни – по шкале в зоне наблюдения лунки, десятки и единицы – по барабану окулярного микрометра).
Рисунок 6 - Схема измерения показателей толщины покрытия:
а– первый замер; б – второй замер
4.Не сдвигая микроскопа, вращая барабан, визирную нить переместить и установить по касательной к наружному краю (поверхности покрытия) среза, (рисунок 6, б). Зафиксировать показания барабана.
5.По разности отсчетов найти величину L = A1 - A2 .
18
6.Образец переместить так, чтобы в поле зрения микроскопа оказалась диаметрально противоположная сторона лунки. Измерения повторить, определяя величину горизонтальной проекции L2 А1/ А2/ .
7.Если разность значений L1 и L2 превышает 10 % от меньшего значения, то результаты измерения произвести на других диаметрально противоположных сторонах среза покрытия.
8.Для определения толщины покрытия на образце необходимо сделать измерения не менее чем на трех участках.
Вычислить толщину покрытия (мкм) по формуле
h |
L1 L2 |
Еctg α, |
(5) |
|
2 |
||||
|
|
|
где Е=2,27 мкм/дел – цена деления окулярного микрометра, сtg α= сtg 750=0,277 – сtg половины угла заточки сверла.
Результаты расчетов свести в таблицу 4.
Таблица 4 Результаты измерения толщины непрозрачных покрытий на древесине
№ |
|
Показания окулярного микрометра |
|
Разность |
Толщина |
||||||
участка |
|
|
|
в делениях барабана |
|
показаний |
покрытия h, |
||||
|
А1 |
|
А2 |
|
L1 |
А/ |
А/ |
|
L2 |
L = L1 - L2 |
мкм |
|
|
|
|
|
|
1 |
2 |
|
|
|
|
|
|
|
|
|
|
|
|
|
|
|
|
1 |
2 |
|
3 |
|
4 |
5 |
6 |
|
7 |
8 |
9 |
|
|
|
|
|
|
|
|
|
|
|
|
|
|
|
|
|
|
|
|
|
|
|
|
ЛАБОРАТОРНАЯ РАБОТА № 6 Определение толщины прозрачных покрытий
Толщина прозрачного покрытия неразрывно связана с его декоративными свойствами, прочностью, расходом материала. Так, слишком тонкие покрытия с течением времени теряют первоначальные декоративные свойства, толстые пленки хрупки. Необоснованное увеличение толщины пленки ведет к перерасходу лакокрасочного материала.
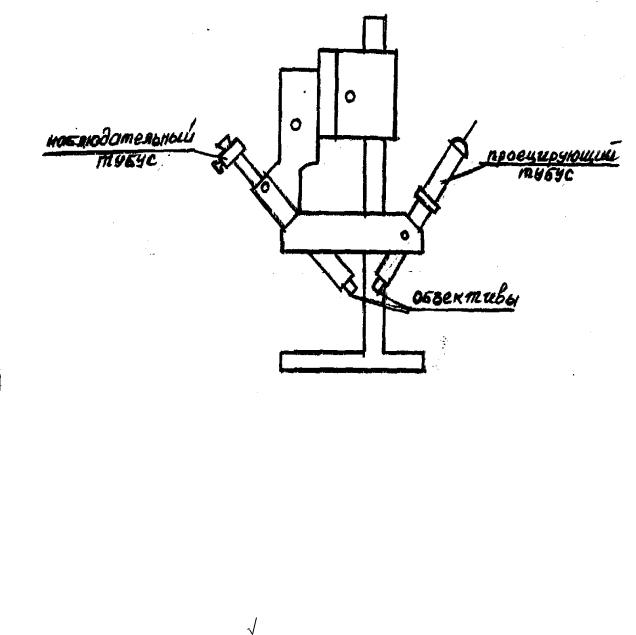
Толщина прозрачного покрытия определяется оптическим методом с помощью двойного микроскопа МИС-11, схема которого указана на рисунке
7.
Микроскоп состоит из двух тубусов: проецирующего и наблюдательного, расположенных под углом 450 к исследуемой поверхности. Из проецирующего тубуса на поверхность покрытия направляется узкий луч света, который можно видеть в наблюдательный тубус. При этом в окуляре появляют-
19
ся две световые полосы, так как отражения световых лучей от древесины и лаковой пленки направлены под разными углами.
Рисунок 7 - Схема двойного микроскопа МИС-11
Луч, выходящий из проецирующего (осветительного) тубуса, частично сразу отражается от поверхности лаковой пленки, частично проходит сквозь покрытие (преломляется), достигает поверхности подложки, отражается от нее, вновь возвращается в покрытие (где снова преломляется) и выходит наружу (рисунок 8).
Расстояние L между двумя лучами зависит от толщины покрытия h. Измерив L, толщину покрытия можно найти по формуле
|
5 |
|
|
|
|
|
h L |
|
2n2 1 , мкм, |
(6) |
|||
N |
||||||
|
|
|
|
|
||
где N – увеличение объектива микроскопа; n – показатель преломления лака.
Объектив микроскопа выбирается в зависимости от предполагаемой толщины испытуемого покрытия по таблице 5.
20
Рисунок 8 - Схема измерения толщины прозрачного покрытия
|
|
Таблица 5 |
|
Объективы МИС-11 |
|
|
|
|
Шифр объектива |
Увеличение объектива |
Толщина покрытия |
1 |
2 |
3 |
ОС-39 |
5,9х |
90-500 |
ОС-40 |
10,6х |
25-90 |
Показатели преломления различных материалов:
-нитроцеллюлозные лаки – 1,53;
-полиэфирные парафиносодержащие – 1,56;
-беспарафиновые – 1,52-1,53;
-уретановые – 1,56.
Величина А N5 
2n2 рассчитана и приведена в таблице 6.