Материал: 3673

Внимание! Если размещение файла нарушает Ваши авторские права, то обязательно сообщите нам

16

микрометра была видна проекция одной поверхности лунки. Эта часть лунки не должна выходить за пределы измерительной шкалы микроскопа.

3.Винтовой окулярный микрометр установить так, чтобы одна из визирных линий перекрестия была расположена по касательной к внутреннему краю среза (на поверхности древесины), (рис. 6, а). Снять показа-

ния А1 (сотни – по шкале в зоне наблюдения лунки, десятки и единицы

– по барабану окулярного микрометра).

Рис. 6 Схема измерения показателей толщины покрытия: а – первый замер; б – второй замер

17

4.Не сдвигая микроскопа, вращая барабан, визирную нить переместить и установить по касательной к наружному краю (поверхности покрытия) среза, (рис. 6, б). Зафиксировать показания барабана.

5.По разности отсчетов найти величину L = A1 - A2 .

6.Образец переместить так, чтобы в поле зрения микроскопа оказалась диаметрально противоположная сторона лунки. Измерения повторить,

определяя величину горизонтальной проекции

L

А/

А/ .

 

2

1

2

7.Если разность значений L1 и L2 превышает 10 % от меньшего значения, то результаты измерения произвести на других диаметрально противоположных сторонах среза покрытия.

8.Для определения толщины покрытия на образце необходимо сделать измерения не менее чем на трех участках.

Вычислить толщину покрытия (мкм) по формуле

h

L1 L2

Еctg α,

(5)

2

 

 

 

где Е=2,27 мкм/дел – цена деления окулярного микрометра, сtg α= сtg 750=0,277 – сtg половины угла заточки сверла.

Результаты расчетов свести в табл. 4.

Таблица 4 Результаты измерения толщины непрозрачных покрытий на древесине

 

Показания окулярного микрометра

 

Разность

Толщина

участка

 

 

 

в делениях барабана

 

 

 

показаний

покрытия h,

 

А1

 

А2

 

L1

А/

 

А/

 

L2

L = L1 - L2

мкм

 

 

 

 

 

 

1

 

2

 

 

 

 

 

 

 

 

 

 

 

 

 

 

 

 

 

1

2

 

3

 

4

5

 

6

 

7

8

9

 

 

 

 

 

 

 

 

 

 

 

 

 

 

 

 

 

 

 

 

 

 

 

 

 

 

ЛАБОРАТОРНАЯ РАБОТА № 6 Определение толщины прозрачных покрытий

Толщина прозрачного покрытия неразрывно связана с его декоративными свойствами, прочностью, расходом материала. Так, слишком тонкие покрытия с течением времени теряют первоначальные декоративные свойства, толстые пленки хрупки. Необоснованное увеличение толщины пленки ведет к перерасходу лакокрасочного материала.

18

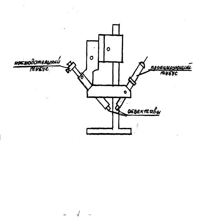
Толщина прозрачного покрытия определяется оптическим методом с помощью двойного микроскопа МИС-11, схема которого указана на рис. 7.

Микроскоп состоит из двух тубусов: проецирующего и наблюдательного, расположенных под углом 450 к исследуемой поверхности. Из проецирующего тубуса на поверхность покрытия направляется узкий луч света, который можно видеть в наблюдательный тубус. При этом в окуляре появляются две световые полосы, так как отражения световых лучей от древесины и лаковой пленки направлены под разными углами.

Рис. 7 Схема двойного микроскопа МИС-11

Луч, выходящий из проецирующего (осветительного) тубуса, частично сразу отражается от поверхности лаковой пленки, частично проходит сквозь покрытие (преломляется), достигает поверхности подложки, отражается от нее, вновь возвращается в покрытие (где снова преломляется) и выходит наружу (рис. 8).

Расстояние L между двумя лучами зависит от толщины покрытия h. Измерив L, толщину покрытия можно найти по формуле

 

5

 

 

 

 

h L

 

2n2 1 , мкм,

(6)

N

 

 

 

 

 

где N – увеличение объектива микроскопа;

19

n – показатель преломления лака.

Объектив микроскопа выбирается в зависимости от предполагаемой толщины испытуемого покрытия по табл. 5.

Рис. 8 Схема измерения толщины прозрачного покрытия

 

 

Таблица 5

 

Объективы МИС-11

 

 

 

 

Шифр объектива

Увеличение объектива

Толщина покрытия

1

2

3

ОС-39

5,9х

90-500

ОС-40

10,6х

25-90

Показатели преломления различных материалов:

-нитроцеллюлозные лаки – 1,53;

-полиэфирные парафиносодержащие – 1,56;

20

-беспарафиновые – 1,52-1,53;

-уретановые – 1,56.

 

5

 

 

Величина А

 

2n2

 

 

N

 

 

 

рассчитана и приведена в табл. 6.

Таблица 6

Значения величины А

Показатели преломления

Объектив ОС-39

Объектив ОС-40

1

2

3

1,52

1,617

0,894

1,53

1,631

0,902

1,56

1,671

0,924

Для получения достоверных значений на одном образце выполняется не менее трех замеров в разных точках образца. Расстояние между точками составляет 5-10 мм. Полученное среднее значение представляют по формуле для определения толщины пленки.

Цель работы: определить толщину лакокрасочной прозрачной пленки оптическим методом.

Оборудование: микроскоп МИС-11.

Материалы: образцы с прозрачными покрытиями различных групп.

Порядок выполнения работы

1.Образец разместить на предметный столик микроскопа так, чтобы световой луч, проецируемый на поверхность, был перпендикулярен волокнам древесины.

2.Поворотом окуляр-микрометра установить его горизонтальную нить параллельно изображению световых полос.

3.Горизонтальную нить установить на нижнюю границу нижней световой полосы (рис. 9, а) и снять показания L1 окуляр-микрометром (в делениях шкалы барабана).

4.Вращением барабана нить переместить до совпадения с нижней границей верхней световой полосы (рис. 9, б). Зафиксировать значение L2.

5.Вычислить L = L1 - L2. Произвести аналогичные вышеописанные действия еще в двух точках поверхности покрытия.

6.Результаты измерений и вычислений свести в табл. 7.

Таблица 7