Материал: 1550

Внимание! Если размещение файла нарушает Ваши авторские права, то обязательно сообщите нам

11

Задача № 3

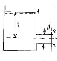
При закрытом положении крана манометр, установленный на короткой трубе перед краном, показывает давление Рм = 1,7 атм. При открытом кране показания манометра Рм = 0,1 атм. Пренебрегая гидравлическим сопротивлением, определить среднюю скорость V и расход Q воды, если внут – рений диаметр d = 20 мм.

Решение. 1. Давление воды при закрытом кране Р = γ Н:

Н = Р/γ = 1,7 атм / 0,1 атм = 1,7 кг/см2/ 0,001 кг/см2 = 17 м.

2.При открытом кране Z1= Н; V = 0; Р1 = Ратм; Р2 = Рм + Ратм;

Z1+P1/γ+ α V21/2q = Z2+P2/γ + α V22/2q + hw; V2 = (Н – Р1/γ)2q = (17 – 1) 2 * 9,81 = 17,7 м/с;

Q = ω V = (П d2/4) V = (3,14 * 0,022/4)17,7 = 0,0055 м3/с.

Задача № 4

Определить предельную высоту расположения оси центробежного насоса над уровнем воды в колодце. Зная расход насоса Q = 30 л/с, диаметр всасывания трубы

d = 150 мм, вакуум, создаваемый насосом, Рвак = 6.8 м и потери напора во всасывающей трубе hw = 1,0 м.

Решение.

О + P1/γ + α V21/2q = hп + P2/γ + α V22/2q + hw;

Отсюда hп = (Ра – Р1) / γ = 6,8 м; скорость воды в колодце равна 0. Следовательно, основная формула для определения высоты расположения центробежного насоса от воды:

V = Q / ω = 0,030 * 4 / 3,14 * 0,152 = 1,7 м/с, при ω = П d2/4; μ V2/2q = 1,1 * 1,72 / 2 * 9,81 = 0,16 м.

hп = 6,8 – 0,16 – 1,0 = 5,64 м.

12

1.5. Истечение жидкости через отверстия и насадки

Задача № 1

Определить расход воды через круглое незатопленное отверстие в тонкой стенке, если диаметр отверстия d = 0,1 м, глубина погружения его центра под свободной поверхностью Н = 3,5 м. Скорость подхода V = 0,45 м/с, сжатие совершенное (μ = 0,62).

Решение. Расход определяется по формуле Q = μω√2qНо, где μ = 0,62;

ω = П d2/4 = 0,785 * 0,12 = 0,0078 м2; 2q = 19,62; Но = Н + V21/2q = 3,5 + 0,452 * 19,62 = 3,51 м.

Следовательно, Q = 0,62 * 0,0078 19,62 * 3,51 = 0,04 м3/с.

Задача № 2

Определить размеры затопленного отверстия квадратной формы, расположенного у самого дна водораздельной стенки. Напор воды в верхнем бьефе Н1 = 4 м, в нижнем Н2 = 1 м. Расход воды Q = 1,5 м3/с. Коэффициент расхода μ = 0,69.

Решение. Из формулы Q = μω√2q (Н1 – Н2) находим

ω = Q / μ√2q (Н1 – Н2) = 1,5 / 0,6919,62 * 3 = 0,28 м2; так как ω = а2, то а = 0,28 = 0,53 м.

Задача № 3

Определить расход воды через квадратное затопленное отверстие со сторонами а = 0,25 м, если глубина погружения центра отверстия под свободной поверхностью с напорной стороны Н1 = 4,0 м и с низовой стороны Н2 = 2,5 м. Скоростью подхода пренебречь.

Решение. Находим разность Z = Н1 – Н2 = 4,0 – 2,5 = 1,5 м.

13

Определим расход Q = μω√2q (Н1 – Н2) = 0,62 * 0,0625 19,62 * * 1,5 = 0,21 м3/с.

Задача № 4

Определить расход воды, вытекающей изпод щита, который перекрывает канал прямоугольного сечения. Шириня канала в = 3 м, глубина воды в канале h = 2,5 м. Щит поднят на высоту а = 1 м, скорость подхода воды V = 4 м/с; μ = 0,85; α = 1,1.

Решение. Используем формулу Q = μω√2qН0,

где Н0 = Н + α V2/2q = 2,0 + 1,1 * 42 = 2,9 м, т.к. Н = h – 1 / 2а = 2,5 – 0,5 = 2,0 м,

Q = 0,85 * 3,0 19,62 * 2,9 = 19,2 м3/с.

Задача № 5

Плотина имеет цилиндрический незатопленный водослив. Диаметр водоспуска d = 0,5 м, длина 1 = 3,0 м, напор над центром Н = 2,5 м. Скоростью подхода пренебречь. Определить расход воды через водоспуск.

Решение. Принимаем коэффициент расхода μ = 0,82 (цилиндрический насадок 1 = 6 d). Расход определим по формуле Q = μω√2qН, где

ω = П d2/4 = 0,785 * 0,52 = 0,196 м2,

тогда: Q = 0,82 * 0,196 19,62 * 2,5 = 7,88 м2.

Задача № 6

Определить диаметр круглого водоспуска, устроенного в теле плотины для пропуска Q = 8,5 м3/с при напоре над осью трубы Н = 5 м. Длина водоспуска 4,5 м; μ = 0,82.

Решение. Используем формулу Q = μω√2qН, т.к. ω = П d2/4,

тогда: П d2/4 = Q/μ√2qН; d = 4 * 8,5/3,14 * 0,82 2 * 9,81 * 5,0 = 1,15 м.

14

Задача № 7

Определить расход воды в трубе, если Потери напора на входе в трубу и на трение по длине Σ hw = 4,0 м. Напор в резервуаре Н = 6,5 м; α = 1,1; d = 200 мм.

Решение. Q = ω V, скорость находим из уравнения Д. Бернулли: Z1+P1/γ+ α V21/2q = Z2+P2/γ + α V22/2q + hw; Н = α V22/2q + hw;

V2= (Н - Σhw)2q/α = (6,5 – 4,0) 2 * 9,81/ 1,1 = 6.7 м/с;

ω = πd2/4 = 3,14 * 0,22 = 0,031 м2; Q = Vω = 6,7 * 0,031 = 0,20 м3/с.

1.6. Водосливы

Водосливы – это водопропускные сооружения. Основными параметрами водослива являются расход и напор (статистический и гидродинамический), коэффициенты скорости, бокового сжатия и расхода. Основное внимание в этом разделе следует уделить роли конструкции и гидравлического явления в работе водослива, так как это функциональное значение зависит от формы (водослива) и горизонта нижнего бьефа.

Конструкции водосливов делятся на водосливы с тонкой стенкой, широким порогом и практического профиля. При этом водосливом с тонкой стенкой считают такой водослив, когда поток, переливаясь через верхнюю грань его, больше нигде не касается горизонтального порога. Если на горизонтальном пороге имеются сечения с плавно изменяющимися движениями, то такой водослив называется с широким порогом. Все промежуточные случаи относятся к водосливам практического профиля.

В гидравлическом отношении водосливы могут быть свободными и подтопленными. Работа свободных водосливов определяется только сопротивлением входного участка, а для подтопленных водосливов зависит от сопротивления входа и нижнего бьефа. Подтопление водослива происходит в результате превышения горизонта нижнего бьефа над отметкой порога водослива. При этом в сжатом сечении за водосливом или на пороге водослива образуется затопленный прыжок.

15

Задача № 1

Определить ширину отверстия однопролетной водосливной плотины для пропуска расхода Q = 1000 м3/с. Высота плотины над дном верхнего Рв = 13,0 м, над дном нижнего бьефа Рн = 17,0 м. Глубина воды в верхнем бьефе hв = 16,0 м, в нижнем бьефе hн = 5,0 м,

m = 0,48. Сжатие струи и скорость подхода не учитывать. Решение. Рв > hн – водослив не затоплен, тогда: Н = hв – Рв = 3,0 м.

В = Q / m2qН = 1000 / 0,48 2 * 9,81 * 33/2 = 136 м.

Задача № 2

Водослив шириной в = 2,1 м, высотой Рв = 0,6 м имеет напор над гребнем водослива Н = 0,3 м, а глубина за водосливом hн = 0,7 м. Определить расход воды через водослив (Q, м3/с).

Решение. Водослив подтоплен, так как hн > Рв,

то есть 0,7 > 0,6; hн = Рв + Н = 0,6 + 0,3 = 0,9;

Z = hв – hн = 0,9 – 0,7 = 0,2 м; hн = Н – Z = 0,3 – 0,2 = 0,1 м; M = (0,405 + 0,003)/Н * [1 + 0,55 * Н2/(Н + Рв)2 ] =

= (0,405 + 0,003)/0,3 [1 + 0,55 * 0,32/ (0,3 + 0,6)2] =0,440; σзат = 1,05 (1 + 0,2 * hн) / Рв 3Z/Н = 1,05 (1 +0,2 * 0,1) / /0,6 30,2 / 0,3 = 0,943;

Q = σ в m2qН3/2 = 0,440 * 0,943 * 2,1 2 * 9,81 * 0,33/2 = 0,63 м3/с.

Задача № 3

Через водослив с тонкой стенкой Высотой Р = 0,7 м, шириной в = 1,6 м требуется пропустить Q = 0,6 м3/с воды. Какой должен быть напор над гребнем Водослива и как изменится этот напор

при пропуске тройного расхода воды Q = 1,8

Решение. Определяем по формуле коэффициент расхода водослива