До перевізних документів додають свідоцтво про приведення металобрухту в стан, безпечний для перевезення, переробки, переплавлення і про відсутність у ньому вибухонебезпечних матеріалів.
Для навантаження металобрухту борти платформи нарощують дошками або обаполом. Дошки або обапіл прибивають до торцевих і бокових стояків із боку вантажу. Торцеві стояки скріплюють розтяжками за другі стоякові бокові скоби платформи, рахуючи від торця. Протилежні бокові стояки при їх висоті від підлоги не більше 1,5м ув’язують верхньою дротяною ув’язкою, а при висоті більше 1,5м - верхньою і середньою. Металобрухт масою одної одиниці більше 100кг забороняється привалювати до дощок решітки.
Металобрухт завантажують у напіввагон тільки з металевим кузовом. Якщо металобрухт завантажують у напіввагони вище бортів, то їх
нарощують відповідно до вимог глави 1 Технічних умов. При цьому протилежні стояки додатково ув’язують чотирма нитками дроту діаметром
6мм.
Великі одиниці металобрухту в залежності від маси і конфігурації закріпляються з дотриманням вимог відповідної глави Технічних умов.
Контрольні питання до теми 10.3
1 Як класифікуються метали і металопродукція?
2.Які застосовуються склади для зберігання металів і металопродукції?
3.Які механізми використовуються для навантаження-вивантаження металів і металопродукції?
4.Які захватні пристрої використовуються для навантаженнявивантаження металів і металопродукції?
5.Особливості перевезення і пакетування металопродукції.
6.Технічні умови розміщення і кріплення металів і металопродукції.
7.Як розміщується і кріпиться сортовий метал?
8.Як розміщуються і кріпляться рейки?
9.Як розміщуються і кріпляться металеві труби?
10.Як розміщується і кріпиться металобрухт?
10.4Перевезення машин на колісному і гусеничному ходу, вантажів у ящиках та циліндричної форми
10.4.1 Особливості перевезення великовагових і довгомірних тарноштучних вантажів
Машини, обладнання, верстати, запасні частини та інші вантажі, які мають масу одного місця більше 0,5т, відносяться до великовагових, більшість з яких є довгомірними і громіздкими. Основна частина цих вантажів завантажується і вивантажується на під’їзних коліях промислових підприємств, базах постачання і будівельних організацій.
Великовагові та довгомірні вантажі зберігають, як правило, на низьких відкритих площадках із твердим асфальтобетонним покриттям. Вантажі, якість яких погіршується від впливу атмосферних опадів, розміщують під навісами, або в критих складах.
Спеціальні площадки у вантажних районах для перевезення і зберігання великовагових і довгомірних вантажів споруджуються і розташовуються поряд із контейнерними площадками для можливого сумісного використання однотипних кранів для переробки контейнерів і великовагових вантажів. Для навантаження великовагових вантажів масою, що перевищує вантажопідйомність одного крана (при їх несистематичному перевезенні), застосовують спарені крани, які піднімають вантажі масою не більше їх загальної вантажопідйомності. Великовагові вантажі при вивантаженні їх на площадку повинні укладатися на підкладки, між вантажами мають бути проходи не менше 1м для огляду і застропки при навантаженні-вивантаженні.
Навантаження і розвантаження машин на колісному і гусеничному ходу, як правило, здійснюється своїм ходом через торцеві платформи.
В якості захватних пристроїв для великовагових вантажів на вантажних районах застосовуються універсальні та інші різного типу стропи, електромагніти і траверси в поєднанні зі стропами.
На вантажних районах залізничних станцій і на під’їзних коліях промислових підприємств застосовуються стрілові поворотні крани на залізничному, автомобільному і пневмоколісному ходу. Вони ефективні в тих випадках, коли використовуються для навантаження різних вантажів, а вантажно-розвантажувальні фронти знаходяться в різних пунктах вантажного району або під’їзної колії.
У цехах готової продукції промислових підприємств широко застосовуються мостові крани. На відкритих складах баз матеріальнотехнічного постачання великовагових вантажів можуть також застосовуватися баштові крани (з невисокою баштою).
10.4.2 Особливості перевезення автомобілів, тракторів, сільськогосподарських та інших машин
Правила перевезень вантажів передбачають необхідні заходи, які забезпечують збереження машин і попереджають пошкодження та розкрадання їх частин під час транспортування. Вантажовідправник перед навантаженням машин знімає з них і упаковує в ящики всі знімні частини та такі, що можуть бути легко пошкоджені при транспортуванні. Якщо за конструктивними особливостями ці частини зняти неможливо, то вони повинні бути захищені пакувальним матеріалом і опломбовані.
Зняті з машин деталі, запасні частини та інструменти укладають в ящики, які окантовують металевою пакувальною стрічкою. У кожний ящик вкладають опис, в якому вказують кількість укладених у ящик предметів. Допускається відвантаження запасних частин, інструментів та знятих із машин деталей без упакування в ящики. У цьому випадку всі ці предмети та опис укладають у кабіні машини. Двері кабіни замикають і пломбують. Пломбують також капоти
моторів. На кожну машину відправник складає опис, у якому вказує кількість ящиків із запасними частинами та інструментами, кількість накладених пломб, місцезнаходження ключів і ящиків, а також перелік деталей знятих із машини з відміткою, у якому ящику вони знаходяться.
Начальники дирекцій залізничних перевезень разом із підприємствамивантажовідправниками встановлюють способи підготовки кожного виду автотракторної техніки, сільськогосподарських та інших машин до перевезення з метою запобігання пошкодження вузлів і деталей, скла вікон кабін, розкрадання інструментів і комплектуючих деталей. У пунктах масового навантаження не рідше двох разів на місяць здійснюються контрольні перевірки дотримання цих вимог, наявності інструменту, запчастин у машинах і відповідність їх опису. З метою забезпечення збереження і комплектності машин організується доставка на бази постачання вантажоодержувачів інструменту, комплектуючих виробів і деталей вагонними відправками в критих вагонах, у контейнерах, окремо від автотранспортної техніки.
Відправники повинні здавати автотракторну техніку до перевезення по можливості відправницькими маршрутами або групами вагонів, які прямують на одну станцію розвантаження або на станції однієї дільниці залізниці. При пред’явленні до перевезення автомобілів, тракторів і сільськогосподарської техніки відправник вантажу зобов’язаний злити воду із систем охолодження і паливо з баку та карбюратора, від’єднати провід від акумулятора. У випадку навантаження та вивантаження машин власним ходом дозволяється залишати в бензобаку мінімально необхідний для вивантаження запас бензину.
Приймання машин до перевезення проводиться, як правило, шляхом їх зовнішнього огляду, перевірки справності пломб. Видача машин вантажоодержувачу здійснюється за кількістю їх зовнішнім оглядом і з перевіркою пломб. Машини, що були в експлуатації і відправляються в ремонт або з іншою метою, супроводжуються провідником відправника.
10.4.3 Розміщення і кріплення машин на колісному ходу
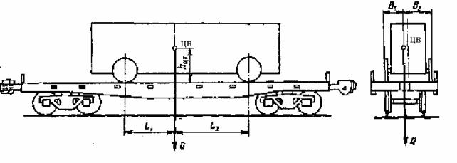
Технічними умовами (глава 7) передбачені способи розміщення і кріплення машин на пневмоходу масою до 24т при наявності в них гальм і до 7т, якщо немає гальм, та машин зі сталевими колесами відповідно масою до 15 і 5т. Висота центра ваги машини hцв над підлогою вагона не повинна перевищувати 1,7м при загальному завантаженні вагона до 40т і 1,5м при завантаженні 40т та більше. Найкоротша поперечна відстань (В1) від крайньої точки опори машини до поздовжньої площини, що проходить через центр ваги вантажу, повинна бути не менше 0,8 висоти центру маси (hцв), а найкоротша поздовжня відстань (L1) від крайньої точки опори до поперечної вертикальної площини, що проходить через центр ваги вантажу – не менше висоти центра маси (рис.10.25), тобто:
B2 ≥ B1 і B1 ≥ 0,8 hцв; |
(10.18) |
L2 ≥ L1 і L1≥ hцв |
(10.19) |
Навітряна поверхня машини має бути не більше 3м2 на 1т маси машини.
Рис. 10.25 Схема розміщення машини на колісному ходу на вагоні-платформі
У залежності від маси, розмірів і конструктивних особливостей легкові і вантажні машини завантажуються на одиничні платформи, у напіввагони або на зчепи платформ горизонтально в один–два ряди (яруси), а вантажні автомобілі та причепи – також нахиленим способом (рис. 10.26). Забороняється встановлювати над зчіпними пристроями платформ і напіввагонів автокрани, екскаватори, вантажні автомобілі зі змонтованим на них спеціальним цінним обладнанням.
При встановленні декількох машин у нахиленому або горизонтальному положенні між ними повинні бути залишені проміжки: не менше 270мм з боку машини, яка знаходиться над зчепленням і не закріплена на цій платформі або напіввагоні від поздовжнього переміщення і не менше 50мм в усіх інших випадках. Між нижньою, найбільш виступаючою частиною машини, встановленою в нахиленому положенні, і рамою (або підлогою кузова) машини, що знаходиться попереду, повинен бути проміжок також не менше 50мм.
Рис. 10.26 Розміщення і кріплення вантажних автомобілів: а – на вагоні-платформі;
б – в напіввагоні; 1 – дротяна розтяжка; 2 – дерев’яний упорний брусок; 3 – щиток
Машини на платформах закріпляють дротяними розтяжками і підклиненням коліс упорними брусками, а у напіввагонах – дротяними розтяжками. Машини, встановлені на платформі горизонтально, підклинюють упорними брусками із зовнішнього або з обох боків коліс. Спосіб розміщення упорних брусків залежить від їх розмірів і кількості цвяхів, що можна забити в один брусок. При перевезенні машин на металевих колесах кожне колесо, яке має гребінь, повинно бути підклинене упорними брусками з обох боків.
Для кріплення машин на пневмоколісному ходу дозволяється застосовувати упорні бруски прямокутного перерізу, які складаються по висоті з двох частин. Кількість цвяхів, необхідних для кріплення одного упорного бруска, залежить від маси машини, наявності гальм і прийнятої схеми розміщення брусків.
Кожний упорний брусок прибивають чотирма цвяхами довжиною 200мм при масі машини до 12т і вісьмома цвяхами довжиною 200мм при більшій масі. Крім упорних брусків, кожну машину закріпляють чотирма дротяними розтяжками діаметром 6мм – по дві з передньої і задньої сторони, направленими в протилежні сторони. Машини над автозчепленням закріпляють розтяжками тільки ззаду з направленням їх також у протилежні боки.
У машин, встановлених над автозчепленням, підклинюють із двох боків тільки задні колеса. Паралельно переднім колесам на відстані 20–30мм від їх бокової поверхні із зовнішнього або внутрішнього боку укладають поздовжні направляючі бруски. Дротяні розтяжки розміщують так, щоби кут між розтяжкою і підлогою та кут між проекцією розтяжки на підлогу вагона і поздовжньою віссю платформи або напіввагона не перевищував 450. Кількість