Материал: Учеб.пособие. Выбор передачи

Внимание! Если размещение файла нарушает Ваши авторские права, то обязательно сообщите нам

На втором этапе производится выбор конкретной марки редуктора, т.е. устанавливается фирма - производитель передачи и его типоразмер.

Если при проектировании установки приходится выбирать конструктивный вариант исполнения редуктора, т.е. принимать решение, связанное с обеспечением оптимальных условий размещения оборудования в машинном отделении, общеприняты следующие этапы выбора передачи:

1) для принимаемого к установке ГД и требуемого передаточного числа приближенно подбирают редукторы соответствующих размеров нескольких наиболее подходящих исполнений;

2) далее производится компоновка вариантов ДРА из ранее выбранных элементов дизеля, редуктора, муфт;

3) на этом этапе вычерчиваются эскизы вариантов расположения механизмов в машинном отделении для каждой компоновки ДРА;

4) на основании сравнительного анализа вариантов расположения механизмов и их технико-экономических показателей выбирается оптимальный вариант ДРА, что одновременно определяет конструктивный тип редуктора;

5) в завершение уточняются фирма-производитель редуктора и его размер; путем сопоставления массогабаритных характеристик редукторов других фирм делается окончательный выбор марки редуктора.

Выбор конкретного размера передачи любой фирмы производится по графикам (реже таблицам), построенным в системе координат, у которых по оси ординат отложены значения отношения эффективной мощности устанавливаемого двигателя Ne к частоте вращения коленчатого вала nj (если в составе дизеля нет встроенного редуктора), кВт/об/мин; а на оси абсцисс отложены значения передаточных чисел i. Оба эти параметра Ne/nj и i, наряду с геометрическими характеристиками шестерен, определяют значения контактных и изгибающих напряжений в зацеплении.

На поле графиков также нанесены линии, ограничивающие сверху рабочую область использования редукторов соответствующих размеров, которые определяются допускаемыми напряжениями на зуб. Около указанных линий нанесены обозначения размеров редуктора, область которого они определяют. Для редукторов с внешним зацеплением в качестве индекса, обозначающего размерную модификацию редуктора, чаще всего используется значение межцентрового расстояния между осями валов.

При выборе редуктора находится точка, которая определяется ординатой, равной отношению Ne/nj, вычисленному по минимальной длительной мощности двигателя и соответствующей ей частоте вращения, а также абсциссой, равной требуемому передаточному числу. Положение указанной точки на графике относительно ближайшей сверху линии, ограничивающей область рабочих нагрузок, определяет размер необходимого для проектируемой установки редуктора.

При выборе главных зубчатых передач для судов с ледовыми усилениями значения отношений Ne/nj должны быть соответственно увеличены: для судов с усилениями категории Arc 3 - на 15 %; Arc 4 - на 25 %; Arc 5 - на 50 %.

Для судов с ледовыми усилениями Arc 7 выбор расчетной нагрузки в каждом случае должен согласовываться с Морским Регистром. Эти требования не распространяются на установки, имеющие защиту от перегрузки по крутящему моменту.

4.2. Выбор типа редуктора

Как уже было отмечено, в судовых дизельных установках применяются разнообразные типы редукторов, что объясняется многообразием и многоцелевым назначением механических передач. Рассмотрим особенности конструкции и основные характеристики редукторов, используемых в судовых ДЭУ.

4.2.1. Редукторы для одномашинных агрегатов

Редукторы одномашинных агрегатов выполняются с цилиндрическими внешними зацеплениями и планетарными.

Редукторы внешнего зацепления одномашинных агрегатов обычно выполняются одноступенчатыми, со смещением ведущего и ведомого валов в одну горизонтальную (рис. 4.1) или одну вертикальную (рис. 4.2) плоскость. Однако если необходимо соосное расположение двигателя и валопровода, прибегают к двухступенчатым конструкциям редукторов (рис. 4.3).

Рис. 4.1. Общий вид одномашинного редуктора

С расположением осей валов в одной горизонтальной плоскости

Рис. 4.2. Одномашинный редуктор

С расположением осей валов в одной вертикальной плоскости

Конструкция редукторов, у которых валы расположены в одной горизонтальной плоскости, могут выполняться с прямым или обратным расположением валов. Прямое расположение валов – входной и выходной валы находятся по разные стороны передачи, а обратное расположение – входной и выходной валы находятся с одной стороны передачи (рис. 4.4).

Рис. 4.3. Двухступенчатый одномашинный редуктор:

1 – корпус; 2, 7, 10, 17 – шестерни; 3, 6, 13 – ведущий, промежуточный

и ведомые валы; 4, 5, 8, 9, 11, 12, 16 – опорно-упорные подшипники;

14 – масляный насос; 15 – привод насоса

Рис. 4.4. Прямое и обратное расположение редуктора

Шестерни редукторов изготавливаются косозубыми, а у редукторов крупных размеров – шевронными. Зуб подергается газовой цементации и закалке либо азотированию. Главные упорные подшипники, встраиваемые в передачу, могут быть роликовыми либо типа Митчеля. Опорный подшипник ведущего вала со стороны дизеля иногда выбирают с большей несущей способностью, чем у подшипника с противоположной стороны, так как он дополнительно нагружен массой соединительной муфты.

Конструкции основных узлов редукторов указанных типов примерно идентичны за исключением корпусов. Корпус редуктора с расположением валов по одной вертикали состоит из трёх частей, также из трёх частей состоит корпус двухступенчатого редуктора. Корпус редукторов, у которых валы расположены в горизонтальной плоскости, выполнен из двух частей.

Одномашинные редукторы внешнего зацепления выпускаются в диапазоне мощностей от нескольких сотен до 15…20 тыс. кВт, 10…11 типоразмеров.

Повышение мощностей среднеоборотных дизелей вынуждает редукторостроителей искать новые конструктивные решения, направленные на совершенствование передач, прежде всего на повышение надёжности и снижение габаритов. В связи с реализацией подобной задачи для дизелей мощностью большей 20 тыс. кВт, разработан ряд редукторов с внутренним раздвоением мощности (рис. 4.5).

С внутренним раздвоением передаваемой энергии

Крутящий момент ведущей шестерни 1, распределяемый между двумя шестернями первой ступени 3, передаётся через торсионные валы 2 на шестерни второй ступени 4 и так далее - на главное колесо 6 редуктора. Оси всех шестерен и колёс расположены в горизонтальной плоскости. В редуктор встроен упорный подшипник 5 типа Митчеля.

Помимо редукторов с внутренним раздвоением и последующим суммированием энергии на судах с ограниченной осадкой применяют одномашинные ДРА с раздвоением мощности. В этом случае от ведущей шестерни редуктора приводятся два одинаковых зубчатых колеса, которые передают крутящий момент двум гребным валопроводам, расположенным симметрично относительно оси дизеля.

Планетарные передачи имеют более высокий КПД, умеренные габариты и массу, меньшую шумность, а также ряд других достоинств, к числу которых относится:

  • распределение нагрузки между несколькими сателлитами, т.е. разделение передаваемой мощности на несколько потоков;

  • рациональное использование пространства внутри эпицикла;

  • значительно меньшие диаметры зубчатых колёс, чем у обычных редукторов (при одинаковых Mкр и i).

По сравнению с редукторами внешнего зацепления в планетарных редукторах несколько сложнее осуществить дополнительные внутренние передачи – к валогенераторам, масляным насосам, валоповоротным устройствам. Тем не менее, в ряде редукторов предусмотрена установка таких приводов.

В конструкции редуктора на рис. 4.6, принята плавающая конструкция крепления зубчатого венца эпицикла (по принципу «Штокихт»).

Рис. 4.6. Планетарный редуктор с встроенным упорным подшипником

4.2.2. Редукторы для многомашинных агрегатов

В многомашинных установках находят применение разнообразные конструкции суммирующих редукторов, объединяющих для работы на один винт от двух до четырёх двигателей. Среди этих редукторов наиболее распространены двухмашинные.

Для подавляющего большинства двухмашинных редукторов характерна простейшая схема зацепления: ведущие шестерни находятся в непосредственном зацеплении с зубчатым колесом, а оси всех валов размещаются в горизонтальной плоскости разъёма корпуса. Такое расположение валов обеспечивает максимальное расстояние между двигателями. В случаях, когда межосевое расстояние редуктора определяется не условиями прочности зацепления, а шириной дизелей и размерами прохода между ними, иногда прибегают к установке промежуточных шестерён (рис. 4.7).

Рис. 4.7. Сопоставление габаритов по высоте трёх- (а)

И пятиколёсного (б) исполнения для двухмашинного дра

Конструкция двухмашинного редуктора со встроенными соединительно-разобщительными муфтами 5 и передачами для привода валогенераторов 1, 2 показана на рис. 4.8.

Конструкции редукторов усложняются при размещении в них соединительно-разобщительных муфт. Однако это усложнение в большинстве случаев оказывается оправданным, так как установка получает существенные преимущества: сокращается длина ДРА; обеспечивается работа агрегатов отбора мощности на стоянке; создаются наиболее благоприятные условия для применения многодисковых фрикционных муфт со смазкой, имеющих наилучшие массогабаритные и маневренные качества.

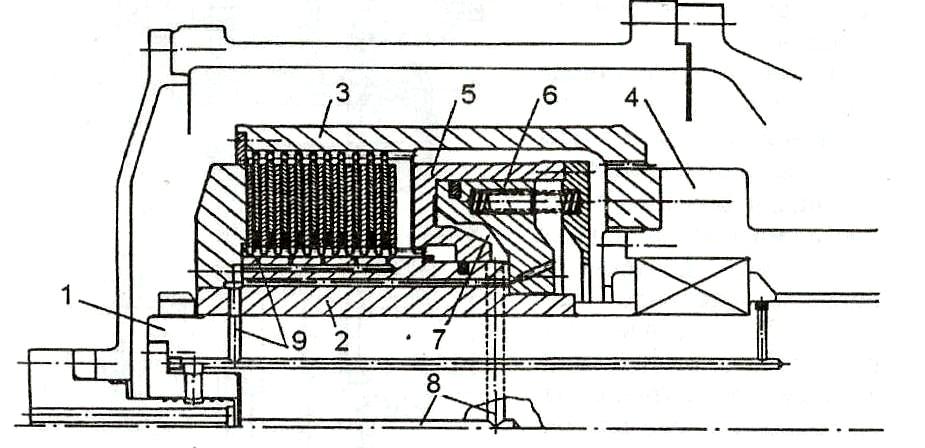
Независимо от типа, встроенные сцепные муфты устанавливаются на ведущем торсионном вале редуктора, проходящем внутри наружного полого вала ведущей шестерни (рис. 4.8). Введение в состав редуктора дополнительного торсионного вала удорожает и усложняет конструкцию, но, в то же время, существенно повышает податливость соединения коленчатого вала с ведущим валом редуктора, что благоприятно сказывается на работе зацепления, муфт и подшипников.

Рис. 4.5. Схема редуктора

Многодисковыми сцепными муфтами и двумя валоотборами:

1 – зубчатая муфта между валами привода отборов мощности;

2 - ведущая шестерня привода валогенератора; 3 - ГУП; 4 - зубчатое колесо;

5 - фрикционная сцепная муфта

Кроме того, для отвода теплоты от поверхности трения к ней подводится масло по каналам 9 (рис. 4.9). Благодаря большой твердости материала дисков для них допускается большее удельное давление, что позволяет компенсировать уменьшение коэффициента трения из-за подвода масла для охлаждения дисков.

Особым преимуществом дисковых муфт является применение хорошо зарекомендовавших себя синусоидальных дисков. Эти диски характеризуются тем, что в окружном направлении они выгнуты в форме синусоиды, т.е. имеют волнообразную форму, благодаря чему достигается пружинящий эффект.

Синусоидальные диски обеспечивают мягкое включение муфты. Во время включения происходит постоянное увеличение поверхности трения и упрощение синусоиды до плоскости. В полностью включенном состоянии синусоидальный диск действует как плоский диск.

Привод ВГ от главной передачи осуществляется обычно отдельной парой шестерен (мультипликатором), увеличивающей частоту вращения до 1,0… 1,5 тыс. об/мин. В последнее время привод валогенераторов осуществляется с помощью приставки к редуктору (рис. 4.10), не с использованием встраиваемого в редуктор мультипликатора, а отдельно поставляемой приставки, что позволяет унифицировать главную передачу.

Рис. 4.9. Встроенная в редуктор соединительно-разобщительная муфта:

1 - торсионный вал; 2 - место установки ведущих дисков; 3 - место установки ведомых дисков; 4 - ведущая шестерня; 5 - цилиндр включения - выключения муфты; 6 - поршень включения муфты; 7 - полость для масла; 8 - канал подвода масла;

9 - канал подвода масла для охлаждения дисков

Рис. 4.10. Приставка к редуктору

Обычно применение трёх- и четырёхмашинных агрегатов вызвано либо условиями размещения, например, когда в размеры машинного отделения не вписывается мощный главный двигатель и потребную мощность установки приходится дробить на 3...4 двигателя меньшей размерности, либо многорежимностью использования установки, когда в целях получения высокой экономичности и сохранения ресурса дизелей приходится прибегать к многодвигательным установкам.

В трёхмашинных ДРА два двигателя обычно размещаются в нос от передачи, а третий двигатель - в корму от передачи (обратное расположение). Этим обеспечивается большее свободное пространство с кормовой стороны редуктора, где кроме двигателя требуется разместить валопровод.

На практике применяются два типа компоновки редуктора для трёхмашинного ДРА:

- первый тип компоновки, когда ось ведущей шестерни кормового двигателя располагается в одной продольной плоскости с осью одного из носовых двигателей (рис. 4.11);

- второй тип компоновки, когда ведущая шестерня кормового двигателя располагается сверху, над колесом редуктора, а оси кормового двигателя и валопровода смещены в одну вертикальную плоскость (рис. 4.12).

Рис. 4.11. Схема трёхмашинного ДРА