Материал: Модернизация станка с числовым программным управлением

Внимание! Если размещение файла нарушает Ваши авторские права, то обязательно сообщите нам

Инструментальный цех № 35 является подразделением ОАО «Корпорация ВСМПО-АВИСМА».

Подразделение цеха № 35 предназначено для обеспечения технологическим инструментом и оснасткой структурных подразделений ОАО «Корпорация ВСМПО-АВИСМА».

Цех включает в себя: термо-кузнечное отделение, механо-штамповое отделение, инструментальное отделение, отделение по изготовлению кристаллизаторов и отделение матриц и резцов.

Основное оборудование копировально-фрезерные, фрезерные, шлифовальные, универсально-заточные, токарно-винторезные станки. В цехе производят термическую обработку штампов, производят кристаллизаторы, матрицы для прессования, оправки для производства сложных профилей из алюминиевого сплава, формовочные, калибровочные валки трубосварочных станов, прокатные и правильные валки, приспособления для обработки титановых штамповок, режущий инструмент (ножи гильотинные, дисковые, спец. металлорежущий инструмент, резцы, дереворежущий инструмент).

Основной задачей цеха № 35 является выпуск качественной оснастки и технологического инструмента, в соответствии с планами производства и требованиями цехов организации.

2.1.2 Технологический процесс токарного станка с ЧПУ мод. 16А20Ф3

Весь комплекс программного управления металлорежущим оборудованием включает: станок с ЧПУ, устройство числового программного управления УЧПУ, управляющую программу к станку для выполнения конкретной операции УП. Входом в этот комплекс являются данные от операции, которую предстоит выполнить, выходом - детали, обработанные в соответствии с этой операцией.

Управляющая программа должна содержать, изложенную сжато в определенной последовательности, всю необходимую информацию для выполнения одной операции технологического процесса обработки детали.

После выбора формы заготовки и составления маршрутной технологии, начинают подробную разработку поэлементного технологического процесса с тщательными расчетами, а именно все эти операции, как правило, проводятся с применением ЭВМ:

1. Составляют геометрический план обработки детали, т.е. эскиз обработки с указанием величин припусков, технологических баз и мест крепления заготовки;

2.      Разрабатывают попереходный комплекс программного управления, технологический процесс - операционную карту с режимом резания, режущим инструментом и необходимыми технологическими приспособлениями - оснасткой;

.        Проектируют карту наладки станка по переходам с назначением величины припусков инструментов в резцедержателе, за инструментом закрепляют блоки коррекции;

.        Производят расчет и графическое построение траектории движения инструмента, что особенно важно при обработке детали со сложными криволинейными поверхностями;

.        Записывают управляющую программу на ЧПУ;

.        Выявляют и корректируют недоработки в управляющей программе после контроля при обработке первой детали из партии.

2.1.3 Роль станка в общем технологическом процессе

Токарный станок с ЧПУ 16А20Ф3 предназначен для токарной обработки в полуавтоматическом режиме наружных и внутренних поверхностей деталей типа тел вращения со ступенчатым и криволинейным профилем различной сложности.

Область применения станка: мелкосерийное и серийное производство.

Используются высокоэффективные технологические способы обработки элементарных поверхностей:

– обработка широкими резцами с поперечной подачей;

–       обтачивание фасонными резцами наружных и внутренних поверхностей;

–       применение резьбонарезных головок и т. д.

Применяется концентрация обработки заготовки несколькими инструментами одновременно: двумя и более резцами, резцами и сверлом и т. п. Сочетание указанных и других приемов позволяет быстро и точно вести обработку. Компенсирует затраты на наладку автомата и сокращает трудовые затраты на изготовление партии деталей.

2.2 Конструкция и кинематическая схема механизма

2.2.1 Конструктивное исполнение станка, параметры, паспортные данные, кинематические схемы

Расположение и обозначение составных частей оборудования приведено на рис. 2.2.1.

Рис. 2.2.1. Компоновка станка

1 - Основание с транспортером стружки; 2 - Станина; 3 - Суппортная группа; 4 - Передача винт-гайка качения (ВГК) продольного перемещения; 5 - Опора левая винта продольного перемещения; 6 - Патрон, механизированный с электромеханическим приводом; 7 - Ограждение неподвижное; 8 - Ограждение подвижное; 9 - бабка шпиндельная; 10 - Шкафы управления; 11 - Головка автоматическая; 12 - Ограждение суппортной группы; 13 - Бабка, задняя; 14 - Электромеханический привод пиноли задней бабки; 15 - Разводка коммуникаций; 16 - Пульт управления; 17 - Кронштейн пульта управления; 18 - Опора правая винта продольного перемещения; 19 - Станция смазки шпиндельной бабки; 20 - Установка моторная; 21 - Ограждение задней зоны; 22 - Привод поперечного перемещения; 23 - Передача ВГК поперечного перемещения.

2.2.2 Основные технические параметры

Особенности конструкции:

– высокопрочная станина, выполненная литьем из чугуна марки СЧ20 с термообработанными шлифованными направляющими обеспечивают длительный срок службы и повышенную точность обработки;

–       привод главного движения, включающий главный двигатель 11 кВт и шпиндельную бабку обеспечивает наибольший крутящий момент до 800 Нм;

–       высокоточный шпиндель с отверстием 55 мм (по заказу 64 мм), позволяющий обрабатывать детали из пруткового материала зона обработки может быть оснащена как линейной наладкой, так и револьверной головкой, в зависимости от требований покупателя;

–       надежная защита шарико-винтовых пар обеспечивает долговечность работы механизмов перемещения по координатам X и Z станок оснащается системами ЧПУ и электроприводами, как отечественного производства, так и производства зарубежных фирм.

Таблица 2.2.2 Техническая характеристика станка модели 16А20Ф3

Класс точности станка по ГОСТ 8-82

П

Наибольший диаметр изделия, устанавливаемого над станиной

500 мм

Наибольший диаметр обрабатываемого изделия


над станиной

320 мм

над суппортом

200 мм

Наибольшая длина обрабатываемого изделия

750 мм

Наибольшая длина устанавливаемого изделия в центрах

1000 мм

Диаметр цилиндрического отверстия в шпинделе

55 мм

Наибольший ход суппорта


поперечный

210 мм

продольный

905 мм

Максимальная рекомендуемая скорость рабочей подачи


продольной

2000 мм/мин

поперечной

1000 мм/мин

Минимальная скорость рабочей подачи


продольной

10 мм/мин

поперечной

5 мм/мин

Количество управляемых координат

2

Количество одновременно управляемых координат

2

Наибольшие усилие продольной подачи

10000 (1000) H (кг)

Точность позиционирования

0,01 мм

Повторяемость

0,003 мм

Максимальная скорость быстрых перемещений


продольных

15 м/мин

поперечных

7,5 м/мин

Диапазон частот вращения шпинделя

20…2500 мин-1

Пределы частот вращения шпинделя в трех переключаемых вручную диапазонах


I

20-285

II

60-830

III

175-2500

Наибольший крутящий момент на шпинделе не менее

800 (80) Hм (кгм)

Габаритные размеры станка


длина

3700 мм

длина (с транспортером отвода стружки)

5160 мм

ширина

2260 мм

высота

1650 мм

Масса станка (без транспортера отвода стружки)

4000 кг

 

Таблица 2.2.3 Техническая характеристика электрооборудования

Род тока питающей сети

Переменный


трехфазный

Напряжение

380 В

Частота тока

50 Гц

Напряжение цепи управления, В

110; 24

Напряжение цепи местного освещения, В

24

Кол-во электродвигателей на станке

7

Тип электродвигателя главного движения*

4АБ2П132М4ПБ или МР132М (НРБ)

Номинальная мощность электродвигателя главного движения, кВт

11

Номинальная частота вращения электродвигателя главного движения, мин-1

1500 или 1000 (НРБ)

Диапазон регулировки частота вращения электродвигателя главного движения

1500…4500 или 1000…3500 (НРБ)

Тип электродвигателей приводов подач продольной поперечной

 4АХБ2П100 4АХБ2П100

Номинальный крутящий момент электродвигателей приводов подач, Нм (кгм): продольной поперечной

  23(2,3) 17(1,7)

Суммарная мощность всех электродвигателей, кВт

21,4

Суммарная потребляемая мощность, кВт (с учетом приводов и УЧПУ)

24

2.2.3 Описание кинематической схемы

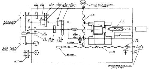
Кинематическая схема станка мод. 16А20Ф3 представлена на рис. 2.2.3.1. В качестве привода главного движения используют электродвигатель М1 (N=11 кВт, n=1460 мин-1): регулируемый постоянного тока либо частотно-регулируемый асинхронный.

От двигателя М1 через клиноременную передачу с диаметрами шкивов D=115 мм и D=257 мм) вращение передается на вал I шпиндельной бабки, а затем через зубчатые колеса 1 и 3 на вал II. Далее обеспечиваются три диапазона частоты вращения шпинделя (20-285; 60-830; 175-2500 об/мин). В пределах каждого диапазона частота вращения регулируется бесступенчато путем изменения частоты вращения электродвигателя М1.

Рис. 2.2.3.1. Кинематическая схема станка

В описываемой схеме двигатель М1 - частотно-регулируемый асинхронный.

Датчик резьбонарезания (ДР) связанный со шпинделем беззазорной зубчатой парой z=61-61, осуществляет связь между шпинделем и ходовым винтом, исходя из условия, что за один оборот шпинделя резец должен переместится на величину шага нарезаемой резьбы. Зубчатые колеса 10 и 9 служат для вращения датчика BE-178 резьбонарезания.

Кинематическая цепь привода подач суппорта по оси X (поперечное перемещение) применяют электродвигатель М2, пару винт-гайка качения с шагом винта Рх.в. = 5 мм/об. Винт соединен непосредственно с валом двигателя. КПД механической передачи составляет 95%. Обратная связь по пути осуществляется фотоимпульсным датчиком ВЕ - 178.

Кинематическая цепь привода подач суппорта по оси Z (продольное перемещение) представляет собой электродвигатель М3, пару винт-гайка качения с шагом винта Рх.в. =10 мм/об и числом заходов винта равным 6. Винт соединен непосредственно с валом двигателя. КПД механической передачи составляет 95%. Обратная связь по пути осуществляется фотоимпульсным датчиком ВЕ - 178. Механическая часть привода продольной подачи служит для преобразования вращательной скорости на валу двигателя в поступательную скорость перемещения суппорта станка. На суппорте установлен привод продольной подачи и магазин инструментов.

Рис. 2.2.3.2. Кинематическая схема продольной подачи

Для согласования вращательной и поступательной скоростей необходимо определить радиус приведения скорости кинематической передачи, определяемой по формуле


где h - шаг винта равный 10-2м/об; zp - число заходов винта равное 6.

м.

Механическая часть представляет собой жесткую механическую схему с реактивной нагрузкой, что не требует дополнительного проведения расчетов упругих связей, и применения механического тормоза.

Момент инерции механической схемы определяется

, кг∙м2,

где mc - масса суппорта, кг; mc=60 кг; ρ - радиус приведения скорости кинематической передачи, м.

 кг∙м2.

2.2.4 Краткая характеристика электрооборудования

Электрооборудование включает в себя:

– устройство числового программного управления (УЧПУ) для управления циклом обработки детали;

–       электропривод асинхронный глубокорегулируемый комплектный для управления приводами подач и приводом главного движения;

–       электродвигатели для управления приводами резцедержателя, патрона, охлаждения, пиноли, смазки направляющих, смазки шпиндельной бабки, транспортера стружкоудаления;

–       фотоимпульсные датчики контроля перемещения по осям и резьбонарезания;

–       аппараты защиты, управления и сигнализации;

–       другие аппараты и устройства, осуществляющую коммутацию, подсоединение электрических цепей и управление механизмами.

Технические характеристики УЧПУ, датчиков, электродвигателей.

Сведения о системе питания электрооборудования

Электрооборудование станка работает от сети трехфазного переменного тока с напряжением 380 В (+10%;-15%) и частотой 50 Гц (+2%;-2%) с глухозаземленной нейтралью.

На станке используется переменный и постоянный ток со следующими параметрами:

Гц 3~ 380 В - цепи асинхронных электродвигателей, питание комплектного электропривода, трансформаторов управления;

Гц ~ 220 В - цепи вводного пускателя, УЧПУ, вентиляторов;