|
Двухмерный режим |
|
|
|
|
|
|
|
|
|
|
Вычислительный эксперимент
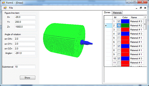
Объектом исследования выступал пенал для хранения отработавшего ядерного топлива. Сборка его осуществлялась по конструкторским чертежам и была реализована на языке описания геометрии в ПК BRAND. Проверка корректности построения проводилась с помощью модулей двумерной и трехмерной визуализации, представляемых в данной работе.
Задача хранения отработавшего ядерного топлива (ОЯТ) считается одним из
наиболее актуальных вопросов современной атомной энергетики. Надежность
хранилищ являются залогом безопасного будущего страны.
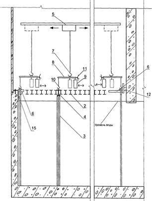
Рис. 5. Изображение ХОЯТа
Хранилище отработавшего ядерного топлива (ХОЯТ) - это комплекс зданий и сооружений с бассейнами, имеющими автономные системы спецвентиляции, водоочистки и охлаждения. Комплекс расположен в охраняемом периметре промышленной площадки АЭС. В приёмном отделении хранилища ОТВС поштучно извлекаются из транспортного чехла, помещаются в пеналы, заполненные водой, и поступают на длительное хранение в заполненные водой отсеки хранилища. Бассейны хранилища представляют собой прямоугольные железобетонные емкости, выполненные из гидротехнического бетона и облицованные нержавеющей сталью. Для повышения безопасности ХОЯТ под его фундаментной плитой расположен железобетонный «поддон» для улавливания протечек. Над водяным бассейном установлено щелевое балочное перекрытие (2 на Рис. 5), и пеналы (3 на Рис. 5) с отработавшим ядерным топливом (ОЯТ), размещенных непосредственно на балках посредством фланцев.
Для пенала при «мокром» хранении необходимо было определить значения параметров его эксплуатации, при которых создается опасность прохождения излучения во внешнюю среду. Исследовались следующие характеристики: уровень воды в пенале Hp, уровень воды в бассейне Hb, плотность воды в пенале ρ.
Результаты расчетов для гамма излучения приведены в таблице 2. Тип
рассматриваемой ситуации обозначается в форме: уровень воды в пенале (от
нормального) (Np-Hp), см / уровень воды в бассейне (от нормального) (Nb-Pb), см /плотность воды в пенале ρ, % (относительно 1)
Таблица 2. Мощности дозы гамма-излучения (нрад/с)
|
Положение расчетной точки относительно уровня пола, см |
0/0/100 |
0/0/90 |
0/-50/100 |
0/-50/90 |
||||
|
|
M |
D |
M |
D |
M |
D |
M |
D |
|
-125 |
5540.9 |
0.3 |
5735.5 |
0.4 |
5571.2 |
0.4 |
5758.7 |
0.3 |
|
-95 |
336.5 |
1.1 |
390.8 |
1.3 |
624.8 |
1.4 |
715.2 |
0.8 |
|
-70 |
46.4 |
1.0 |
58.7 |
1.0 |
155.8 |
1.9 |
195.2 |
1.5 |
|
0 |
9.4 |
0.8 |
11.9 |
0.9 |
31.5 |
1.0 |
38.6 |
0.5 |
|
Положение расчетной точки относительно уровня пола, см |
-50/-50/100 |
-50/-50/90 |
-50/0/100 |
-50/0/90 |
||||
|
|
M |
D |
M |
D |
M |
D |
M |
D |
|
-125 |
5618.5 |
0.1 |
5841.6 |
0.2 |
5594.3 |
0.3 |
5786.1 |
0.3 |
|
-95 |
1660.6 |
0.4 |
1740.1 |
0.2 |
943.1 |
1.3 |
979.4 |
|
|
-70 |
950.2 |
0.3 |
1002.2 |
0.2 |
339.6 |
1.8 |
351.2 |
0.7 |
|
0 |
173.7 |
0.2 |
183.3 |
0.2 |
69.4 |
0.6 |
73.0 |
0.5 |
Далее рассчитывалось распределение мощности дозы на уровне пола и на
уровне верхней точки топливного столба в пределах элементарной ячейки для
ситуации с наихудшим показателем в табл. 2., то есть когда уровень воды и в
пенале и в бассейне снижен на 0,5 м от нормального уровня, плотность воды 0,9
г/см3..
Рис 6. Распределение мощности дозы гамма-излучения на уровне пола в
пределах элементарной ячейки для ситуации -50/-50/90, как самой напряженной.
Рис 7. Распределение мощности дозы гамма-излучения на уровне верхней
точки топливного столба в пределах элементарной ячейки для ситуации -50/-50/90,
как самой напряженной.
Рис 8. Распределение мощности дозы гамма-излучения на уровне нижней точки топливного столба в пределах элементарной ячейки для ситуации -50/-50/90, как самой напряженной.
|
Двухмерный режим |
Трехмерный режим |
|
|
|
|
|
|
|
|
|


В результате проделанной дипломной работы мною был создан программный модуль для двумерной и трехмерной визуализации сборок ПК BRAND, который был протестирован на данных, предоставленных расчетной группой. На данный момент работа имеет практическую значимость, т.к. обеспечивает контроль за качеством сборки конструкций. В частности, создана библиотека функций физмодуля ПК BRAND, соответствующих этапам моделирования траектории частицы, пролетающей через материал. А также разработан и реализован алгоритм для двумерной и трехмерной визуализаций сборок.
Так же были изучены: основы метода Монте-Карло и его применение для
решения задач переноса излучения, библиотеки доступа к графическому интерфейсу OpenGL;
1. <http://ru.wikipedia.org> (свободная <http://ru.wikipedia.org/wiki/%D0%A1%D0%B2%D0%BE%D0%B1%D0%BE%D0%B4%D0%BD%D1%8B%D0%B5_%D0%BC%D0%B0%D1%82%D0%B5%D1%80%D0%B8%D0%B0%D0%BB%D1%8B> общедоступная мультиязычная <http://ru.wikipedia.org/wiki/%D0%9C%D1%83%D0%BB%D1%8C%D1%82%D0%B8%D0%BB%D0%B8%D0%BD%D0%B3%D0%B2%D0%B8%D0%B7%D0%BC> универсальная интернет-энциклопедия <http://ru.wikipedia.org/wiki/%D0%AD%D0%BD%D1%86%D0%B8%D0%BA%D0%BB%D0%BE%D0%BF%D0%B5%D0%B4%D0%B8%D1%8F>)
. П.А. Андросенко, В.И. Белоусов, А.В. Коньков, А.Г. Царина. Современный статус комплекса программ BRAND// Вопросы атомной наук и и техники. Серия: Физика ядерных реакторов, 2006, вып. 1, с. 74-84
. .Андросенко А.А., Андросенко П.А. Комплекс программ BRAND для расчетов характеристик переноса излучения методом Монте-Карло. Вопросы атомной науки и техники. Сер. Физика и техника ядерных реакторов, 1985, вып. 7, с. 33.
. Андросенко А.А., Андросенко П.А., Болонкина Г.В., Дубровина С.И., Кривцов А.С., Пупко С.В. Интегрированный константный модуль комплекса программ BRAND. Препринт ФЭИ-2565, Обнинск, 1996.
. П.А. Андросенко, Г.В. Попова. Эффективный метод моделирования распределения Клейна-Нишины-Тамма// Журнал вычислительной математики и математической физики. 1981. Вып.4, c.1056-1061.
6. Михайлов Г.А., Войтишек А.В. Численное статистическое моделирование: Методы Монте-Карло: учеб. Пособие. - Академия, Новосибирск, 2009
. http://www.laes.ru/content/actual/2011/22_11_11_2.htm
. http://www.esate.ru/ (мультимедиа сообщество)
9.
<http://www.codenet.ru> (сайт для программистов)
1. Пример задания исходных данных геометрии
&COMG MHIST=20000,MPACH=2,IRUSS=1,I120=0,=1.E+6,EMS=.01,SNORM=119.76095187e+12,=.F.,MPRINT=1,VARNAM='1_co60' /
&ISTG XIS=91.6,RIS=0. /
&ISTA IU0=2 /
&ISTE IE0=8,NTE=2,=1.332,1.173,=99.98,99.87 /
&GENAME GEONAM='UN94' /
&GEO NPOV=71,NZON=75 /
&GEOP NP1=1,POVNAM='CIL' /
&GEOCIL Y0=0.,Z0=0.,R=16.5 /
&GEOP NP1=2,POVNAM='CIL' /
&GEOCIL Y0=0.,Z0=0.,R=19.9 /
&GEOP NP1=3,POVNAM='CIL' /
&GEOCIL Y0=0.,Z0=0.,R=22. /
&GEOP NP1=4,POVNAM='CIL' /
&GEOCIL Y0=0.,Z0=0.,R=48.9 /
&GEOP NP1=5,POVNAM='CIL' /
&GEOCIL Y0=0.,Z0=0.,R=57.1 /
&GEOP NP1=6,POVNAM='CIL' /
&GEOCIL Y0=0.,Z0=0.,R=72.5 /
&GEOP NP1=7,POVNAM='CIL' /
&GEOCIL Y0=0.,Z0=0.,R=86.5 /
&GEOP NP1=8,POVNAM='CIL' /
&GEOCIL Y0=0.,Z0=0.,R=500. /
&GEOP NP1=9,POVNAM='PLAN' /
&GEOPLN X=-800. /
&GEOP NP1=10,POVNAM='PLAN' /
&GEOPLN X=0.001 /
&GEOP NP1=11,POVNAM='PLAN' /
&GEOPLN X=43.4 /
&GEOP NP1=12,POVNAM='PLAN' /
&GEOPLN X=51.9 /
&GEOP NP1=13,POVNAM='PLAN' /
&GEOPLN X=205.3 /
&GEOP NP1=14,POVNAM='PLAN' /
&GEOPLN X=218.5 /
&GEOP NP1=15,POVNAM='PLAN' /
&GEOPLN X=271.5 /
&GEOP NP1=16,POVNAM='PLAN' /
&GEOPLN X=309.6 /
&GEOP NP1=17,POVNAM='PLAN' /
&GEOPLN X=330.6 /
&GEOP NP1=18,POVNAM='PLAN' /
&GEOPLN X=700. /
&GEOP NP1=19,POVNAM='CIL' /
&GEOCIL Y0=0.,Z0=0.,R=23.7 /
&GEOP NP1=20,POVNAM='POV2' /
&GEOPV2 AXX=0.172303310786757,=-1.,=-1.,= -115.892773228907,= 19487.6332111072 /
&GEOP NP1=21,POVNAM='POV2' /
&GEOPV2 AXX=7.054236330694872E-003,=-1.,=-1.,= -8.34908549817099,= 2470.40308078616 /
* 9 sfer v peregruzo4nom bloke
&GEOP NP1=22,POVNAM='SFER' &END
&GEOSFR X0=99.8,Y0=0.,Z0=8.,R=7.5 /
&GEOP NP1=23,POVNAM='SFER' &END
&GEOSFR X0=99.8,Y0=0.,Z0=-8.,R=7.5 /
&GEOP NP1=24,POVNAM='SFER' &END
&GEOSFR X0=115.,Y0=8.,Z0=0.,R=7.5 /
&GEOP NP1=25,POVNAM='SFER' &END
&GEOSFR X0=115.,Y0=-8.,Z0=0.,R=7.5 /
&GEOP NP1=26,POVNAM='SFER' &END
&GEOSFR X0=130.2,Y0=0.,Z0=8.,R=7.5 /
&GEOP NP1=27,POVNAM='SFER' &END
&GEOSFR X0=130.2,Y0=0.,Z0=-8.,R=7.5 /
&GEOP NP1=28,POVNAM='SFER' &END
&GEOSFR X0=145.4,Y0=8.,Z0=0.,R=7.5 /
&GEOP NP1=29,POVNAM='SFER' &END
&GEOSFR X0=145.4,Y0=-8.,Z0=0.,R=7.5 /
&GEOP NP1=30,POVNAM='SFER' &END
&GEOSFR X0=160.6,Y0=0.,Z0=0.,R=7.5 /
* Kontejner v peregruzo4nom bloke ( number 14 )
&GEOP NP1=31,POVNAM='CIL' /
&GEOCIL Y0=0.,Z0=0.,R=16. /
&GEOP NP1=32,POVNAM='PLAN' /
&GEOPLN X=91.6 /
&GEOP NP1=33,POVNAM='PLAN' /
&GEOPLN X=92.1 /
&GEOP NP1=34,POVNAM='PLAN' /
&GEOPLN X=168.6 /
&GEOP NP1=35,POVNAM='PLAN' /
&GEOPLN X=169.1 /
* Steel 10-mm tube v waxte
* 3 kontejnera v waxte ( number 13, 12 and 11 )
&GEOP NP1=36,POVNAM='CIL' /
&GEOCIL Y0=0.,Z0=0.,R=18.9 /
&GEOP NP1=37,POVNAM='PLAN' /
&GEOPLN X=-312.5 /
&GEOP NP1=38,POVNAM='PLAN' /
&GEOPLN X=-313. /
&GEOP NP1=39,POVNAM='PLAN' /
&GEOPLN X=-389.5 /
&GEOP NP1=40,POVNAM='PLAN' /
&GEOPLN X=-390.5 /
&GEOP NP1=41,POVNAM='PLAN' /
&GEOPLN X=-467. /
&GEOP NP1=42,POVNAM='PLAN' /
&GEOPLN X=-468. /
&GEOP NP1=43,POVNAM='PLAN' /
&GEOPLN X=-544.5 /
&GEOP NP1=44,POVNAM='PLAN' /
&GEOPLN X=-545. /
* 9 sfer v 13-th kontejnere ( Xbot = -390. )
&GEOP NP1=45,POVNAM='SFER' &END
&GEOSFR X0=-381.8,Y0=0.,Z0=8.,R=7.5 /
&GEOP NP1=46,POVNAM='SFER' &END
&GEOSFR X0=-381.8,Y0=0.,Z0=-8.,R=7.5 /
&GEOP NP1=47,POVNAM='SFER' &END
&GEOSFR X0=-366.6,Y0=8.,Z0=0.,R=7.5 /
&GEOP NP1=48,POVNAM='SFER' &END
&GEOSFR X0=-366.6,Y0=-8.,Z0=0.,R=7.5 /
&GEOP NP1=49,POVNAM='SFER' &END
&GEOSFR X0=-351.4,Y0=0.,Z0=8.,R=7.5 /
&GEOP NP1=50,POVNAM='SFER' &END
&GEOSFR X0=-351.4,Y0=0.,Z0=-8.,R=7.5 /
&GEOP NP1=51,POVNAM='SFER' &END
&GEOSFR X0=-336.2,Y0=8.,Z0=0.,R=7.5 /
&GEOP NP1=52,POVNAM='SFER' &END
&GEOSFR X0=-336.2,Y0=-8.,Z0=0.,R=7.5 /
&GEOP NP1=53,POVNAM='SFER' &END
&GEOSFR X0=-321.,Y0=0.,Z0=0.,R=7.5 /
* 9 sfer v 12-th kontejnere ( Xbot = -467.5 )
&GEOP NP1=54,POVNAM='SFER' &END
&GEOSFR X0=-459.3,Y0=0.,Z0=8.,R=7.5 /
&GEOP NP1=55,POVNAM='SFER' &END
&GEOSFR X0=-459.3,Y0=0.,Z0=-8.,R=7.5 /
&GEOP NP1=56,POVNAM='SFER' &END
&GEOSFR X0=-444.1,Y0=8.,Z0=0.,R=7.5 /
&GEOP NP1=57,POVNAM='SFER' &END
&GEOSFR X0=-444.1,Y0=-8.,Z0=0.,R=7.5 /
&GEOP NP1=58,POVNAM='SFER' &END
&GEOSFR X0=-428.9,Y0=0.,Z0=8.,R=7.5 /
&GEOP NP1=59,POVNAM='SFER' &END
&GEOSFR X0=-428.9,Y0=0.,Z0=-8.,R=7.5 /
&GEOP NP1=60,POVNAM='SFER' &END
&GEOSFR X0=-413.7,Y0=8.,Z0=0.,R=7.5 /
&GEOP NP1=61,POVNAM='SFER' &END
&GEOSFR X0=-413.7,Y0=-8.,Z0=0.,R=7.5 /
&GEOP NP1=62,POVNAM='SFER' &END
&GEOSFR X0=-398.5,Y0=0.,Z0=0.,R=7.5 /
* 9 sfer v 11-th kontejnere ( Xbot = -545. )
&GEOP NP1=63,POVNAM='SFER' &END
&GEOSFR X0=-536.8,Y0=0.,Z0=8.,R=7.5 /
&GEOP NP1=64,POVNAM='SFER' &END
&GEOSFR X0=-536.8,Y0=0.,Z0=-8.,R=7.5 /
&GEOP NP1=65,POVNAM='SFER' &END
&GEOSFR X0=-521.6,Y0=8.,Z0=0.,R=7.5 /
&GEOP NP1=66,POVNAM='SFER' &END
&GEOSFR X0=-521.6,Y0=-8.,Z0=0.,R=7.5 /
&GEOP NP1=67,POVNAM='SFER' &END
&GEOSFR X0=-506.4,Y0=0.,Z0=8.,R=7.5 /
&GEOP NP1=68,POVNAM='SFER' &END
&GEOSFR X0=-506.4,Y0=0.,Z0=-8.,R=7.5 /
&GEOP NP1=69,POVNAM='SFER' &END
&GEOSFR X0=-491.2,Y0=8.,Z0=0.,R=7.5 /
&GEOP NP1=70,POVNAM='SFER' &END
&GEOSFR X0=-491.2,Y0=-8.,Z0=0.,R=7.5 /
&GEOP NP1=71,POVNAM='SFER' &END
&GEOSFR X0=-476.,Y0=0.,Z0=0.,R=7.5 /
&GEOZ NZ1=1, NPINZN=4, IPOV=+2,-9,-10,-36, MAT=3 /
&GEOZ NZ1=2, NPINZN=4, IPOV=-2,+8,-9,-10, MAT=2 /
&GEOZ NZ1=3, NPINZN=3, IPOV=+3,+10,-11, MAT=1 /
&GEOZ NZ1=4, NPINZN=4, IPOV=-3,+6,+10,-11, MAT=3 /
&GEOZ NZ1=5, NPINZN=4, IPOV=-6,+8,+10,-11, MAT=1 /
&GEOZ NZ1=6, NPINZN=3, IPOV=+1,+11,-12, MAT=1 /
&GEOZ NZ1=7, NPINZN=4, IPOV=-1,+7,+11,-12, MAT=3 /
&GEOZ NZ1=8, NPINZN=4, IPOV=-7,+8,+11,-12, MAT=1 /
&GEOZ NZ1=9, NPINZN=12, IPOV=+31,+33,-34,-22,-23,-24,-25,-26,-27,-28,-29,-30, MAT=1 /
&GEOZ NZ1=10, NPINZN=4, IPOV=-1,+5,+12,-13, MAT=3 /
&GEOZ NZ1=11, NPINZN=4, IPOV=-5,+8,+12,-13, MAT=1 /
&GEOZ NZ1=12, NPINZN=3, IPOV=+1,+13,-14, MAT=1 /
&GEOZ NZ1=13, NPINZN=4, IPOV=-1,+4,+13,-14, MAT=3 /
&GEOZ NZ1=14, NPINZN=4, IPOV=-4,+8,+13,-14, MAT=1 /
&GEOZ NZ1=15, NPINZN=3, IPOV=+1,+14,-15, MAT=1 /
&GEOZ NZ1=16, NPINZN=4, IPOV=-1,-20,+14,-15, MAT=3 /
&GEOZ NZ1=17, NPINZN=4, IPOV=+20,+8,+14,-15, MAT=1 /
&GEOZ NZ1=18, NPINZN=3, IPOV=+1,+15,-16, MAT=1 /
&GEOZ NZ1=19, NPINZN=4, IPOV=-1,-21,+15,-16, MAT=3 /
&GEOZ NZ1=20, NPINZN=4, IPOV=+21,+8,+15,-16, MAT=1 /
&GEOZ NZ1=21, NPINZN=3, IPOV=+19,+16,-17, MAT=3 /
&GEOZ NZ1=22, NPINZN=4, IPOV=-19,+8,+16,-17, MAT=1 /
&GEOZ NZ1=23, NPINZN=3, IPOV=+8,+17,-18, MAT=1 /
&GEOZ NZ1=24, NPINZN=1, IPOV=+22, MAT=4 /
&GEOZ NZ1=25, NPINZN=1, IPOV=+23, MAT=4 /
&GEOZ NZ1=26, NPINZN=1, IPOV=+24, MAT=4 /
&GEOZ NZ1=27, NPINZN=1, IPOV=+25, MAT=4 /
&GEOZ NZ1=28, NPINZN=1, IPOV=+26, MAT=4 /
&GEOZ NZ1=29, NPINZN=1, IPOV=+27, MAT=4 /
&GEOZ NZ1=30, NPINZN=1, IPOV=+28, MAT=4 /
&GEOZ NZ1=31, NPINZN=1, IPOV=+29, MAT=4 /
&GEOZ NZ1=32, NPINZN=1, IPOV=+30, MAT=4 /
&GEOZ NZ1=33, NPINZN=3, IPOV=+1,+32,-33, MAT=3 /
&GEOZ NZ1=34, NPINZN=3, IPOV=+1,+34,-35, MAT=3 /
&GEOZ NZ1=35, NPINZN=4, IPOV=+1,-31,+33,-34, MAT=3 /
&GEOZ NZ1=36, NPINZN=3, IPOV=+1,+12,-32, MAT=1 /