Материал: Расчет теплообменного аппарата

Внимание! Если размещение файла нарушает Ваши авторские права, то обязательно сообщите нам

Скорость среды в трубах: w2 = 0,44 м/с

Относительная шероховатость:

2 = D/dвн = 0,0002/0,031 = 0,0064                                                (5.1)

где D = 0,0002 м - шероховатость труб [2c. 14]

Коэффициент трения. Так как выполняется условие:

/е2 = 10/0,0064 =1562,5 < Re2 < 560/e2 = 560/0,0064 = 87500   (5.2)

то коэффициент трения будет равен:

l2 = 0,11(е2 + 68/Re2)0,25 = 0,11(0,0064 + 68/17665)0,25 = 0,035     (5.3)

.2      Сумма местных сопротивлений


åx = x1 + x2 + 4x3 = 0,5 + 1,0 + 8×0,154 = 2,73                                   (5.4)

где x1 = 0,5 - вход в трубу [2c.14],

x2 = 1,0 - выход из трубы,

x3 = АВ = 1,4×0,11 = 0,154 - отвод круглого сечения.

5.3    Гидравлическое сопротивление трубного пространства


 = (0,035×6·11/0,031 + 2,73)1062×0,442/2 =7941 Па                                                                                                         (5.5)

.4 Подбор насоса


Требуемый напор насоса:

Н = DР/(rg) =7941/(1062×9,8) = 0,76 м                                         (5.6)

Объемный секундный расход:

 = 0,0011 м3/с                                                                                (5.7)

По этим двум величинам выбираем центробежный насос Х8/18, для которого производительность Q = 2,4×10-3 м3/с, напор Н = 11,3 м [2c. 38].

5.5    Коэффициент трения для воды в межтрубном пространстве


Скорость среды в межтрубном пространстве w1= 0,52 м/с

Относительная шероховатость:

1= D/dэ = 0,0002/0,011 = 0,018                                                     (5.8)

Так как выполняется условие:

10/е1 = 10/0,018 = 555 < Re1 < 560/e1 = 560/0,018 = 31111,

то коэффициент трения будет равен:

l1 = 0,11(е1 + 68/Re1)0,25 = 0,11×(0,018 + 68/8445)0,25 = 0,044.

5.6    Сумма местных сопротивлений


åx =11(x1 + x2) = 16,5                                                                           (5.9)

где x1 = 0,5 - вход в трубу [2c.14],

x2 = 1,0 - выход из трубы.

5.7    Гидравлическое сопротивление межтрубного пространства


 = (0,044×6·11/0,011 + 16,5)×1004×0,522/2 =8212 Па.

5.8    Подбор насоса


Требуемый напор насоса:

Н = DР/(rg) = 8212/(1004×9,8) = 0,83 м.

Объемный секундный расход:

Q = 1,1×10-3 м3/с.

По этим двум величинам выбираем центробежный насос Х8/18, для которого производительность Q = 2,4×10-3 м3/с, напор Н = 11,3 м [2c. 38].

6. Конструктивный расчет


Основные размеры выбранного теплообменного аппарата тип «труба в трубе» были определены ранее (пункт 4). Итак имеем:

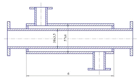
Рисунок 6.1 - Теплообменный элемент

Теплообменник типа «труба в трубе» неразъемный:

диаметр теплообменных труб: 38х3,5 мм;

диаметр труб кожуха: 57х4 мм;

число элементов в одном ряду: 11;

длина труб: 6 м;

поверхность теплообмена: 23,45 м2;

число параллельно работающих труб: 3.

Также подберем основные конструктивные элементы аппарата.

6.1    Соединение элементов


Соединение элементов между собой осуществляется с помощью калачей радиусом 100 мм изогнутых на 180°.

6.2 Фланцы


Калачи и внутренне трубы снабжены плоскими приварными фланцами по ГОСТ 12820-80 при Р=1,6 МПа, конструкция и размеры которых приводятся ниже:

Рисунок 6.2 - Эскиз фланца

Таблица 6.2 Основные размеры фланца

d

D

D2

h

n

d1

39

135

100

80

14

4

18

.3 Опоры


Теплообменник крепится на сварном каркасе изготовленных из уголка №5. Теплообменные элементы к опоре крепятся болтами с помощью хомутов

Рисунок 6.3- Схема крепления теплообменника

7. Характеристика и схема установки

Теплообменник "труба в трубе" включают несколько расположенных друг над другом элементов, причем каждый элемент состоит из двух труб: наружной трубы большего диаметра и концентрически расположенной внутри нее трубы меньшего диаметра. Внутренне трубы элементов соединены друг с другом последовательно; так же связаны между собой наружные трубы. Для возможности очистки внутренне трубы соединяются при помощи съемных калачей.

Благодаря небольшому поперечному сечению в этих теплообменниках легко достигаются высокие скорости теплоносителей в как в трубах, так и в межтрубном пространстве. При значительных количествах теплоносителей теплообменник составляют из нескольких параллельных секций, присоединяемых к общим коллекторам.

Преимущества теплообменников "труба в трубе":

высокий коэффициент теплопередачи в следствии большой скорости
обоих теплоносителей;

простота изготовления.

Недостатки этих теплообменников:

громоздкость;

высокая стоимость ввиду большого расхода металла на наружные
 трубы, не участвующие в теплообмене;

трудность очистки межтрубного пространства.

Теплообменники "труба в трубе" могут использоваться, как для нагревания, так и для охлаждения.

Нагревание обычно производится или горячей водой или насыщенным водяным паром, который запускается в межтрубное пространство и конденсируется на поверхности внутренней трубы. Также распространение такие теплообменники получили для теплообмена между средами жидкость - жидкость.

При охлаждении в теплообменниках "труба в трубе" в качестве хла-доагента может использоваться речная или артезианская вода, а в случае, когда требуется получить температуру ниже 5-20°С применяют холодильные рассолы (водные растворы СаС12, NaCl, и др.).

При небольших тепловых нагрузках, когда требуемая поверхность нагрева не превышает 20 - 30 м2, целесообразно применение теплообменников типа «труба в трубе». Такие теплообменники изготавливаются следующих типов:

неразборные однопоточные малогабаритные;

разборные одно- и двухпоточные малогабаритные;

разборные однопоточные;

неразборные однопоточные;

разборные многопоточные.

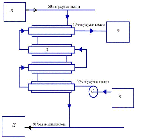
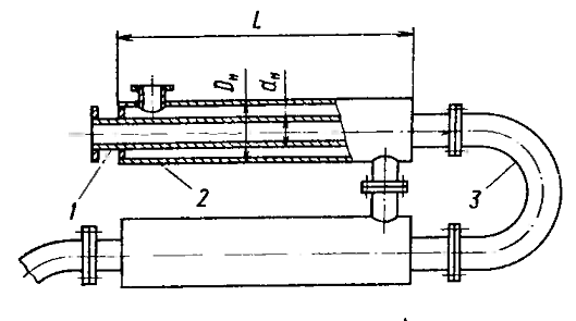
Рисунок 7.1- Неразборный теплообменник типа «труба в трубе»: (1 - теплообменная труба; 2 - кожуховая труба; 3 - калач)

Рисунок 7.2 - Технологическая схема процесса

Уксусная кислота 10%-ая, из расходной емкости РЕ, с помощью центробежного насоса Н подается в трубное пространство элемента Э теплообменника «труба в трубе». В межтрубное пространство теплообменника подается греющий среда - 90%-ая уксусная кислота, который через стенку трубы подогревает нагреваемую среду. Кислота подогретая за счет теплопередачи поступает в приемную емкость (см. рис. 7.2).

Выводы

После проведенных предварительных и проверочных расчетов, сравнении намеченных и полученных уточненных результатов, изучения существующих типов и конструкций теплообменников, можно заключить, что выбранный теплообменник типа «труба в трубе» удовлетворяет требованиям заданного процесса теплообмена.

Также учтена рекомендация по выбору наиболее простых по конструкции и наиболее дешевых по материалам теплообменников.

Заключение

При выполнении курсовой работы были использованы и закреплены знания, полученные дисциплине “Процессы и аппараты химической технологии”.

Целью данного проекта является расчет процесса теплообмена, выбор и расчет теплообменного аппарата.

В ходе решения поставленной задачи курсовой работы, была освоена методика тепловых и материальных расчетов теплообменных процессов, выбор и расчет теплообменных аппаратов, получены навыки конструкторского расчета теплообменных аппаратов, позволяющие обеспечить заданный теплообменный процесс. Закреплены навыки применения технической литературы, ГОСТов и стандартов.

В ходе тепловых и материальных расчетов был намечен конкретный теплообменный аппарат типа «труба в трубе». По результатам уточненных и проверочных расчетов заключили о пригодности намеченных данных.

Также проведены гидравлические расчеты процесса и аппарата, по результатам которых подобраны насосы.

Список литературы

1 Павлов К.Ф., Романков П.Г., Носков А.А. Примеры и задачи по курсу процессов и аппаратов химической технологии: Учебное пособие для вузов. М.: ООО ТИД «Альянс», 2005.

Дытнерский Ю.И. Основные процессы и аппараты химической технологии: Пособие по проектированию/Борисов Г.С., Брыков В.П., Дытнерский Ю.И. и др., 2-е изд., перераб. и дополн. М.: Химия, 1991.

Плановский А.Н., Рамм В.М., Каган С.З. Процессы и аппараты химической технологии. М.: Химия, 1968. 847 с.

Тимонин А. С. Основы конструирования и расчета химико-технологического и природоохранного оборудования. Справочник. 2 том. Издательство Н. Бочкаревой. Калуга 2002.

Иоффе И. Л. Проектирование процессов и аппаратов химической технологии: Учебник для техникумов. - Л.: Химия, 1991. - 352 с., ил.

Локотанов Н. С., Ермаков С. А. Методические указания к курсовому проектированию по дисциплине «Процессы и аппараты химической технологии» Екатеринбург ГОУ ВПО УРГУ-УПИ, 2003, 42 с.