Материал: Методы добычи тяжелых нефтей в Удмуртии

Внимание! Если размещение файла нарушает Ваши авторские права, то обязательно сообщите нам

СПБГУАП группа 4736 https://new.guap.ru/i03/contacts

деформации, компенсирующие разницу между подачей и глубиной погружения долота. Таким образом, погружение долота всегда меньше подачи инструмента и в то же время любое погружение долота происходит только. в

результате подачи инструмента. В этом органическая связь и принципиальное различие этих двух понятии.

Подача инструмента, производимая бурильщиком, находящимся на поверхности, должна быть плавной, непрерывной и обеспечивающей такое удельное давление долота на забой, которое превышало бы сопротивляемость горных пород разрушению и создавало наиболее эффективную скорость их разбуривания. Подача инструмента осуществляется при помощи подъемного механизма — буровой лебедки, оборудованной мощным тормозным устройством и талевой системой.

Принципы механизированной подачи долота. Автоматизация и механизация буровых работ, являясь основным путем к облегчению труда и увеличению безопасности, приобретает особое значение в связи с увеличением глубин, мощностей буровых двигателей и внедрением форсированных режимов бурения.

В настоящее время в большинстве случаев передача веса инструмента на забой скважины производится бурильщиком вручную. Бурильщик должен хорошо знать условия бурения в данном районе и в соответствии с этим регулировать подачу инструмента. Выдержать равномерность подачи при помощи тормоза лебедки чрезвычайно трудно. Ручная подача очень сильно утомляет бурильщика, так как ему приходится одновременно внимательно следить за измерительными приборами, напрягать зрение, слух и, держась за ручку тормоза, по физическому ощущению судить о характере работы долота на забое. Мастерство сегодняшнего бурильщика — это квалификация физической натренированности. Она постигается годами и требует своеобразного таланта, особых физических и психических данных.

СПБГУАП группа 4736 https://new.guap.ru/i03/contacts

Равномерная подача в пределах заданного давления на забой достигается механизированной подачей. При этом должны быть выполнены следующие основные требования.

Скорость подачи инструмента должна устанавливаться автоматически в соответствии с крепостью проходимых пород и степенью износа долота.

Скорость подачи должна плавно регулироваться в широких пределах — от нескольких десятков метров в 1 ч при бурении в мягких до нескольких сантиметров в крепких породах.

При остановке гидравлического забойного двигателя и при значительных перегрузках бурового двигателя должен быть предусмотрен реверс системы — подъем долота с забоя.

Автомат должен быть прост и надежен в эксплуатации.

Все известные системы устройств для подачи долота (УПД)

можно подразделить на следующие основные группы:

автоматы подачи, работающие в зависимости от выделяемой на бурение мощности;

автоматы подачи, работающие в зависимости от натяжения талевого каната (нагрузки на долото);

регуляторы подачи, осуществляющие равномерную подачу инструмента

(регуляторы отличаются от автоматов подачи в основном тем, что у них отсутствует реверс бурильной колонны);

стабилизаторы веса, осуществляющие подачу инструмента при постоянстве заданной осевой нагрузки на долото.

Устройства для подачи долота (УПД). Известен ряд конструкций УПД.

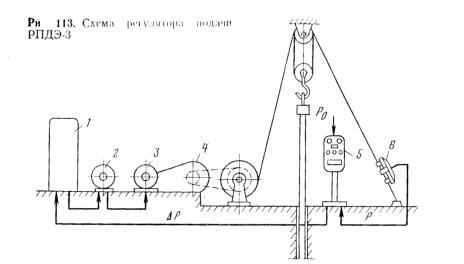
В качестве примера рассмотрим автоматический регулятор типа РПДЭ-3

(регулятор подачи электрический). Этот регулятор предназначен для поддержания режимов бурения нефтяных и газовых скважин гидравлическими забойными двигателями и ротором (при бурении электробуром широкое применение получил автоматический регулятор типа БАР).

СПБГУАП группа 4736 https://new.guap.ru/i03/contacts

РПДЭ-3 обеспечивает:

а) поддержание заданной осевой нагрузки на долото; нагрузка задается бурильщиком с пульта управления;

б) поддержание постоянной скорости подъема или подачи бурильной колонны; скорость задается бурильщиком с пульта управления.

Схема РПДЭ-3 показана на рис.3. Осевая нагрузка на долото измеряется с помощью электрического датчика 6 и передается на пульт управления 5, где сравнивается с величиной Ро, задаваемой бурильщиком. Разность сигналов АР поступает на усилители, установленные в станции управления 1. Усилители действуют на обмотку возбуждения мотор-генератора 2, вращаемого асинхронным электродвигателем, питающимся от системы электроснабжения буровой, Генератор 2 питает двигатель постоянного тока 3, установленный на приводе редуктора 4 и соединенный через цепную передачу муфты с подъемным валом лебедки.

СПБГУАП группа 4736 https://new.guap.ru/i03/contacts

Режим поддержания заданного значения скорости подачи (или подъема)

бурильной колонны можно применять для проработки скважины, аварийного подъема бурильного инструмента при отказе главного привода и т. п.

Автоматическое поддержание заданной осевой нагрузки на долото может осуществляться при помощи стабилизаторов веса. В

настоящее время на промыслах используются стабилизаторы веса типа СВМ (конструкция

ВНИИБТ). СВМ можно устанавливать на буровых лебедках при наличии пневмосистемы с давлением воздуха 0,6—0,9 МПа. СВМ (рис.4) состоит из исполнительного пневматического поршневого механизма, соединяемого с рукояткой ленточного тормоза буровой лебедки; пульта управления с электроконтактным манометром и рукоятками для установки осевой нагрузки на долото и подачи инструмента за один импульс; механизма обратной связи,

соединяемого с барабаном лебедки с помощью фрикционного ролика;

соединительного электрического кабеля. Перед включением СВМ в работу по шкале прибора на пульте управления задается осевая нагрузка на долото,

которую необходимо поддерживать в процессе бурения. СВМ осуществляет импульсную подачу бурильной колонны, прерывая или возобновляя ее в процессе бурения, если фактическая нагрузка на долото отличается от заданной на величину более чем на ± 3 кН по гидравлическому индикатору веса. При необходимости бурильщик может в любой момент затормозить лебедку простым нажатием на тормозную рукоятку и тем самым вывести СВМ из действия.

СПБГУАП группа 4736 https://new.guap.ru/i03/contacts

Стабилизаторы веса полностью не решают вопросов автоматизации, но зато позволяют в значительной мере облегчить труд бурильщика.

Забойные устройства подачи долота. Проблема автоматизации глубокого бурения может быть разрешена также переносом регулирующего и исполнительного механизмов на забой. Над созданием забойных УПД в настоящее время усиленно работают у нас и за рубежом. Забойные УПД должны обеспечивать регулирование параметров режима бурения и сделать его мало зависящим от сил трения, что особенно важно при проходке глубоких и искривленных скважин. Простейший регулятор такого типа — забойный механизм подачи ЗМП, представляющий собой гидравлический поршневой механизм. Схема работы ЗМП показана на рис.5.

Во время рейса с ЗМП осевая нагрузка остается постоянной. Если нагрузку необходимо изменить, нужно либо изменить длину УБТ, либо применить ЗМП с другим сечением поршня.

ЗМП можно использовать при бурении скважины, начиная с глубины 50

м, т. е. с момента, когда в скважину под ротор можно спустить турбобур с долотом и навинченным сверху ЗМП. Это особенно важно в тех случаях, когда