Материал: Pochvovedenie_Kovda_chast_2

Внимание! Если размещение файла нарушает Ваши авторские права, то обязательно сообщите нам

эволюция рендзин может привести к формированию остаточнокарбонатных буроземов либо остаточно-карбонатных дерново-под­ золистых почв и, наконец, буроземов либо дерново-подзолистых

почв.

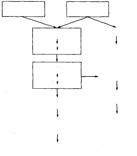
Общая схема эволюции рендзин может быть представлена следующим образом:

Схема 2. Схема эволюции рендзин

л и т о с о п и

Р Е Г О С О Л И

на рыхл. карб.

на известняках

породах

 

ТИПИЧНЫЕ РЕНДЗИНЫ маломощные

среднемощные

мощные

ВЫЩЕЛОЧЕННЫЕ РЕНДЗИНЫ

слабовыщелоченные

средневыщелоченные

сильновыщелоченные

ОПОДЗОЛЕННЫЕ РЕНДЗИНЫ

ДЕРНОВО-ПОДЗОЛИСТЫЕ

ОСТАТОЧНО-КАРБОНАТНЫЕ ПОЧВЫ

КСЕРОРЕНДЗИНЫ

КОРИЧНЕВЫЕ ПОЧВЫ

БУРОЗЕМ-РЕНДЗИНА

БУРОЗЕМЫ ОСТАТОЧНОКАРБО­ НАТНЫЕ

БУРОЗЕМЫ

ДЕРНОВО-ПОДЗОЛИСТЫЕ

ПОЧВЫ

Наиболее детально систематика рендзин разработана в Запад­ ной Европе (преимущественно в ФРГ), где они особенно раз­ нообразны и где выделяют грубогумусные модер-рендзины и

23

мягко-гумусные черноземовидные мюллъ-рендзины, а также в особо сухих местообитаниях ксерорендзины.

При длительной геологической эволюции рендзин, когда пос­ тепенно происходит разделение в вертикальном пространстве почвообразования и выветривания, в нижней части профиля формируется мощная остаточно-глинистая кора выветривания кар­ бонатной породы типа терра-росса или терра-фуска, в верхней части которой формируется какая-то почва, профиль которой будет образован при соответствующей комбинации факторов почво­ образования и элементарных почвенных процессов. Это может быть и профильно-дифференцированная почва (например, под­ золистые почвы на красноцветном элювии карбонатных пород в Архангельской области или в Предуралье), и бурозем или ко­ ричневая почва (юг Европы, север Африки — г. Атлас), и красно­ зем (юг Европы, плато Юньнань, Шанское нагорье в Бирме).

Наиболее широко распространены рендзины на холмистых равнинах Европы, Восточной Сибири, США и Канады в пределах лесных зон бореального и суббореального поясов либо на горных склонах в этих регионах (промывной водный режим при обилии атмосферных осадков и малом испарении, хорошая дренированность, малый абсолютный геологический возраст — послеледнико­

вый). В СССР они

покрывают большие площади в Прибалтике

и северо-западных

областях (Ленинградская, Псковская, Нов­

городская), но встречаются в Архангельской, Вологодской, Смоленской областях, в Белоруссии, Молдавии, на Кавказе и в Крыму.

Наиболее характерными признаками рендзин являются: вы­ сокая глинистость при отсутствии дифференциации грануломет­ рического состава по профилю; высокая каменистость при развитии на плотных породах или сильнозавалуненной морене; слабокислая или нейтральная реакция в верхней части профиля и слабощелочная — в нижней; высокая гумусированность при пре­ обладании в составе гумуса гуминовых кислот, связанных с каль­ цием; высокая емкость катионного обмена; полная или почти пол­ ная насыщенность основаниями.

Типичные рендзины парарендзины) имеют профиль О-А- AR-R на целине и Ap-A-AR-R на пашне (О-А-АС-С и Ар-А-АС-С для парарендзин). Мощность гумусированных горизонтов колеб­

лется в пределах от

10

до

80 см

(если

мощность

горизонтов

О + А + А С < 1 0 см,

то

такая

почва

будет

отнесена

к какому-то

типу слаборазвитых почв). Гумусовый горизонт имеет темносерую или черную окраску, высокое содержание гумуса (5—15%), хорошую зернистую или комковато-зернистую структуру, рыхлое сложение при высокой межагрегатной порозности. На плотных породах почвы обычно сильнокаменистые при росте каменистости с глубиной к горизонту R.

Эти почвы вскипают с поверхности. Соответственно реакция почвы нейтральная или слабощелочная по всему профилю при полной насыщенности основаниями (рис. 2). Для гумусового

24

Рис. 2.

Профильная характеристика типичных рендзин (парарендзин):

I — типичная

рендзина

на харбонатной

морене Прибалтики (Г.

И-

Григорьев, 1961);

II — типичная рендзина на известняковом коллювии Пуэрто-Рико

(USDA Soil Taxonomy,

 

 

 

1975)

 

 

 

 

горизонта

характерна высокая

емкость

катионного

обмена — до

60 мг-экв/100 г. В составе гумуса Сг к фк

=

1,3—1,4. Ни грануло­

метрический (в

пределах мелкозема),

ни

валовой

химический

состав по профилю не дифференцированы при максимальной глинистости с поверхности. Обычно отмечается бедность доступ­ ными соединениями фосфора в связи с высокой карбонатностью почвы, однако в некоторых районах (Ижорская возвышенность, Прионежье) почвы достаточно обеспечены фосфором.

Для поддержания высокой и устойчивой биологической про­ дуктивности на этих почвах рекомендуется внесение кислых фосфорных удобрений, эффективно внесение кислого торфа.

Вследствие недостатка доступного железа (связывание его в сидерит) на этих почвах растения часто болеют хлорозом; картофель на сильнокарбонатных почвах болеет паршой.

На старопахотных землях рендзины часто обнаруживают неблагоприятные физические свойства; повышенную вязкость и липкость во влажном состоянии и глыбистость в сухом вслед­ ствие деградации структуры; узкий диапазон активной влажности, что приводит к сжатию сроков обработки почвы.

При формировании на доломитах в почвах может содержаться избыток магния, что приводит к ухудшению их физических и фи-

25

Рис. 3. Профильная характеристика выщелоченных рендзин (Г. И. Григорьев, 1961)

зико-химических свойств; в этих случаях эффективным оказы­ вается гипсование.

Вообще говоря, типичные рендзины и парарендзины обладают высоким потенциальным плодородием при достаточной мощности профиля. На них особенно экономически эффективны луговые

пастбищные и сенокосные угодья, но, конечно, они

успешно

могут использоваться и в полеводстве.

 

Выщелоченные рендзины (и парарендзины) имеют большую

мощность профиля (60—100 см до горизонта С или R)

и харак­

теризуются мощным переходным горизонтом AC (AR),

окраска

которого варьирует от серо-бурой до красно-бурой. Диагностиче­ ским признаком этого подтипа рендзин служит вскипание в ниж­ ней части горизонта А или под ним, в AC (AR).

В Прибалтике и Белоруссии в гумусовом горизонте выщелочен­ ных рендзин содержится 3—5 % гумуса, а в более восточных

районах 5—10%. Характерно быстрое падение

содержания гуму­

са с глубиной — до

1,5—2,5%

в горизонте AC

(AR). В составе

гумуса преобладают

гуминовые

кислоты, связанные с кальцием;

С г к : СфК = 1,3—1,4. Характерна слабокислая реакция в гумусовом горизонте при нейтральной или слабощелочной в переходном. Несколько ниже здесь емкость катионного обмена — 18—23 мгэкв/100 г, насыщенность основаниями близка к 100 %. Профиль таких почв показан на рис. 3.

Оподзоленные рендзины (и парарендзины) наиболее широко представлены из всех трех подтипов рендзин на северо-западе европейской части СССР (не менее 75% площади всех рендзин). Меньше их в южных районах — в Молдавии, на Кавказе, на юге Европы. Они формируются либо на сильновыщелоченных карбо­ натных породах, либо на породах, исходно бедных карбонатами.

Профиль оподзоленных рендзин слабо дифференцирован по элювиально-иллювиальному типу при общей мощности до горизон-

26

Рис. 4. Профильная характеристика оподзоленных рендзин (по данным Г. И. Гри­ горьева, 1961, и Л. Б. Востоковой, 1969)

та С или R около 100—120 см. Диагностическим признаком этих почв является наличие несколько осветленного горизонта АЕ в нижней части гумусового горизонта, характеризующегося снижением содержания илистой фракции и емкости катионного обмена (рис. 4). Под осветленным горизонтом формируется слабо выраженный иллювиальный горизонт ВС с призмовидной структурой и натечными образованиями по граням структурных отдельностей.

Значительно ниже в этих рендзинах содержание гумуса по сравнению с двумя другими подтипами. Гумус становится фуль-

ватным: С г к : С ф к = 0,7—0,9. В верхних горизонтах почва становится ненасыщенной основаниями при общем снижении емкости катион­ ного обмена.

Виды рендзин выделяют по степени гумусированности (в %) горизонта А: перегнойные (> 15), многогумусные (9—15), среднегумусные (6—9) и малогумусные ( < 6 ) .

3.3. Дерновые почвы на плотных силикатных породах (ранкеры)

Ранкеры — это автоморфные хорошо дренированные темноокрашенные почвы с профилем A-AR-R на плотных силикатных (бескарбонатных) породах.

Термин «ранкер» взят из австрийского народного лексикона

27