Материал: 3773

Внимание! Если размещение файла нарушает Ваши авторские права, то обязательно сообщите нам

6

При нагревании от 0 до 100 градусов объёмный вес – const. При расчётах: объёмный вес – это отношение веса к объёму:

= σ/w, н/м3.

2.Плотность – это отношение массы к объёму:

= m/ w, кг/м3.

3.При движении жидкости внутри её возникают силы трения. Вязкость

это способность оказывать сопротивление силам трения или, по-другому, –

это характеристика реально существующей жидкости, обозначается буквой (ню) – υ.

Итак, гидравлика подразделяется на два подраздела – гидростатику и гидродинамику. Гидростатика рассматривает жидкость, находящуюся в состоянии покоя и равновесия, например, жидкость, находящаяся в сосуде. На жидкость в состоянии покоя действуют две категории сил: внешние силы

– сюда относятся такие силы, как атмосферное давление, давление поршня и т. д., и внутренние силы – силы тяжести самой жидкости.

Возьмём каплю жидкости. На каплю действует только одна поверхностная или внешняя сила (атмосферное давление). В этом случае гидростатическое давление будет равно

Pср = Po/ , где 0.

Вернёмся к гидростатическому давлению внутри сосуда с жидкостью. Под действием двух внешних (поверхностных и массовых) сил внутри покоящейся жидкости возникает давление, которое называется гидростатическим. Поверхностные силы, в данном случае Ро – атмосферное

давление. Массовые силы – вес ( h) самой жидкости. Отсюда полное гидростатическое давление (Р) равно сумме поверхностных (Ро) и массовых

( h) сил на единицу площади (F):

Р = (Ро+ h) F.

Массовые силы ( h) по-другому называют избыточным гидростатическим давлением, то есть избыток давления внутри жидкости над свободной поверхностью. Гидростатическое давление в точке определяется как

Р = Ро+ h.

Это и есть основное уравнение гидростатики, которое показывает

7

полную или абсолютную величину гидростатического давления.

1.2 Физические свойства жидкости

Задача № 1

 

Объём воды w = 1,2 м3

G = w

Объёмный вес воды = 997 кг/м3

G = 1,2 м3 * 997 кг/м3 = 1196,4 кг

Определить вес воды.

 

Ответ: G = 1196,4 кг

 

Задача № 2

Определить полное, избыточное и манометрическое давление в точке А, находящейся на глубине h = 1,5 м при свободной поверхности. Жидкость – пресная вода.

На свободную поверхность действует

атмосферное давление Ра.

Решение. 1. Полное гидростатическое давление определяется по формуле

Р = Ро+ h,

где Ро = Ра = 1,03 * 105 Па;

= 0,001 кг/см2; Н = 150 см.

отсюда: Р = 1,03 * 105 Па * 0,001 кг/см2 * 150 см = 1,18 * 105 Па.

2. Избыточное гидростатическое давление Риз = Р – Ро = 1,18 * 105 Па – 1,03 * 105 Па = 0,15 * 105 Па.

3. Манометрическое давление

PM = Po – Pa = 2,03*105Па – 1,03*105Па = 1,00*105 Па.

Задача № 3

Определить все виды гидростатического давления в банке с нефтью на глубине

h = 2,0 м, если на свободной поверхности нефти давление с учётом атмосферного Ро = Р + Ра = 2,03 * 105

8

Па. Вес единицы объёма нефти н = 0,9 т/м3.

Решение. 1. Полное гидростатическое давление

Р = Ро+ h = 2,03 * 105 Па + 0,9 * 105 Па = 3,8 * 105 Па.

2.

Избыточное гидростатическое давление

Риз = h = 0,9 т/м3 * 2 = 1,8 т/м3 = 0,18 кг/см2 = 0,18 * 105 Па.

3.

Манометрическое давление на глубине 2 м

Рм = Р – Ра = 3,8 * 105 Па – 1,03 * 105 Па = 2,77 * 105 Па.

4.

Манометрическое давление на свободной поверхности Рм

= Р – Ра = 2,03 * 105 Па – 1,03 * 105 Па = 1,00 * 105 Па.

Задача № 4

В закрытом сосуде давление на свободную поверхность Ро = 1,25 * 105 Па. На какую высоту поднимется вода в пьезометре, сообщающемся с сосудом на глубине h = 2,5 м

и под свободной поверхностью?

Решение. Пьезометрическую высоту определим Р = Ро+ h = Ро+ hр.

hр = (Ро+ h – Ра = (1,25 * 105 Па + 0,001 кг/см2 *

250 см –

– 1,03 * 105 Па) / 0,001 кг/см2 = 470 си = 4,7 м.

Задача № 5

Два сообщающихся сосуда. В сосуд 1 налита ртуть высотой 0,2 м, а в сосуд 2– вода. Определить высоту столба воды в сосуде 2.

Решение. Для ртути рт = 13,6 т/м3; для воды = 1 т/м3 Следовательно, h2= ( рт * h1 )/ в = (13,6

9

т/м3 * 0,2 м)/ 1 т/м3 = 2,72 м.

Задача № 6

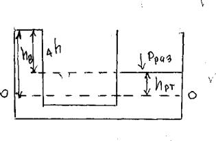
В сосуде А часть воздуха выкачана и давление в нем Р = 0,4 * 105 Па. Сосуд А соединён трубкой с водой с сосудом В, свободная поверхность которой находится под влиянием атмосферы. Определить высоту hб.

Решение. Высота водяного столба в трубке определяется из уравнения

hб = ( Ра– Рраз) / ;

где

Ра = 1,00 * 105 Па; Рраз = 0,4 * 105 Па;

= 0,001 кг/см2;

тогда

hб = (1,0 * 105 Па – 0,4 * 105 Па)/ 0,001 кг/см2 = 600 см = 6 м.

1.3.Определение гидростатического давления на дно и плоские поверхности

Задача № 1

Давление на боковые поверхности с горизонтальным дном или нулевым уклоном. Глубина воды в канале h. Какую силу испытывает щит, перекрывающий канал? Развернем щит, найдем центр тяжести. Спроектировав точку С на щит, найдём глубину центра тяжести С = hс. Известно: h = 2 м, а = 3 м, в = 2 м, = 1 т/м3.

Решение. Р = (Ро+ h) F, Р = (Рат+ hс) F, Р = hсF,

где: F = ав, Р = 1 т/м3 * 1м * 2 м * 3 м = 6 т.

10

Задача № 2

Чему равна техническая атмосфера?

Р= 1 кг/см2

Р= hр, hр = Р/

Hр - ?

hр = 1 кг/см2/0,001 кг/м2 = 1000 см = 10 м вод. ст.

Задача № 3

Два открытых сообщающихся сосуда заполнены водой и ртутью. Определить разность уровней в обоих сосудах, если высота столба ртути над плоскостью раздела составляет

hрт = 80 см, рт= 13,6 г/см3. h = ?

Решение.

Рат+ вhв = Рат+ ртhрт; вhв = ртhрт;hв= ртhрт/ в;

hв= 13,6 г/см3 * 80 см / 1г/см3 =1088 см; h = 1088 – 80 = 1008 см.

1.4. Применение уравнения Бернулли

Основное уравнение гидродинамики отражает закон сохранения энергии для движущейся жидкости. Эту задачу решил выдающийся учёный Даниил Бернулли в 1738 году на основании применения закона живых сил. Удельная энергия потока складывается из удельной кинетической (ek) и

удельной потенциальной (en) энергий:

 

E=ek + en.

При движении массы (m) воды со скоростью V развивается

кинетическая энергия

ek = mv2/2; mg =v2/2g.

Потенциальная энергия равна произведению веса тел (mq) на высоту поднятия потока Z (геометрическая высота потока):

en= mgz/mg = Z