Материал: Теплогенерирующие установки. метод. указания по применению ЕСКД и СПДС в курсовом и дипломном проектировании ТГУ для студентов специальности 270109. Курносов А.Т., Китаев Д.Н

Внимание! Если размещение файла нарушает Ваши авторские права, то обязательно сообщите нам

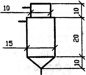
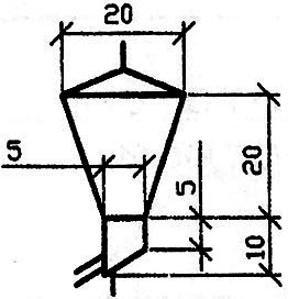
2. Изображения теплогенерирующего оборудования

В табл.1 представлены условные графические изображения теплогенерирующего оборудования [12].

Таблица 1

Наименование

Изображение

1. Котел паровой

2. Котел водогрейный

3. Пароперегреватель

4. Котел с пароперегревателем

Окончание табл. 1

Наименование

Изображение

5. Котел на газообразном или жидком топливе

6. Экономайзер

7. Котел отопительный низкого давления

8. Редукционная установка

3. Изображения вспомогательного оборудования

КОТЕЛЬНЫХ

В табл. 2 представлены условные графические изображения вспомогательного оборудования котельных [12].

Таблица 2

Наименование

Изображение

1. Аппарат направляющий

2. Шибер, плоский затвор

3. Клапан перекидной

4. Лаз

5. Клапан взрывной

6. Бункер кускового топлива

Продолжение табл. 2

Наименование

Изображение

7. Питатель (ленточный, скребковый, пластинчатый)

8. Питатель дисковый

9. Питатель винтовой (шнек)

10. Питатель лопастной

11. Питатель барабанный

12. Весы автоматические

13. Питатель ленточный

с автоматическими весами

14. Сепаратор центробежный

15. Циклон

16. Циклон батарейный

17. Электрофильтр

двухпольный

Продолжение табл. 2

Наименование

Изображение

18. Золоуловитель жалюзийный

19. Золоуловитель мокрый

20. Вентилятор (дымосос)

одностороннего всасывания

21. Горелка угловая, щелевая

22. Вентилятор (дымосос)

23. Вентилятор центробежный

24. Горелка тангенциальная

25. Заслонка перекидная

26. Форсунка мазутная

27. Регулятор расхода воздуха

28. Металлоуловитель

29. Шлакодробилка

30. Шибер

31. Водонагреватель емкостной

Окончание табл. 2

Наименование

Изображение

32. Водонагреватель скоростной

33. Грязевик

34. Расширитель

35. Теплообменник

смешивающий

36. Подогреватель

поверхностный

37. Подогреватель

с поверхностью нагрева для переохлаждения конденсата

4. Обозначения трубопроводов и арматуры

Условное обозначение трубопровода состоит из изображения трубопровода в виде линии, соответствующей его оси, и буквенно-цифрового обозначения, характеризующего назначение и вид транспортировки.

Видимые участки трубопровода изображают сплошной основной линией, невидимые (подземные, в перекрытых каналах и т.д.) – штриховой линией той же толщины.

Буквенно-цифровые обозначения проставляют в разрывах линий трубопроводов (табл. 3,4,5,6).

ОБОЗНАЧЕНИЯ ТРУБОПРОВОДОВ КОТЕЛЬНОЙ

Таблица 3

Наименование трубопровода

Обозначение

Горячей воды для отопления и вентиляции:

подающий

обратный

Т1

Т2

Горячей воды для водоснабжения:

подающий

циркуляционный

Т3

Т4

Окончание табл. 3

Наименование трубопровода

Обозначение

Пара давлением 13·105 Па

Т71

Пара давлением 6·105 Па

Т72

Пара давлением (0,2 - 2)·105 Па

Т73

Конденсата

Т8

Питательной воды

Т91

Непрерывной продувки

Т92

Периодической продувки

Т93

Подпиточной воды

Т94

Дренажный (напорный)

Т95

Дренажный (безнапорный)

Т96

Атмосферный

Т97

Паровоздушной смеси

Т98

ОБОЗНАЧЕНИЯ ВОЗДУХО-МАЗУТО-ГАЗОПРОВОДОВ

Таблица 4

Наименование трубопровода

Обозначение

Воздуха

А1

Мазута подающий

Н1

Мазута циркуляционный

Н2

Мазута свободного слива

Н3

Циркуляционного разогрева мазута

Н4

Газа низкого давления

Р1

Газа среднего давления

Р2

ООБОЗНАЧЕНИЯ ВОДОПРОВОДОВ

Таблица 5

Наименование трубопровода

Обозначение

Производственный оборотной воды (подающий)

В4

Производственный оборотной воды (обратный)

В5

ОБОЗНАЧЕНИЯ ТРУБОПРОВОДОВ ВОДОПОДГОТОВИТЕЛЬНОЙ УСТАНОВКИ

Таблица 6

Наименование трубопровода

Обозначение

Осветленной воды

В11

Воды после натрий катионитных фильтров I ступени

В12

Воды после натрий катионитных фильтров II ступени

В13

Гидроперегрузки осветительных фильтров

В14

Промывки осветительных фильтров

В15

Окончание табл. 6

Наименование трубопровода

Обозначение

Взрыхления натрий-катионитных и водород-катионитых фильтров

В16

Воды после водород-катионитых фильтров I ступени

В17

Воды после водород-катионитых фильтров II ступени

В18

Дренажей, переливов и сливов

В19

Воды после декарбонизаторов

В20

Воды после анионитных фильтров I ступени

В21

Воды после анионитных фильтров II ступени

В22

Обмывочной воды после обмывки мазутных котлов

В23

Коагулированной воды

В24

Промывочной повторно используемой воды

В25

Раствора хлористого натрия

Б1

Раствора коагулянта

Б2

Раствора гашеной извести

Б3

Раствора фосфата

Б5

Гидразина (концентрированного 20-70 %)

Б6

Гидразина (разбавленного до 20 % концентрации)

Б7

Раствора кальцинированной соды

Б8

Гидрата окиси аммония (концентрированного)

Б9

Гидрата окиси аммония (разбавленного)

Б10

Сульфата аммония (концентрированного)

Б11

Сульфата аммония (разбавленного)

Б12

Сульфата натрия

Б13

Хлора (жидкого)

Б14

Хлора (газообразного)

Б15

Раствора сульфата натрия

Б18

Раствора нитрата натрия

Б19

Раствора едкого натрия (концентрированного)

Б20

Раствора едкого натрия (разбавленного)

Б21

Серной кислоты (концентрированной)

Б22

Серной кислоты (разбавленной)

Б23