Материал: Техническое и программное обеспечение системы автоматизации колонны отбензинивания нефти

Внимание! Если размещение файла нарушает Ваши авторские права, то обязательно сообщите нам

) Уровень куба колонны. Контролируется уровнемером Rosemount 5300 поз.10-3, также контролируется нижний и верхний предел уровня - реле уровня Mobrey поз.10-1, 10-2, и расход нефти расходомером Rosemount 3051SFC поз.9-1, 9-2. Регулируется насосом KM-100-80-170 поз.10-5, через реле РЭК поз.10-4 и клапанами Fisher GX поз.10-7, 10-9, с помощью цифрового контроллера DVC2000 поз.10-6, 10-8.

) Температура верха колонны. Контролируется датчиком температуры Метран-271 поз.13-1, также контролируется расход бензина расходомером Rosemount 3051SFC поз.11-1. Регулируется насосом KM-100-80-170 поз.13-3, через реле РЭК поз.13-2 и клапаном Fisher GX поз.13-5, с помощью цифрового контроллера DVC2000 поз.13-4.

) Давление верха колонны. Контролируется датчиком давления Метран-55 поз.12-1.

) Расход пара в колонну. Контролируется расходомером Rosemount 3051SFC поз.8-1, также контролируется температура пара после печи датчиком температуры Метран-271 поз.7-1. Регулируется клапаном Fisher GX поз.8-3, с помощью цифрового контроллера DVC2000 поз.8-2.

) Температура газо-конденсата после холодильника. Контролируется датчиком температуры Метран-271 поз.15-1, также контролируется расход нефти расходомером поз.14-1. Регулируется клапаном Fisher GX поз.15-3, с помощью цифрового контроллера DVC2000 поз.15-2.

) Уровень бензина в рефлюксной емкости. Контролируется уровнемером Rosemount 5300 поз.17-1, также контролируется расход бензина расходомером Rosemount 3051SFC поз.16-1. Регулируется клапаном Fisher GX поз.17-3, с помощью цифрового контроллера DVC2000 поз.17-2.

) Уровень воды в рефлюксной емкости. Контролируется уровнемером Rosemount 5300 поз.18-1. Регулируется клапаном Fisher GX поз.18-3, с помощью цифрового контроллера DVC2000 поз.18-2.

) Давление газа в рефлюксной емкости. Контролируется датчиком давления Метран-55 поз.19-1. Регулируется клапаном Fisher GX поз.19-3, с помощью цифрового контроллера DVC2000 поз.19-2.

) Давление газа на запальник. Контролируется датчиком давления Метран-55 поз.20-1. Регулирование производиться Fisher GX клапаном поз.20-3, с помощью цифрового контроллера DVC2000 поз.20-2.

) Давление газа к горелке. Контролируется датчиком давления Метран-55 поз.23-1. Подача газа и аварийное перекрытие производится отсекателем Jamesbery поз. 26-4.

) Давление мазута к горелке. Контролируется датчиком давления Метран-55 поз.25-1. Подача газа и аварийное перекрытие производится отсекателем Jamesbery поз. 26-7.

) Разность давления между линией пара и мазута. Контролируется датчиком перепада давления Метран-150 поз.21-1. Регулирование производиться клапаном Fisher GX поз.21-3, с помощью цифрового контроллера DVC2000 поз.21-2.

) Температура нефти после печи. Контролируется датчиками температуры Метран-271 поз.26-1, 26-2, 26-3, так же производится контроль расхода газа и мазута расходомерами Rosemount 3051SFC поз.22-1, поз.24-1. Регулирование производиться клапанами Fisher GX поз.26-6, поз.26-9, с помощью цифрового контроллера DVC2000 поз.26-5, поз.26-8.

5. Разработка принципиальной электрической схемы

Для контроля и регулировки параметров ОУ используются следующие приборы: датчики давления Метран-55, перепада давления - Метран-150, расходомеры - Rosemount 3051SFC, температуры - ТХАУ Метран-271, реле уровня - Mobrey, уровнемер - Rosemount 5300, насосы, пневмо-клапаны с цифровым контроллером (позиционером) DVC2000 имеющие входной и выходной сигнал 4-20 мА, а также отсекатели Jamesbury-VPVL с дискретным сигналом (24В). Весь контроль и управление происходит через контроллер PAC8000 и ЭВМ.

Описание подключения приборов контура контроля и регулирования уровня куба колонны:

) Реле уровня Mobrey поз.10-1 подсоединенный клеммами 1, 2, по проводам 401, 402 подключена к клеммам 1, 2 платы дискретного ввода поз.27-3.

) Реле уровня Mobrey поз.10-2 подсоединенный клеммами 1, 2, по проводам 403, 404 подключена к клеммам 3, 4 платы дискретного ввода поз.27-3.

) Уровнемер Rosemount 5300 поз.10-3 подсоединенный клеммами 1, 2, по проводам 105, 106 подключена к клеммам 3, 4 платы аналогового ввода поз.27-5.

) Расходомер Rosemount 3051SFC поз.9-1 подсоединенный клеммами 1, 2, по проводам 101, 102 подключена к клеммам 1, 2 платы аналогового ввода поз.27-5.

) Расходомер Rosemount 3051SFC поз.9-2 подсоединенный клеммами 1, 2, по проводам 103, 104 подключена к клеммам 3, 4 платы аналогового ввода поз.27-5.

) Цифровой контроллер DVC2000 поз.10-6 подсоединенный клеммами 31, 32, по проводам 107, 108 подключен к клеммам 7, 8 платы аналогового ввода поз.27-5; клеммами 11, 12, по проводам 203, 204 подключен к клеммам 1, 2 платы аналогового вывода поз.27-6.

) Цифровой контроллер DVC2000 поз.10-8 подсоединенный клеммами 31, 32, по проводам 109, 110 подключен к клеммам 9, 10 платы аналогового ввода поз.27-5; клеммами 11, 12, по проводам 205, 206 подключен к клеммам 3, 4 платы аналогового вывода поз.27-6.

) Реле электро-контактное поз.10-4 подсоединено проводами 201, 202 к клемам 1, 2 платы дискретного вывода поз.27-4. С помощью реле через пускатель осуществляется пуск двигателя насоса.

) Насос КМ-100-80-170 поз.10-5 подсоединен клеммами А, B, C по проводам 801, 802, 803 подключен через контакты пускателя к сети переменного напряжения 380В.

) Источник питания поз.27-1 подключен клеммами 1, 2 по проводам 1, 2 подключен на клеммы 3, 4 блока питания поз.27-7. Блок питания клеммами 1, 2 подключен к сети переменного напряжения 220В.

6. Разработка структурной схемы КТС

Комплекс технических средств АСУТП ректификации нефти включает в себя:

операторскую и инженерную станцию, установленные в ЦПУ;

программируемые логические контроллеры (ПЛК) PAC8000 - основной и дублирующий;

локальную сеть Ethernet в составе двух коммутаторов;

совмещенный пульт управления;

датчики и функциональные преобразователи;

исполнительные механизмы.

Питание всех средств вычислительной техники осуществляется от источников бесперебойного питании.

В АСУТП ректификации нефти используются приборы и датчики токовой системы передачи информации с унифицированными входными и выходными характеристиками, обеспечивающими минимальное число ступеней преобразования сигналов, вводимых в контроллер. Сигналы от термопреобразователей сопротивления и термоэлектрических преобразователей поступают непосредственно на вход соответствующих модулей без промежуточных преобразователей.

7. Взаимосвязь функциональных задач АСУ

АСУТП включает следующие подсистемы:

а) Подсистема нижнего уровня. Представляет собой совокупность локальных систем контроля, регулирования и управления. Подсистема выполняет задачи опроса датчиков, первичной обработки информации - АЦП, фильтрация, масштабирование; регулирования - стабилизации значений параметров на заданном уровне, программное изменение параметров и т.д., а также информационный обмен с подсистемами верхнего уровня.

б) Информационная подсистема. Предназначена для:

обеспечения информационного обмена с подсистемой нижнего уровня

ведения диалога с оператором - визуализации значений технологических параметров, ручного ввода информации, вывода сообщений о произошедших событиях;

в) Подсистема управления - предназначена для расчета и выдачи уставок в локальные системы, расчета параметров регулятора, оптимизации параметров регулирования.

г) Подсистема запуска/перезапуска - предназначена для запуска и перезапуска системы и восстановление ее параметров.

д) Подсистема ведение базы данных реального времени и архивирования:

ввод информации в текущую базу данных;

вывод информации с текущей базы данных;

обслуживание текущей базы данных - восстановление текущей базы данных из архивной;

архивирование текущей базы данных - создание резервной базы данных;

администрирование текущей базы данных - расстановка полномочий по доступу к полям базы данных;

е) Подсистема администрирования - предназначена для непрерывной диагностики работы комплекса технических средств и программного обеспечения, а также выполнения аварийного перезапуска в случае выхода из строя последнего.

ж) Подсистема расчета и выдачи ТЭП предназначена для расчета и выдачи технико-экономических показаний.

8. Разработка математической и программной модели ТП

Программа управления ходом ТП разработана в среде Proficy iFix Workspace. Она включает в себя все контуры контроля и управления АСУТП отбензинивания нефти. Для работы программы используется симуляционный драйвер, который выдает заданные или случайные значения (в пределах допустимых) параметров (температура, давление, расход, уровень) ТП для наглядности программы.

Для работы программы используются простые математические действия.

Диапазон значений клапана 0-100, для получения расхода - процент диапазона допустимого расхода умножается на процент открытия клапана. Диапазон значений двигателя и отсекателя 0/1. Для получения давления умножаем предел допустимого значения давления на состояние двигателя или отсекателя. Таким же образом происходит регулирование температуры и уровней.

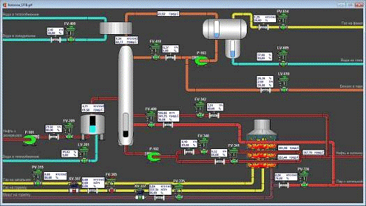
На рис. 8.1 нефть поступает в электродегидратор, затем в колонну и через печь в сложную колонну, в колонну подается пар. Также мы видим окно управления состоянием отсекателя.

Рисунок 8.1

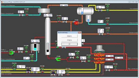
На рис. 8.2 видим окно управления состоянием клапана подачи мазута в печь.

Рисунок 8.2

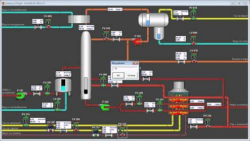
На рис.8.3 изображен полный ход ТП с работой печи на мазуте.

Рисунок 8.3

9. Разработка инструкции оператору технологу или сменному инженеру АСУТП по эксплуатации или сопровождения системы

Для управления параметрами ТП предусмотрены регулирующие клапана и насосы для аварийной остановки клапана-отсекатели. Для контроля за их состоянием предусмотрена подсветка красным цветом в закрытом и зеленым в открытом состоянии, а также вывод на экран процента открытия регулирующих клапанов.

Для изменения состояния отсекателя необходимо нажать на него и в появившемся окне выбрать необходимое действие (ОТКРЫТЬ/ЗАКРЫТЬ), затем нажать «ОК».

Для изменения состояния насоса необходимо нажать на него и в появившемся окне выбрать необходимое действие (ПУСК/СТОП), затем нажать «ОК».

Для изменения состояния регулирующего клапана необходимо нажать на него и в появившемся окне ввести необходимый процент (от 0 до 100%), затем нажать «ОК».

Значение сигнала уровней вещества выводится на визуальную шкалу, а также в цифровом виде на экран.

Значение сигнала датчиков давления, расхода и температуры выводится на экран в цифровом виде.

Для подачи нефти с резервуара на установку предусмотрен насос Р-101 и клапан FV-209, при включении насоса и открытии клапана нефть поступает в электродегидратор, затем обессоленная нефть поступает в колонну отбензинивания.

В колонну отбензинивания через клапан: FV-400 подается пар; FV-342 подается нагретая в печи нефть для стабилизации температуры куба колонны; FV-410 через насос Р-103 подается орошение (бензин) для регулирования температуры верха колонны.

Для охлаждения паро-газовой смеси поступающей из колонны предусмотрен водяной холодильник. Управление расходом воды в холодильник производится клапаном FV-409.

Охлажденный газо-конденсат поступает в рефлюксную емкость, где разделяется на газ, бензин и воду. Давление газа регулируется клапаном FV-614, уровень бензина - клапаном FV-610, уровень воды - клапаном FV-609.

Уровень куба колонны регулируется клапанами FV-340 и FV-341 через насос Р-102.

Давление газа на запальник печи регулируется клапаном РV-315.

Работа печи предусмотрена на газовом топливе либо на мазуте.

Для работы на газу предусмотрен отсекатель ХV-307 и клапан FV-305.

Для работы на мазуте предусмотрен отсекатель ХV-337 и клапан FV-335. Также при работе печи на мазуте необходимо на горелку печи подавать пар, клапаном РV-336.

Вывод

Выполнив этот курсовой проект я спроектировал техническое и программное обеспечение системы автоматизации колонны отбензинивания нефти, закрепил свои знания в разработке АСУ, в частности разработке структурной и функциональной схемы автоматизации, принципиальной электрической схемы, схемы КТС, взаимосвязь функциональных задач, подборе технических средств автоматизации и разработки программного обеспечения.

Использованный материал

Молоканов Ю. К. Процессы и аппараты нефтегазопереработки: Учебник для техникумов. - М., Химия, 1980 - 408 с. - литературный осмотр.://www.ximicat.com/info.php?id=4743 - литературный осмотр.

Технологический регламент установки первичной переработки нефти - конструкция агрегата и ТП. - описание конструкции агрегата и технологический процесс.://www.metran.ru - технические средства автоматизации.://www.indusoft.com.ua/products_hard.php - технические средства автоматизации.