Материал: Проектирование электрической части подстанции

Внимание! Если размещение файла нарушает Ваши авторские права, то обязательно сообщите нам

Проектирование электрической части подстанции

Федеральное агентство по образованию

Государственное образовательное учреждение высшего профессионально образования

Томский политехнический университет

Институт - Электротехнический

Направление - Электроэнергетика

Кафедра - Электрические станции



Расчётно-пояснительная записка к курсовому проекту

по дисциплине

Электрическая часть электрических станций

Проектирование электрической части подстанции












Томск - 2012

Содержание

Исходные данные

Введение

. Определение суммарной мощности подстанции

. Выбор числа и мощности трансформаторов на подстанции

. Определение токов нормального и утяжеленного режимов

. Расчет токов короткого замыкания

. Проверка по обеспечению термической стойкости кабелей отходящих линий 10 кВ

. Выбор главной схемы электрических соединений

. Выбор РУ НН 10 кВ

. Выбор электрических аппаратов

. Выбор трансформаторов тока

. Выбор трансформатора напряжения

. Выбор сборных шин, токопроводов и кабелей

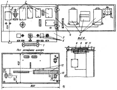
. Основные конструктивные решения

. Выбор источника и оборудования оперативного тока

. Схема управления и сигнализации выключателя с ключом ПМОВФ

Заключение

Список используемой литературы


Исходные данные

Рисунок 1 - Схема питающей сети проектируемой подстанции

Таблица 1

Данные исходного варианта

Uвн

Система С1

Система С2

ЛЭП связи


Sном

X

Sном

X

Lw1

Lw2

Lw3

кВ

МВА

о.е.

МВА

о.е.

км

км

км

330

4500

0,85

6000

1,43

215

250

-


Продолжение таблицы 1

Нагрузка потребителей

На стороне СН

На стороне НН

Uсн

n*P

Кмп

Cosφ

Тmax

Uнн

n*P

Кмп

Cosφ

Тmax

кВ

шт*МВт

-

-

час

кВ

шт*МВт

-

-

час

35

6*15

0,8

0,9

7000

10

8*6 12*5

0,7 0,7

0,8 0,8

6000 6000



Введение

Электрической подстанцией называется электроустановка или совокупность электрических устройств для преобразования электрического тока по напряжению (трансформаторная подстанция) или частоте (преобразовательная подстанция), а также для распределения электрической энергии между потребителями.

В данном курсовом проекте необходимо, опираясь на исходные данные, определить тип подстанции. Провести расчет для выбранного варианта.

В ходе проведения расчета производится выбор числа и мощности силовых трансформаторов, расчет нормальных и аварийных режимов работы подстанции, выбор электрических аппаратов, распределительных устройств, и т.п.

При проведении расчетов рекомендуется пользоваться информацией приведенной в методическом пособии.



1. ОПРЕДЕЛЕНИЕ СУММАРНОЙ МАКСИМАЛЬНОЙ МОЩНОСТИ ПОДСТАНЦИИ

Суммарная активная мощность на стороне СН:

 МВт;

Полная мощность на стороне СН:

 МВА;

Реактивная мощность на стороне СН:

МВАр.

Суммарная активная мощность на стороне НН:

 МВт;

Полная мощность на стороне НН:

 МВА;

Реактивная мощность на стороне НН:

МВАр.

Суммарная мощность на стороне ВН:

 МВт;

МВАр;

 МВА;

2. ВЫБОР ЧИСЛА И МОЩНОСТИ ТРАНСФОРМАТОРОВ ПОДСТАНЦИИ

Мощность трансформаторов выбирается по условию:

(МВА)

По [1, табл.П2.5.] принимаем тип трансформатора ТДН - 63000/110. Его паспортные данные сведены в табл. 2.

Таблица 2

Паспортные данные выбранного трансформатора

Тип трансформатора

Sном, МВА

Напряжение обмотки, кВ

Потери, кВт

Uк, %

Iх, %



ВН

СН

НН

ВН-СН

ВН-НН

СН-НН


ТДН - 63000/110

63

115

-

38,5

50

245

-

10,5

-

0,5


Мощность автотрансформаторов выбирается по условию:

(МВА)

По [1, табл.П2.10.] принимаем тип автотрансформатора АТДЦТН - 125000/330/110. Его паспортные данные сведены в табл. 3.

Таблица 3

Паспортные данные выбранного трансформатора

Тип автотрансформатора

Sном, МВА

Напряжение обмотки, кВ

Потери, кВт

Uк, %

Iх, %



ВН

СН

НН

ВН-СН

ВН-НН

СН-НН








ВН-СН

ВН-НН

СН-НН





АТДЦТН-125000/330/110

125

330

115

10,5

100

345

240

210

10

35

24

0,45


Руководствуясь исходными данными, намечаем вариант электрической схемы подстанции:

Рисунок 2 - Схема проектируемой подстанции

3. ОПРЕДЕЛЕНИЕ ТОКОВ НОРМАЛЬНОГО И УТЯЖЕЛЕННОГО РЕЖИМОВ

Нормальный режим - цепи силовых трансформаторов подстанции характеризуются током Iнорм.:

А

 А

 А

Утяжеленный режим - один из трансформаторов отключен, а по цепи другого протекает рабочий ток Iраб.макс.:

А

А

А

Если Iраб.макс. ≤ 3200 А, то в цепях НН РУ может быть выполнено комплектным для наружной установки (КРУН) с установкой выключателей ВМПЭ или ВМГ с номинальным током отключения 20 кА или 31,5 кА.

. РАСЧЕТ ТОКОВ КОРОТКОГО ЗАМЫКАНИЯ

Рисунок 3 - Схема замещения питающей сети и подстанции

Расчет параметров схемы замещения:

Примем



Рассмотрим режим КЗ на каждой из шин и определим периодические составляющие токов к.з:

Точка K1: (ВН)

Точка K2: (СН)

Точка K3: (НН)

Вывод: ток трехфазного короткого замыкания ограничивать по отключающей способности нет надобности. Так как расчетные токи меньше чем 31,5кА.

Рисунок 4 - Схема подключения нагрузки на низкой стороне

. ПРОВЕРКА ПО ОБЕСПЕЧЕНИЮ ТЕРМИЧЕСКОЙ СТОЙКОСТИ КАБЕЛЕЙ ОТХОДЯЩИХ ЛИНИЙ 10КВ

Выбираем сечение кабеля в цепи, отходящей линии меньшей мощности - 5 МВт:

Сечение кабеля выбираем по экономической плотности тока:

,

где = 1,2 при Тmax = 6000 ч. по [2, табл. 4.5] для кабелей с бумажной изоляцией с многожильными алюминиевыми жилами.

По [2, табл. П3.7] принимаем сечение кабеля при прокладке в земле: qвыбр =2*150 мм2

Минимальное сечение кабеля по термической стойкости:

,

где  - тепловой импульс, кА2·с;

 - время отключения тока короткого замыкания

 - функция, значение которой приведены в [2, табл. 3,14].

Условие термической стойкости qвыбр ≥ qмин (300мм2 > 69мм2) - условие выполняется.

Следовательно, кабель термически стоек и ограничения токов КЗ не требуется.

6. ВЫБОР ГЛАВНОЙ СХЕМЫ ЭЛЕКТРИЧЕСКИХ СОЕДИНЕНИЙ

На стороне ВН шесть линий (2 двухцепные и две отходящие) и два автотрансформатора, следовательно, всего восемь присоединений. Напряжение на ВН 330 кВ.

Главная схема электрических соединений подстанции выбирается с учетом схемы развития электрических сетей энергосистемы или схемы электроснабжения района.

Основные требования к схемам электрических соединений:

a) схема должна обеспечивать надежное питание присоединенных потребителей во всех режимах работы;

b)      схема должна обеспечивать надежность транзита мощности через подстанцию;)         схема должна быть по возможности простой, наглядной, экономичной и обеспечивать средствами автоматики восстановление питания потребителей в послеаварийном режиме без вмешательства персонала;)  схема должна допускать поэтапное развитие без значительных работ по реконструкции и перерывов в питании потребителей;)    число одновременно срабатывающих выключателей в пределах одного РУ должно быть не более двух при повреждении линии и не более четырех при повреждении трансформатора.

С учетом вышеперечисленных требований по табл. 36.1 [3] выбираем на ВН полуторную схему (восемь и более присоединений), на СН одну секционированную систему шин (шесть присоединений).

 

а)                         б)

Рисунок 5 - Главная схема электрических соединений ОРУ ВН 330 кВ (а) и ОРУ СН 35 кВ (б)

. ВЫБОР РУ НН 10кВ

Выбираем шкафы серии КР10-Д10 [3]

Рисунок 6 - Шкаф КРУ серии КР10-Д10 с выключателем (разъединителем): 1 - кожух сборных шин; 2 - кожух магистральных шин вспомогательных цепей; 3 - выкатной элемент с выключателем (разъединителем); 4 - верхние разъемные контакты; 5 - верхние разъемные контакты; 6 - проходной изолятор

Технические данные:

Номинальное напряжение (линейное): 10 кВ

Номинальный ток шкафа: 4000 А

Номинальный ток сборной шины: 4000 А

Номинальный ток электродинамической прочности стойкости главных цепей: 230 кА. Номинальный ток термической стойкости для промежутка времени 3 с.: 90 кА. Выключатель: МГГ-10-500-63

Привод - встроенный электромагнитный

Трансформатор тока: ТШЛ-10,

Трансформатор напряжения: ЗНОЛ. 06-10

Размеры шкафа, мм:

ширина: 1500

глубина: 2600

высота: 4100

Масса шкафа, кг: 5200.

Шкафы для отходящих КЛ, контрольно-измерительных приборов - шкафы серии КРУ2-10-20

Рисунок 7 - Шкафы КРУ серии КРУ2-10-20


Технические данные:

Номинальное напряжение (линейное): 10 кВ

Номинальный ток шкафа: 3200 А

Номинальный ток сборной шины: 3200 А

Номинальный ток электродинамической прочности стойкости главных цепей: 52 кА. Номинальный ток термической стойкости для промежутка времени 3 с.: 20 кА

Привод - встроенный электромагнитный

Трансформатор тока: ТПОЛ - 10,

Размеры шкафа, мм:

ширина: 900

глубина: 1664

высота: 2350

Масса шкафа, кг: 1800.

8. ВЫБОР ЭЛЕКТРИЧЕСКИХ АППАРАТОВ

Выключатели (Q):

ВН: По [1, П4.4] выбираем ВВ - 330, и проверяем по следующим условиям:

) Номинальное напряжение (уровень изоляции):