;
Найдем интеграл Джоуля для схемы
типа «система-генератор» по формуле:
где Q и Β взяты из
рис.П9.1./2/.
.
Расчет в точке К-4:
Ток от системы из пункта 3.3:
кА;
кА.
;
Найдем интеграл Джоуля для схемы типа «система» по формуле:
Результаты расчетов приведены в таблице 5.3.1
Таблица 5.3.1.
|
Присоединение |
|
|
|
|
|
|
|
||
|
Трансформатор |
U=35 кВ |
29,57 |
- |
29,57 |
29,57 |
74,43 |
13,58 |
257,9 |
|
|
|
U=6 кВ |
8,4 |
1,86 |
10,26 |
10,1 |
27,87 |
9,46 |
29,27 |
|
|
Синхронный компенсатор |
1,86 |
10,26 |
10,1 |
27,87 |
9,46 |
29,27 |
|||
|
Ветвь сдвоенного реактора |
Р1,Р2,Р3, Р4 |
6,4 |
- |
6,4 |
6,4 |
16,47 |
5,5 |
39,94 |
|
|
Кабельная линия |
А,В,Г |
6,4 |
- |
6,4 |
6,4 |
16,47 |
5,5 |
39,94 |
|
6 Выбор электрических аппаратов и шинных
конструкций
.1 Выбор выключателей
Таблица 6.1.1. РУ 35 кВ:
|
Параметры ВГТ-35-50/3150 У1 |
|
Расчетные данные |
|
Наружной установки |
|
ОРУ |
|
Uном=35 кВ |
= |
Uном.РУ =35 кВ |
|
Iном=3150 А |
> |
Iраб.утж = 589,5 А |
|
Iном.откл=50 кА |
> |
Iп.τ =29,57 кА |
=
|
=
99 кА> |
|
|
|
Iном.вкл=50 кА |
> |
Iп.о = 29,57 кА |
|
iном.д.ст=127,5 кА |
> |
iуд = 74,43 кА |
|
Iном.дин =50 кА |
> |
Iп.о = 29,57 кА |
|
Iт.ст2·tт.ст=502·3= 7500 кА2·с |
> |
B = 257,9 кА2·с |
Таблица 6.1.3 РУ 6 кВ:
|
Параметры ВВ/TEL-10-31,5/2000 У2 |
|
Расчетные данные |
|
Внутренней установки |
|
РУ |
|
Uном=10 кВ |
> |
Uном.РУ =6 кВ |
|
Iном=2000 А |
> |
Iраб.утж = 1718,31 А |
|
Iном.откл=31,5 кА |
> |
Iп.τ = 10,1 кА |
=
= 62,4 кА>
=
|
=27 кА |
|
|
|
Iном.вкл=31,5 кА |
> |
Iп.о=10,26 кА |
|
iном.д.ст=80 кА |
> |
iуд=27,87 кА |
|
Iном.дин=31,5 кА |
> |
Iп.о=10,26 кА |
|
Iт.ст2·tт.ст=31,52·3=2976,75 кА2·с |
> |
B=29,27 кА2·с |
Таблица 6.1.2.
Цепь синхронного компенсатора
|
Параметры BB/TEL-10-20/630 У2 |
|
Расчетные данные |
|
Наружной установки |
|
РУ |
|
Uном=10 кВ |
> |
Uном.РУ =6 кВ |
|
Iном=630 А |
> |
Iраб.утж =270,1 А |
|
Iном.откл=20 кА |
> |
Iп.τ =10,1 кА |
=
=
= 33,9 кА>
=
|
= 27 кА |
|
|
|
Iном.вкл = 20 кА |
> |
Iп.о = 10,26 кА |
|
iном.д.ст = 52 кА |
> |
iуд = 27,87 кА |
|
Iном.дин = 20 кА |
> |
Iп.о = 10,26 кА |
|
Iт.ст2·tт.ст=202·3=1200 кА2·с |
> |
B = 29,27 кА2·с |
Таблица 6.1.3
Ветвь с реактором
|
Параметры BB/TEL-10-25/2000 У2Расчетные данные |
|
|
|
Внутренней установки |
|
РУ |
|
Uном=10 кВ |
> |
Uном.РУ =6 кВ |
|
Iном=2000 А |
> |
Iраб.утж = 1910 А |
|
Iном.откл=25 кА |
> |
Iп.τ =6,4 кА |
=
= 42,4 кА>
=
|
= 14,6 кА |
|
|
|
Iном.вкл=25 кА |
> |
Iп.о = 6,4 кА |
|
iном.д.ст=63 кА |
> |
iуд= 16,47 кА |
|
Iном.дин=25 кА |
> |
Iп.о = 6,4 кА |
|
Iт.ст2·tт.ст=252·3=1875 кА2·с |
> |
B = 39,94 кА2·с |
Таблица 6.1.4.
Кабельная линия
|
Параметры BB/TEL-10-20/1000 У2 |
|
Расчетные данные |
|
Внутренней установки |
|
КРУ |
|
Uном=10 кВ |
> |
Uном.РУ =6 кВ |
|
Iном=1000 А |
> |
Iраб.утж =721,6 А |
|
Iном.откл=20 кА |
> |
Iп.τ =6,4 кА |
=
=33,9 кА>
=
|
= 14,6 кА |
|
|
|
Iном.вкл=20 кА |
> |
Iп.о = 6,4 кА |
|
iном.д.ст=32 кА |
> |
iуд= 16,47 кА |
|
Iном.дин=20 кА |
> |
Iп.о = 6,4 кА |
|
Iт.ст2·tт.ст=12,52·3=468,75 кА2·с |
> |
B = 39,94 кА2·с |
.2 Выбор разъединителей
Таблица 6.2.1
РУ 35 кВ
|
Параметры РВ-35/630 У3 |
|
Расчетные данные |
|
Наружной установки |
|
ОРУ |
|
Uном = 35 кВ |
= |
Uном.РУ = 35 кВ |
|
Iном = 630 А |
> |
Iраб.утяж = 589,5 А |
|
i.пред.скв = 51 кА |
> |
iуд = 13,84 кА |
|
Iт.ст2·tт.ст= 202·4 = 1600 кА2·с |
> |
B = 9,8 кА2·с |
Так как выключатели в цепи РУ низшего напряжения
и в цепи кабельной линии установлены в КРУ на выкатной тележке со втычными
контактами, то разъединители не выбираем.
.3 Выбор трансформатора тока
Выберем измерительный трансформатор тока (ТТ) в цепи НН трансформатора.
Расчетную номинальную вторичную нагрузку трансформатора тока определим исходя из того, что схемой присоединения приборов к ТТ является «звезда» .
Выберем следующие приборы:
Таблица 6.3.1.
|
Наименование приборов |
Тип |
Кол-во |
Нагрузка, ВА |
|||
|
|
|
|
фаза А |
фаза В |
фаза С |
|
|
А |
Амперметр |
Э351 |
1 |
0,5 |
|
|
|
W |
Ваттметр |
Д365 |
1 |
0,5 |
0,5 |
0,5 |
|
Var |
Варметр |
Д365 |
1 |
0,5 |
0,5 |
0,5 |
|
Wh |
Счетчик активной энергии |
ЦЭ6803В |
1 |
2,0 |
2,0 |
2,0 |
|
Varh |
Счетчик реактивной энергии |
ЦЭ6811 |
1 |
2,0 |
2,0 |
2,0 |
|
ИТОГО: |
5,5 |
5 |
5 |
|||
Ом
Ом - сопротивление контактных
соединений,
Ом
сопротивление соединительных
проводов длиной l= 40 м, сечением S= 4 мм2,
Ом/м -
удельное сопротивление алюминия.
Ом - сопротивление приборов
SфазыА = 5,5 ВА - наиболее загруженная фаза.
По таблице 5.9 стр. 298 /3/ выберем
ТТ внутренней установки ТШЛ-10.
|
Номинальные параметры ТТ |
Расчетные величины |
|
Род установки - внутренний |
РУ |
|
Uном =10кВ |
Uном.ру = 6 кВ |
|
z2ном=0,8 Ом |
z2расч=0,46 Ом |
|
I1ном=2000А |
|
|
|
|
|
Не нормировано |
|
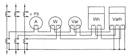
Рисунок 6.3.1 - Схема подключения приборов к ТТ
.4 Выбор трансформатора напряжения.
Для определения суммарной мощности нагрузки
вторичной цепи составим таблицу 6.4.1.
Таблица 6.4.1.
|
Наименование |
Тип |
Мощн. потр. одной катушкой |
Числ. кат. |
cosφ |
Числ. приб. |
Сумма потребляемой мощности |
|||
|
|
|
|
|
|
|
Р, Вт |
Q, вар |
||
|
1 |
Wh |
Счетчик активной энергии |
И672М |
2Вт |
2 |
0,38 |
9 |
36 |
77,8 |
|
2 |
Varh |
Счетчик реактивной энергии |
И673М |
2Вт |
2 |
0,38 |
2 |
8 |
29,2 |
|
3 |
W |
Ваттметр |
Д365 |
1,5ВА |
2 |
1 |
2 |
6 |
- |
|
4 |
Var |
Варметр |
Д365 |
1,5ВА |
2 |
1 |
2 |
6 |
- |
|
5 |
V |
Вольтметр |
Э377 |
2Вт |
1 |
1 |
4 |
8 |
- |
|
ИТОГО |
64 |
107 |
|||||||